spider-crawler-task-monitor
spider-crawler-task-monitor with docker contract me:https://github.com/zengfr
spider-crawler-task-monitor with docker contract me:https://github.com/zengfr
Data source config
Collector config:
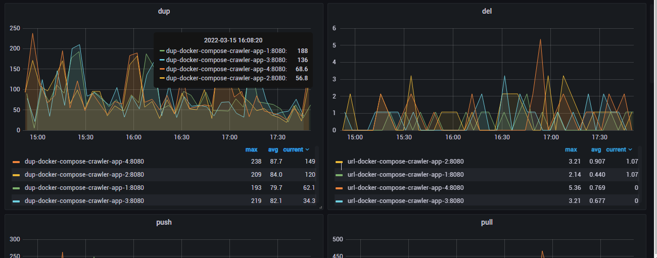
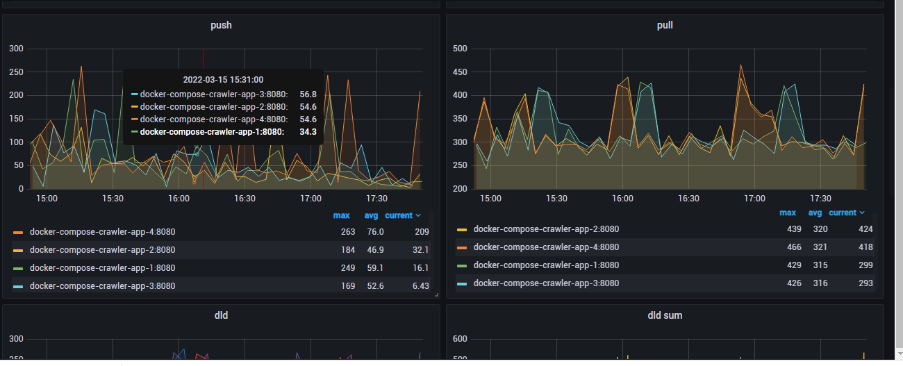
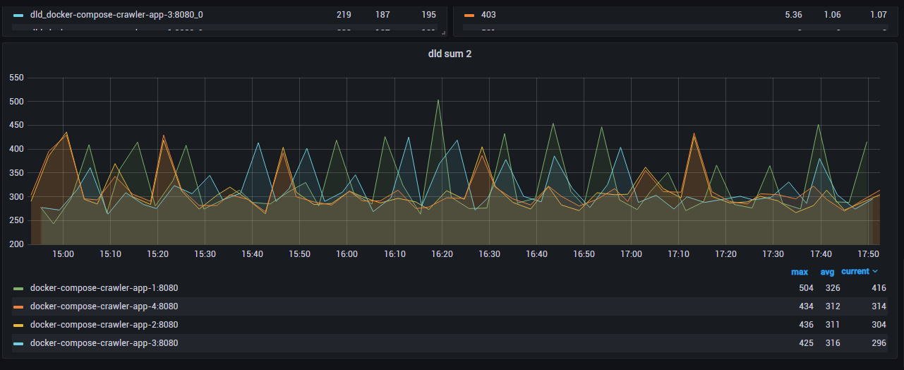
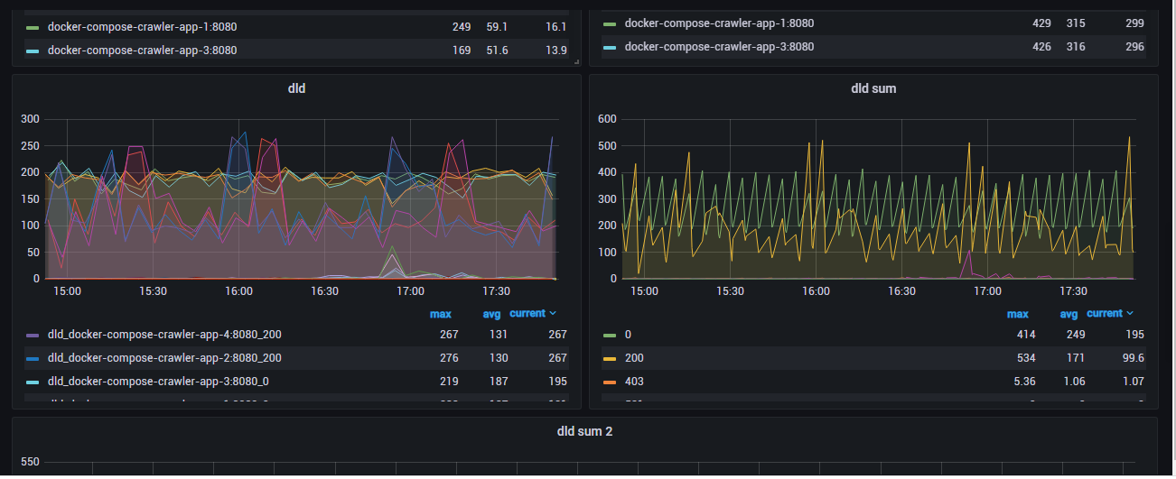
Upload an updated version of an exported dashboard.json file from Grafana
| Revision | Description | Created | |
|---|---|---|---|
| Download |
