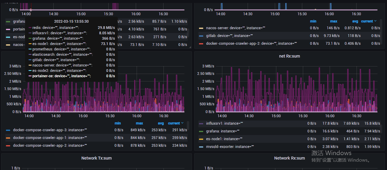
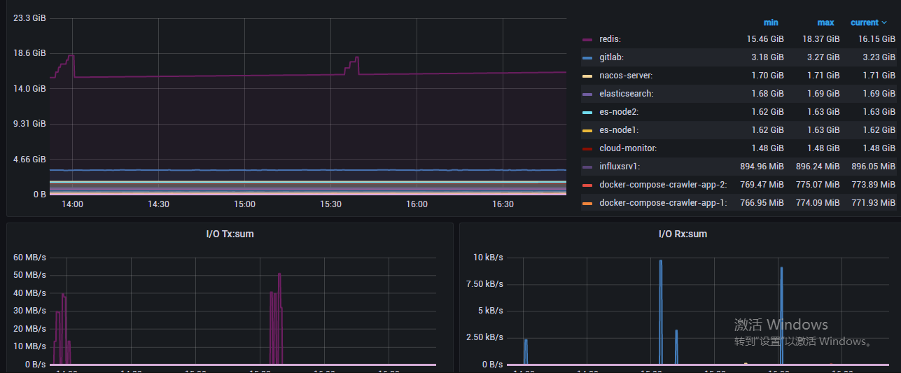
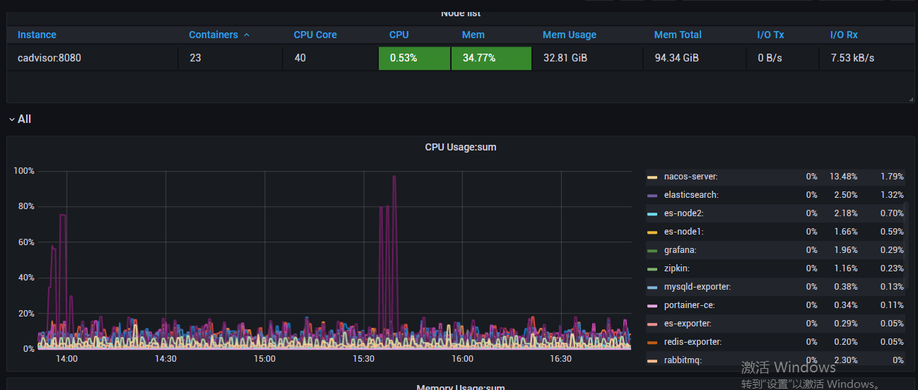
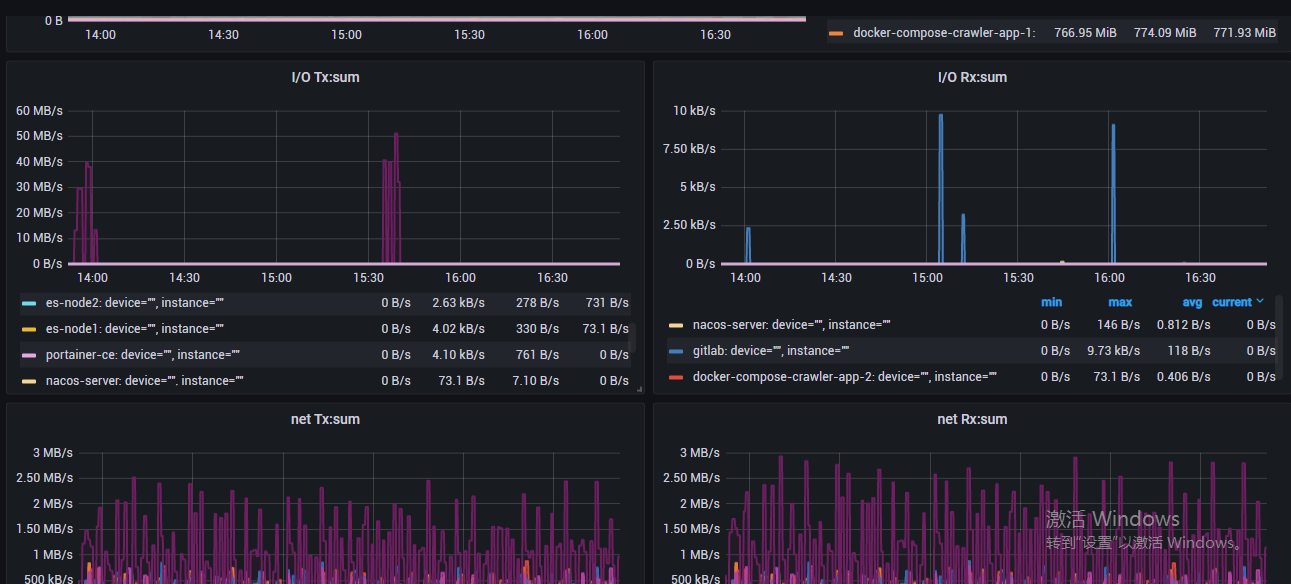
Docker-cAdvisor 2
Docker-cAdvisor 2 with node selection contact me: https://github.com/zengfr
Docker-cAdvisor 2 with node selection contact me: https://github.com/zengfr
Data source config
Collector config:
Upload an updated version of an exported dashboard.json file from Grafana
| Revision | Description | Created | |
|---|---|---|---|
| Download |
Docker
Easily monitor Docker with Grafana Cloud's out-of-the-box monitoring solution.
Learn more