Xiaomi Mijia Temperature, and Humidity Dashboard
Grafana Dashboard to monitor Xiaomi Mijia - Temperature and Humidity
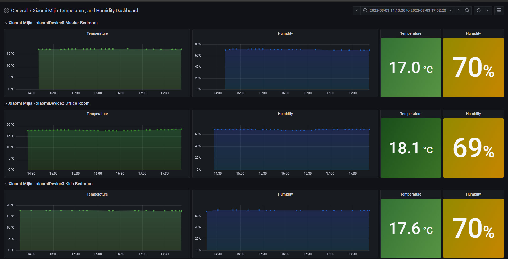
Grafana Dashboard for Xiaomi Mijia

This project reads the temperature and humidity from a Xiaomi Mijia, and send it to InfluxDB, then a beautiful Dashboard complements everything.
Getting started
You can follow the steps on the next Blog Post - TBD
Or try with these simple steps:
- Download the bash shell script from here - https://raw.githubusercontent.com/jorgedlcruz/xiaomi-mijia-grafana/main/xiaomi_temperature.sh
- Edit the values to your InfluxDB, plus the Bluetooth MAC Address of your Xiaomi
- Run the script, and add it to your crontab
- Download this Dashboard and go
Additional Information
- Nothing to add as of today
Known issues
Would love to see some known issues and keep opening and closing as soon as I have feedback from you guys. Fork this project, use it, and please provide feedback.
Data source config
Collector type:
Collector plugins:
Collector config:
Revisions
Upload an updated version of an exported dashboard.json file from Grafana
| Revision | Description | Created | |
|---|---|---|---|
| Download |