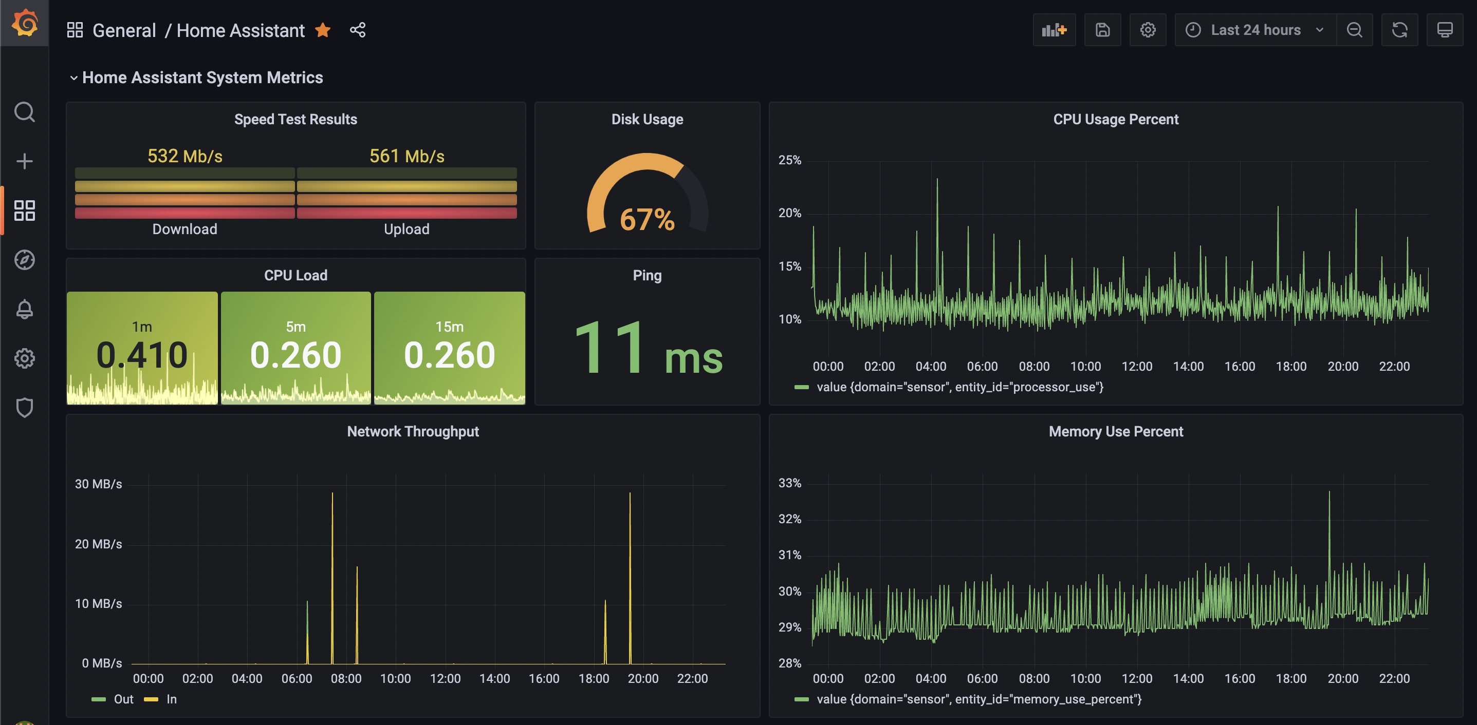
Home Assistant System
A starter dashboard for home assistant system metrics.
A starter dashboard for home assistant system metrics.
- System metrics data provided by https://www.home-assistant.io/integrations/systemmonitor/ integration
- Speedtest data is provided by https://www.home-assistant.io/integrations/speedtestdotnet/ integration.
Data source config
Collector config:
Upload an updated version of an exported dashboard.json file from Grafana
| Revision | Description | Created | |
|---|---|---|---|
| Download |
Home Assistant
Easily monitor Home Assistant, an open source software platform designed for home automation, with Grafana Cloud's out-of-the-box monitoring solution.
Learn more