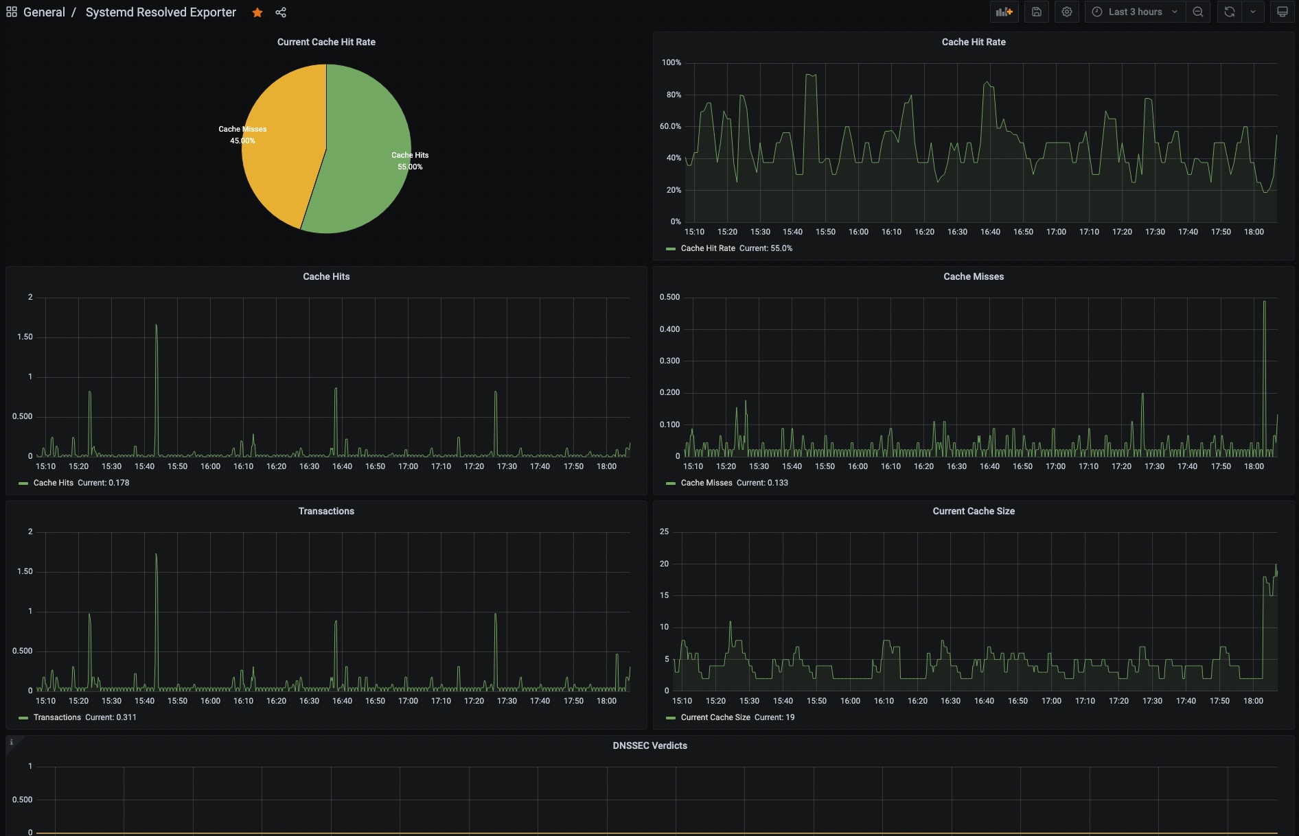
Systemd Resolved
Provide Basic Dashboard for https://github.com/prometheus-community/systemd_exporter with --systemd.collector.enable-resolved option
Provide Basic Dashboard for https://github.com/prometheus-community/systemd_exporter with --systemd.collector.enable-resolved option
this is same function that originally provide by https://github.com/egmc/systemd_resolved_exporter
Data source config
Collector config:
Upload an updated version of an exported dashboard.json file from Grafana
| Revision | Description | Created | |
|---|---|---|---|
| Download |
