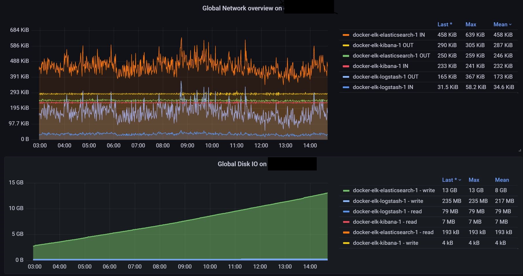
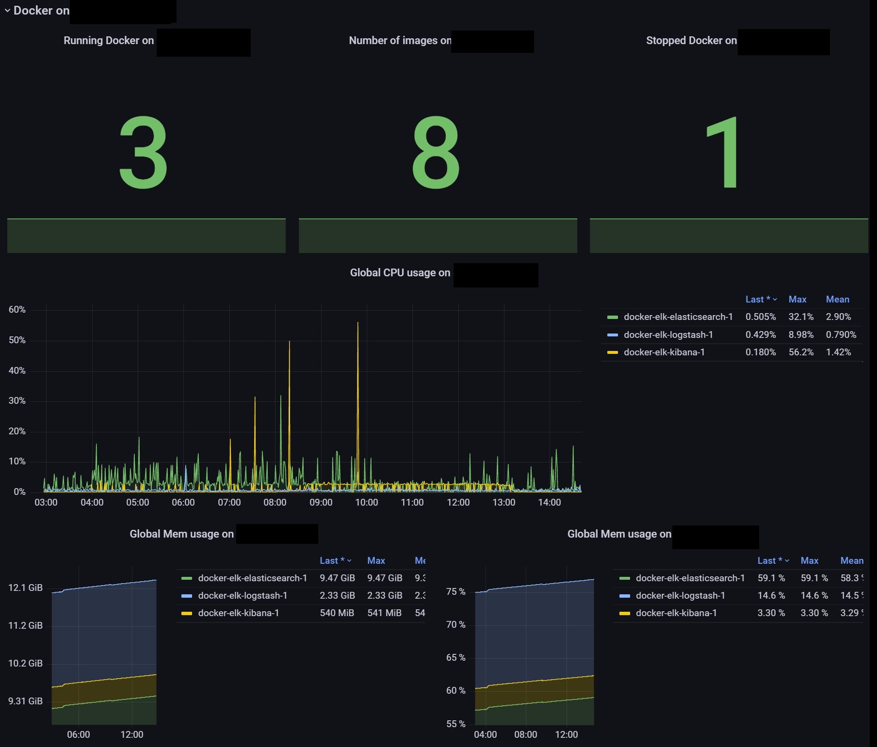
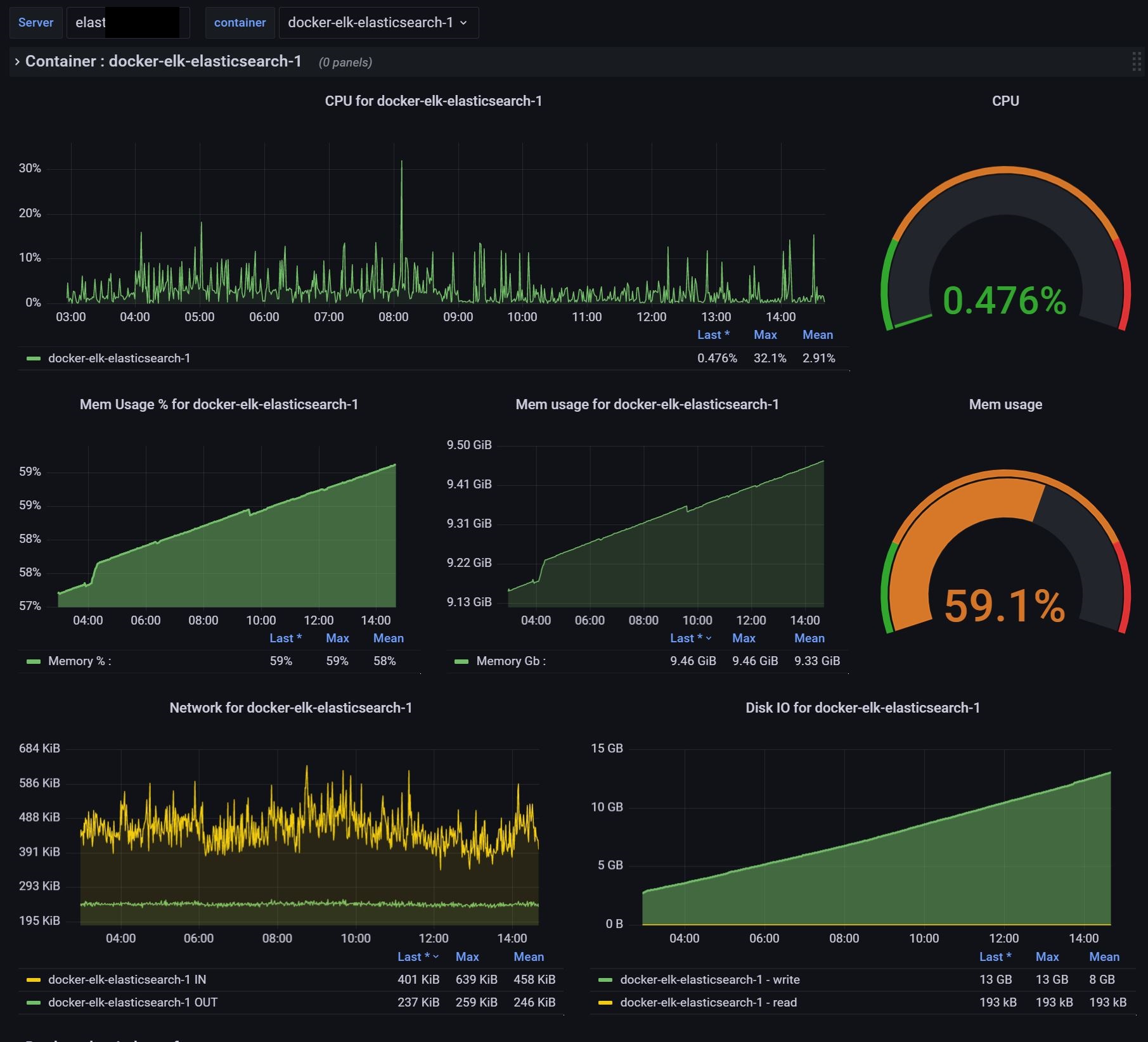
General Docker metrics per host and container
Get docker metrics per host and container
Dashboard for docker host. Used template variables to get hosts and containers on this host.
Tested on Grafana 8.4.1
Don’t forget to add telegraf to docker group :
usermod -a -G docker telegrafEnjoy
Data source config
Collector config:
Upload an updated version of an exported dashboard.json file from Grafana
| Revision | Description | Created | |
|---|---|---|---|
| Download |
Docker
Easily monitor Docker with Grafana Cloud's out-of-the-box monitoring solution.
Learn more