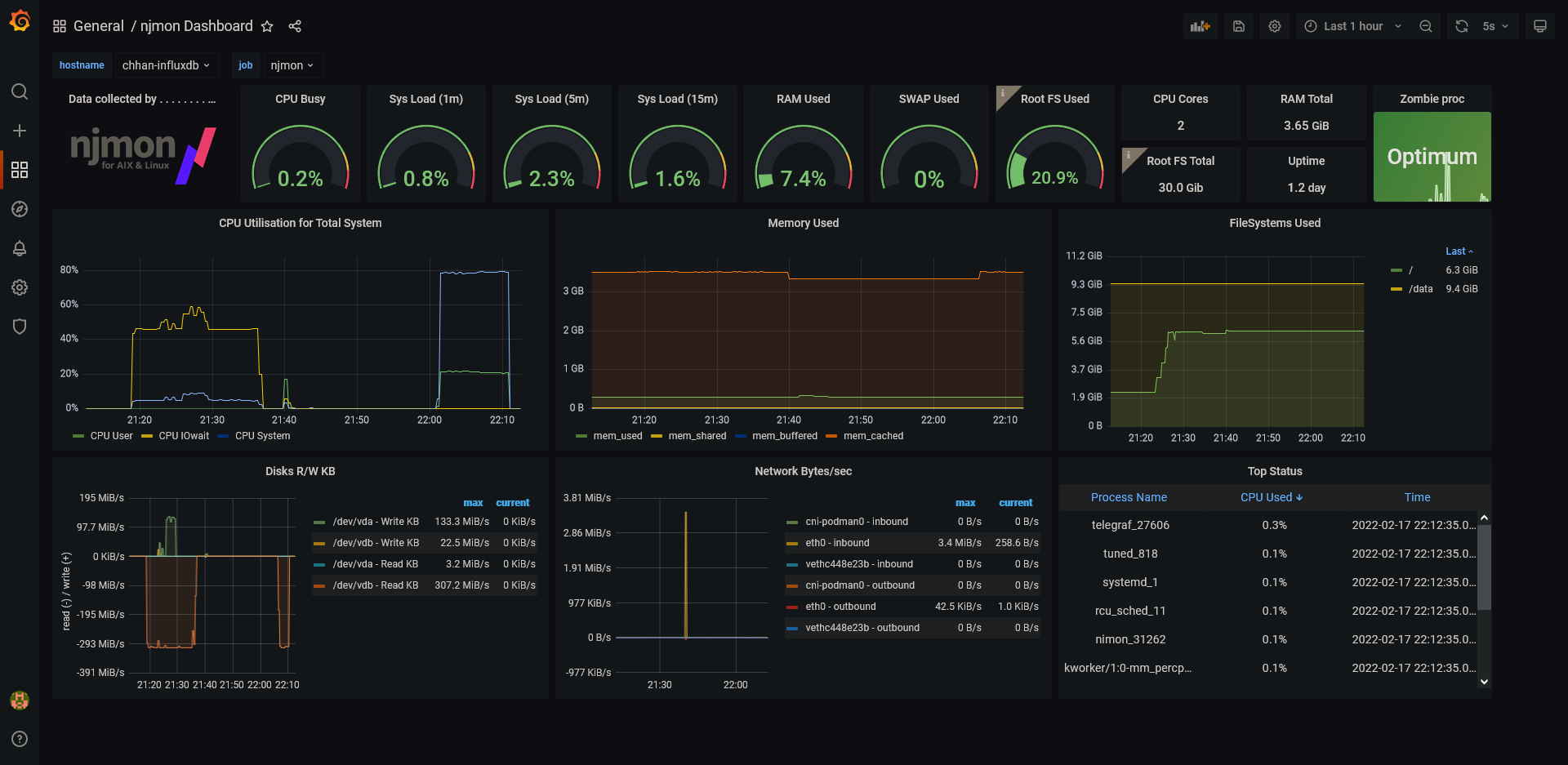
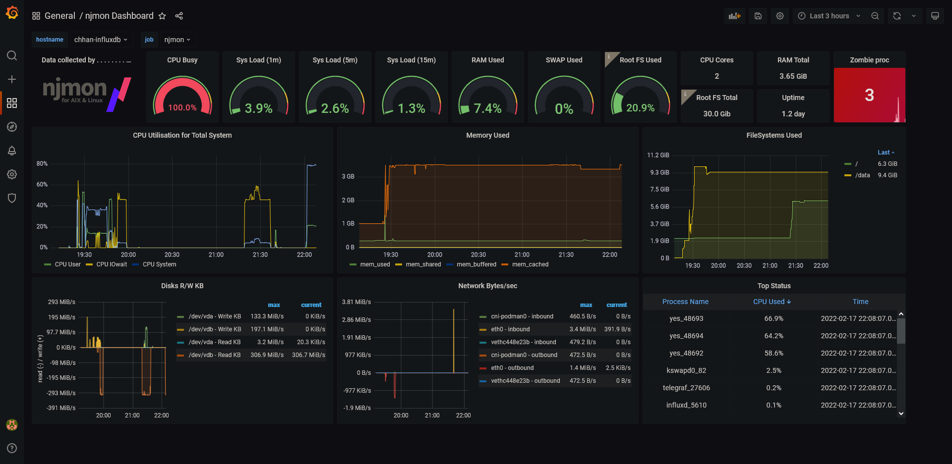
njmon Dashboard For Linux

Dashboard for Linux for a single server (njmon + telegraf + prometheus)

njmon Dashboard For Linux screenshot 1
njmon Dashboard For Linux screenshot 2

njmon Simple Dashboard for Linux System

Dashboard for Linux for a single server (down-drop).

  • Tested with CentOS Linux 7 (njmon + telegraf + prometheus)
  • Tested with Rocky Linux 8 (njmon + telegraf + prometheus)
  • Tested with Ubuntu 20.04 LTS (njmon + telegraf + prometheus)

External resources

Revisions
RevisionDescriptionCreated
Linux Server

Linux Server

by Grafana Labs
Grafana Labs solution

Monitor Linux with Grafana. Easily monitor your Linux deployment with Grafana Cloud's out-of-the-box monitoring solution.

Learn more

Get this dashboard

Import the dashboard template

or

Download JSON

Datasource
Dependencies