HashiCorp Nomad
A dashboard for HashiCorp Nomad https://www.nomadproject.io/
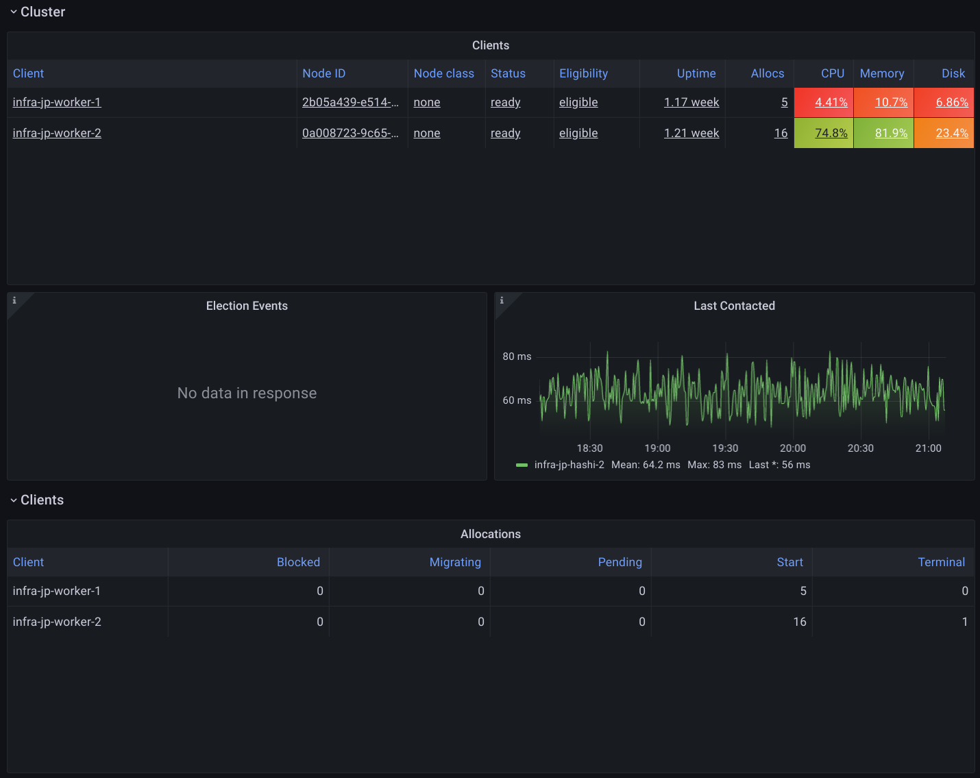
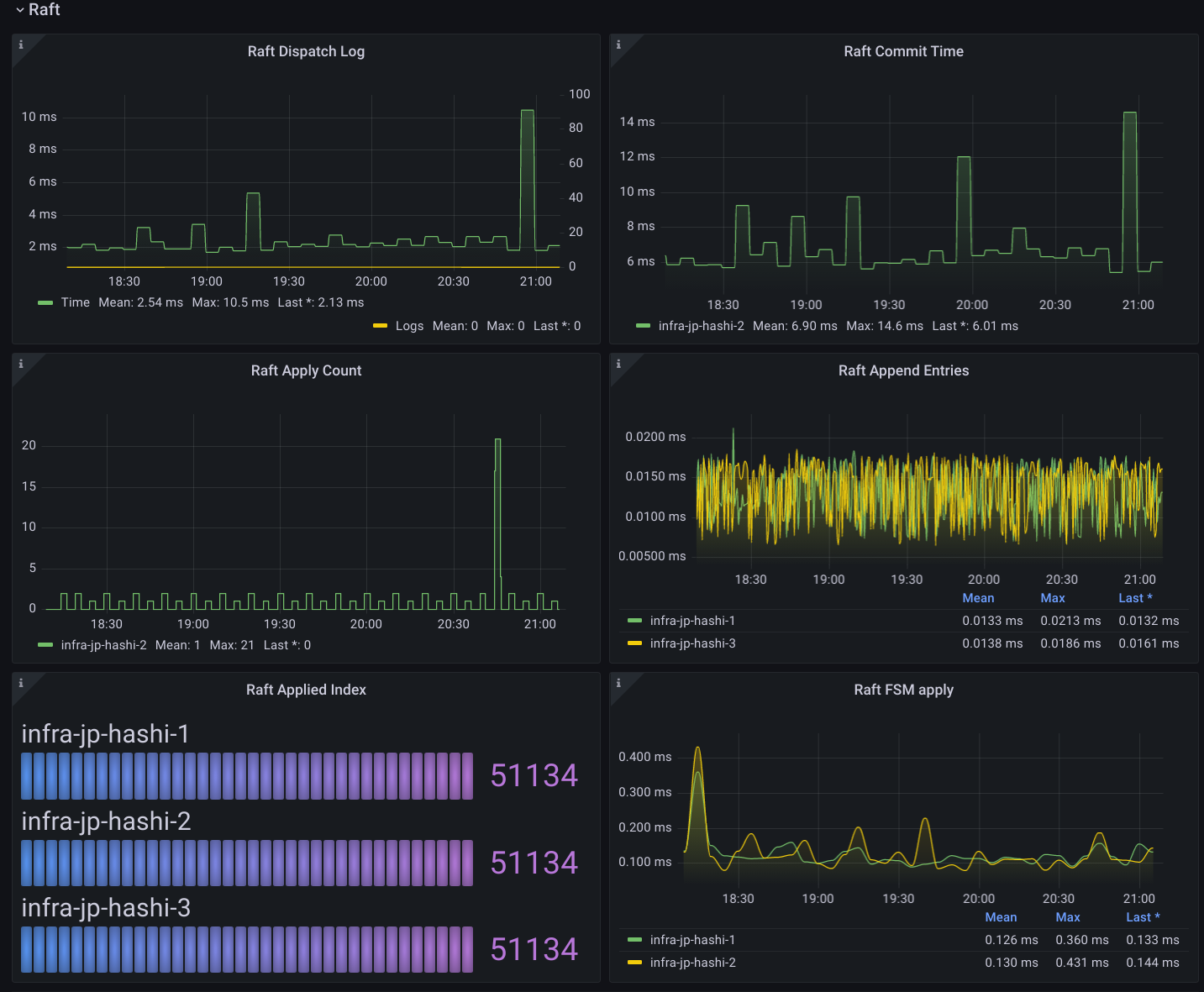
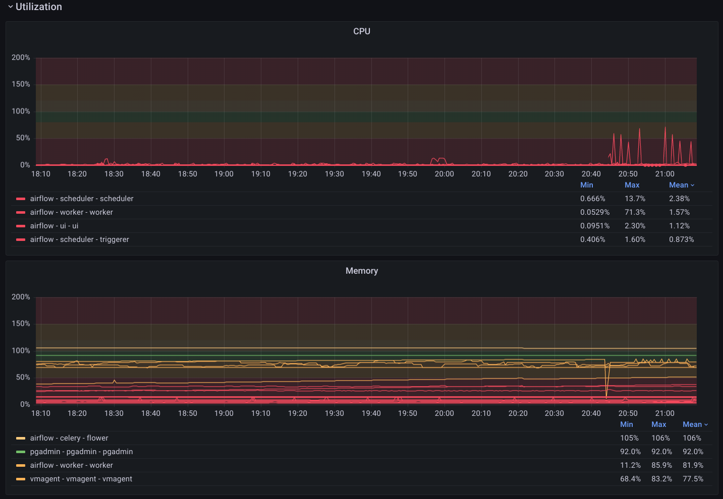
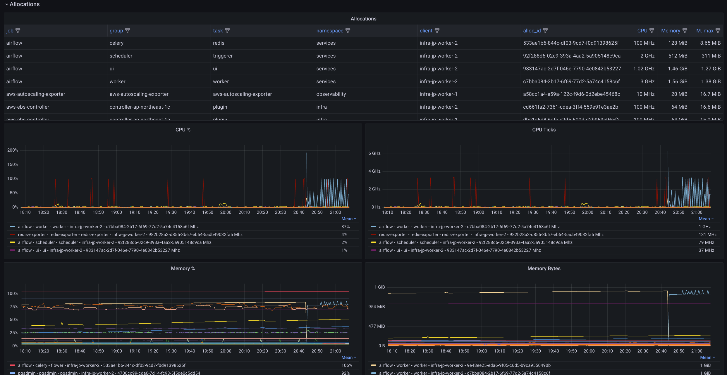
HashiCorp Nomad dashboard
Data source config
Collector config:
Upload an updated version of an exported dashboard.json file from Grafana
| Revision | Description | Created | |
|---|---|---|---|
| Download |
HashiCorp Vault (agentless)
Easily monitor HashiCorp Vault, indentiy-based security automation and encryption as a service, with Grafana Cloud's out-of-the-box monitoring solution. No need for an agent!
Learn more