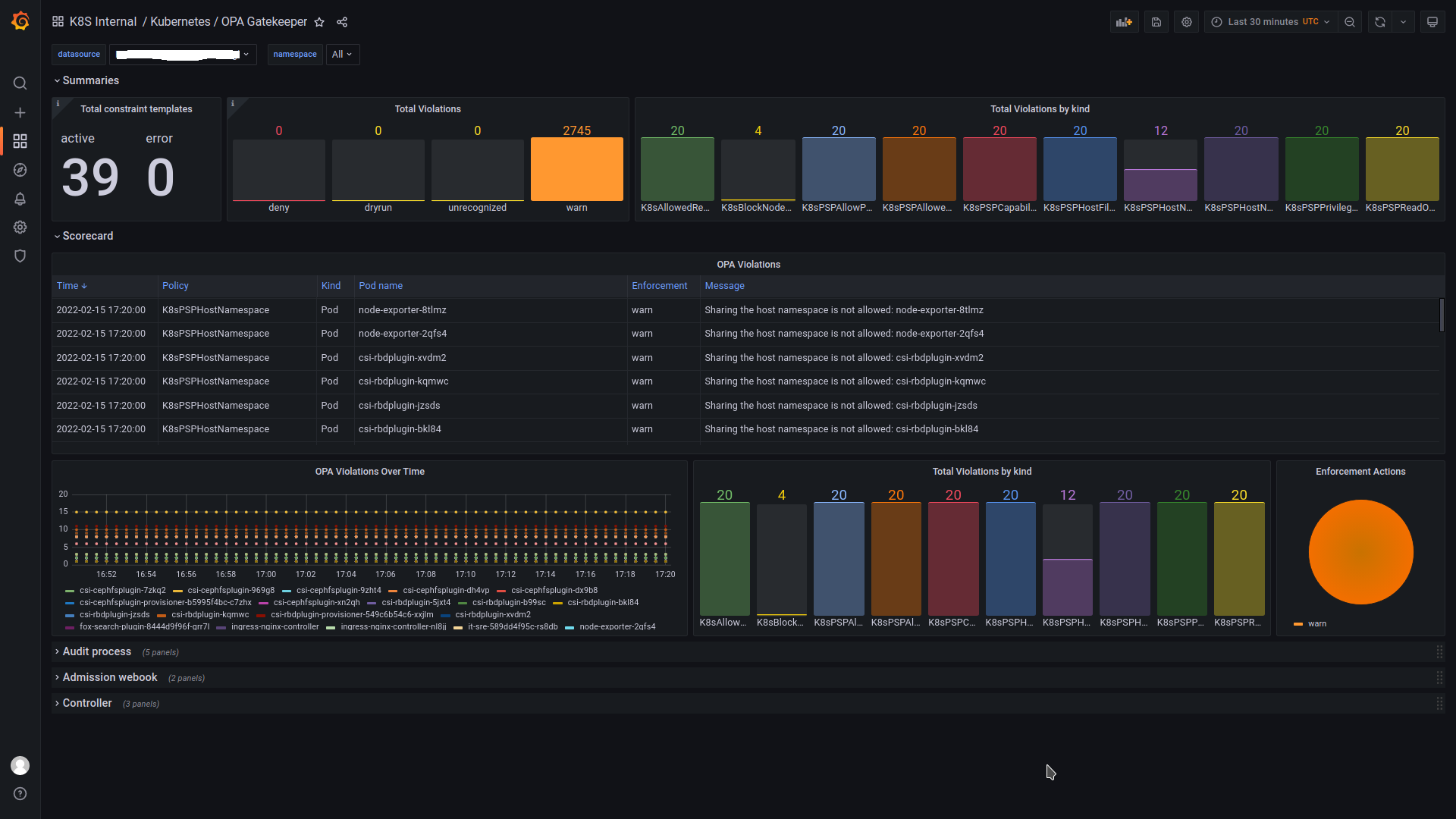
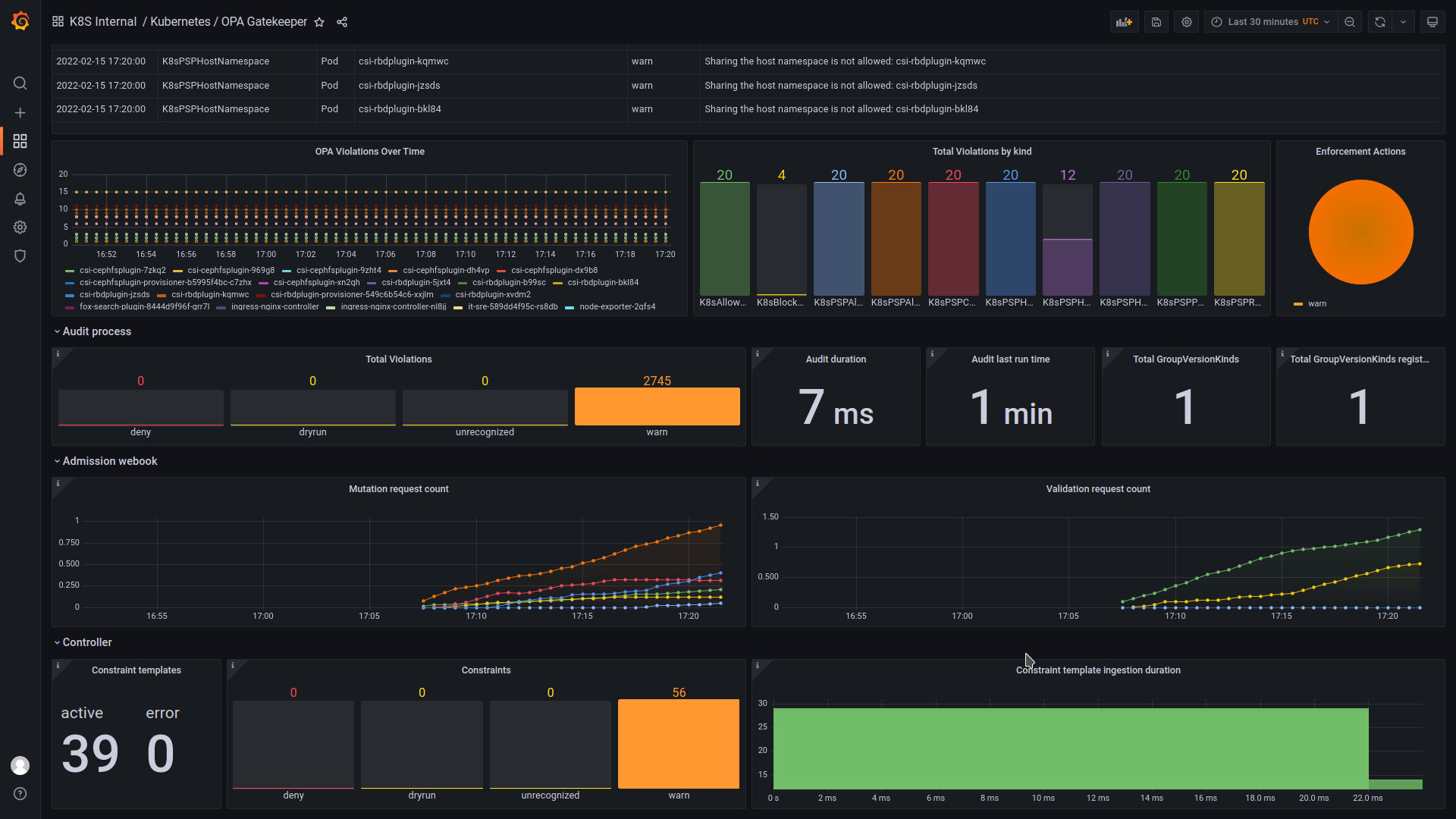
OPA Gatekeeper
Visualize violations from OPA Gatekeeper and OPA Scorecard
This is a dashboard show metrics received from open policy agent Gatekeeper and scorecard:
https://github.com/open-policy-agent/gatekeeper
https://github.com/open-policy-agent/gatekeeper-library
https://github.com/mcelep/opa-scorecard
Inspired from https://grafana.com/grafana/dashboards/14828
Data source config
Collector type:
Collector plugins:
Collector config:
Revisions
Upload an updated version of an exported dashboard.json file from Grafana
| Revision | Description | Created | |
|---|---|---|---|
| Download |