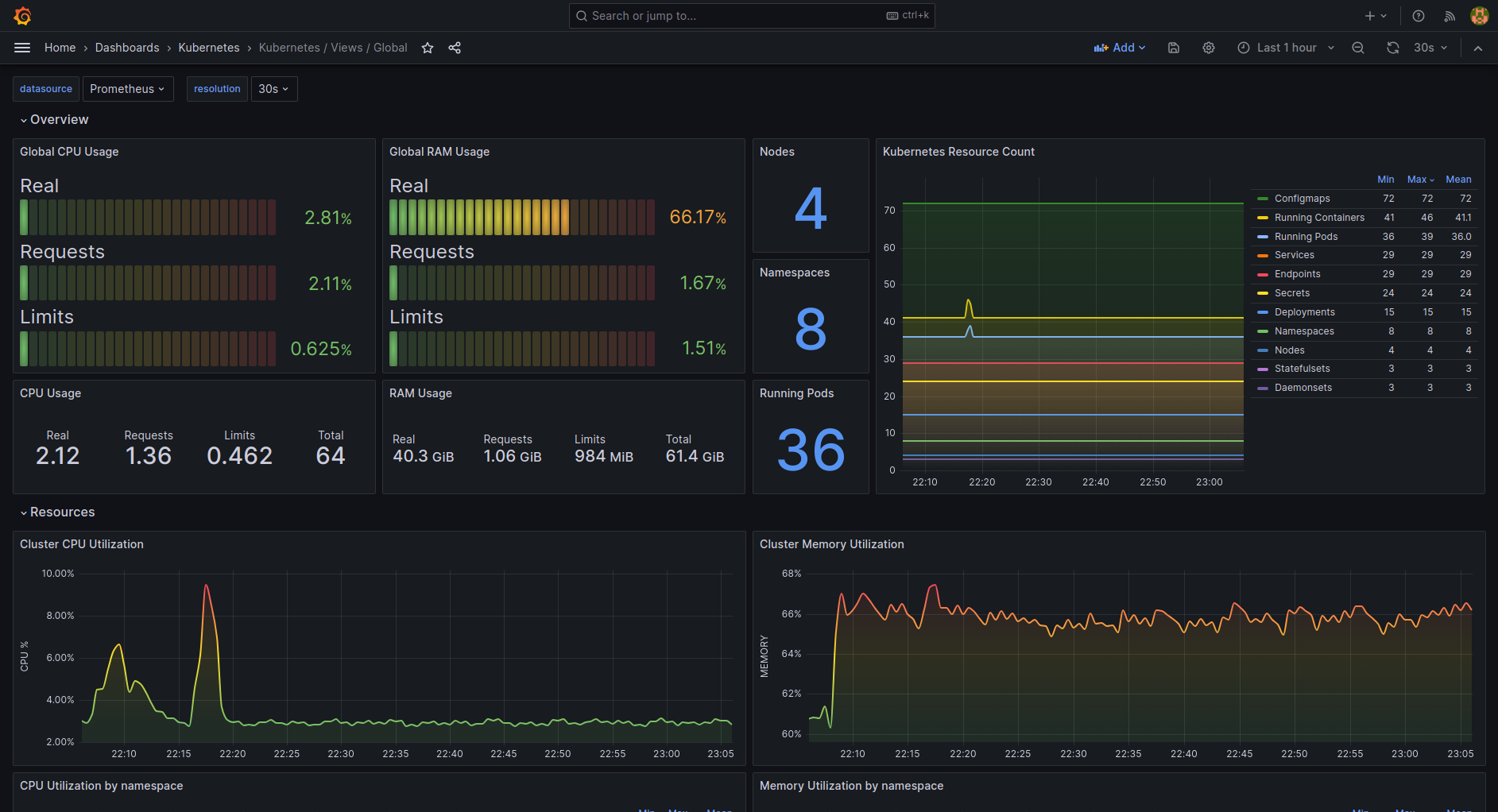
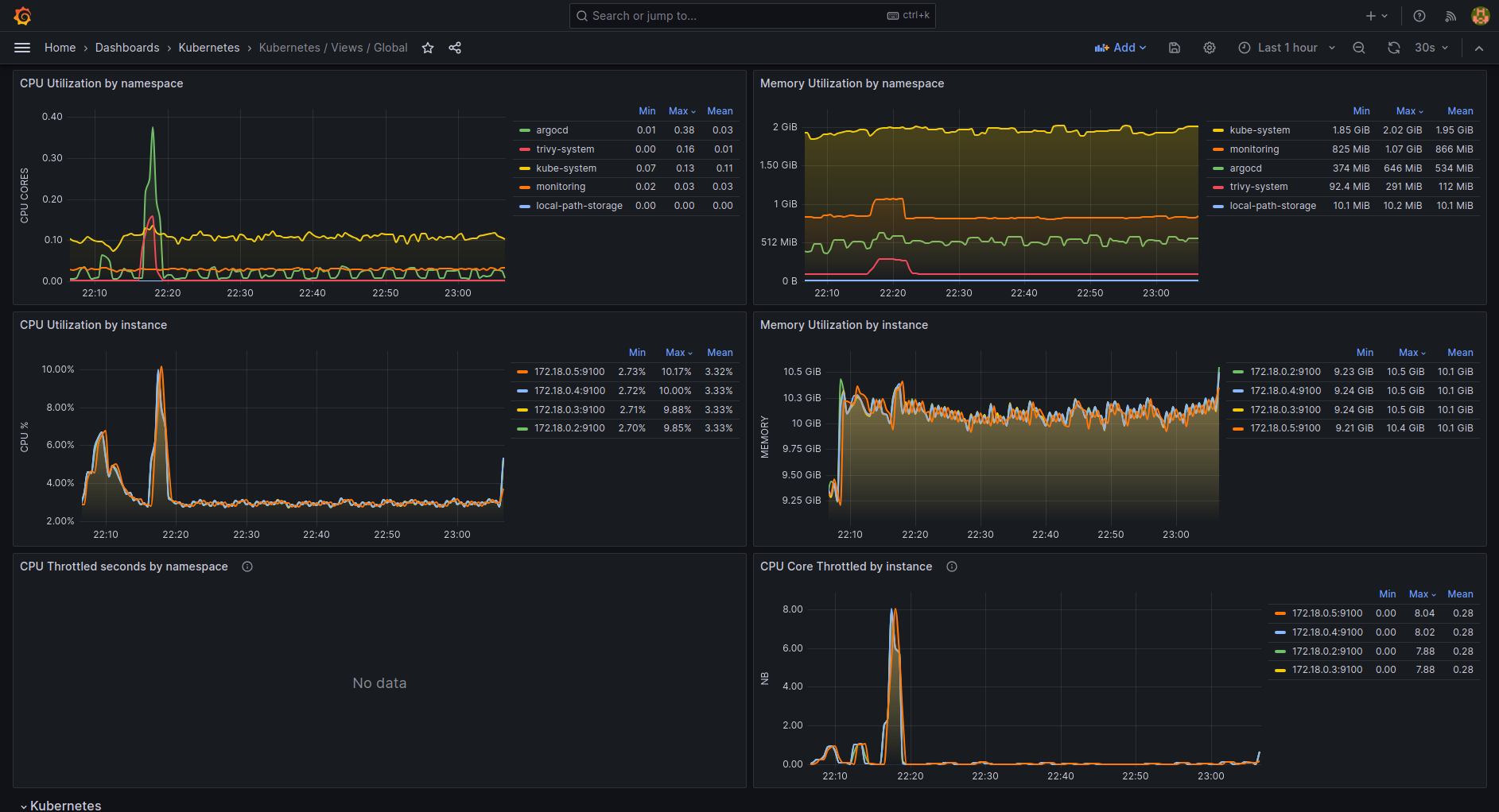
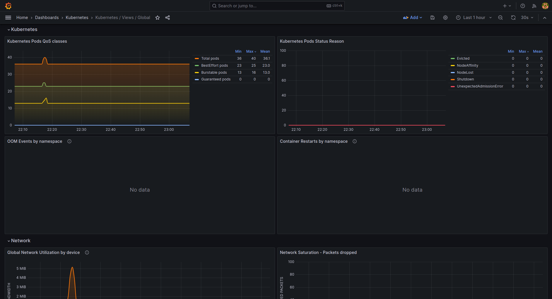
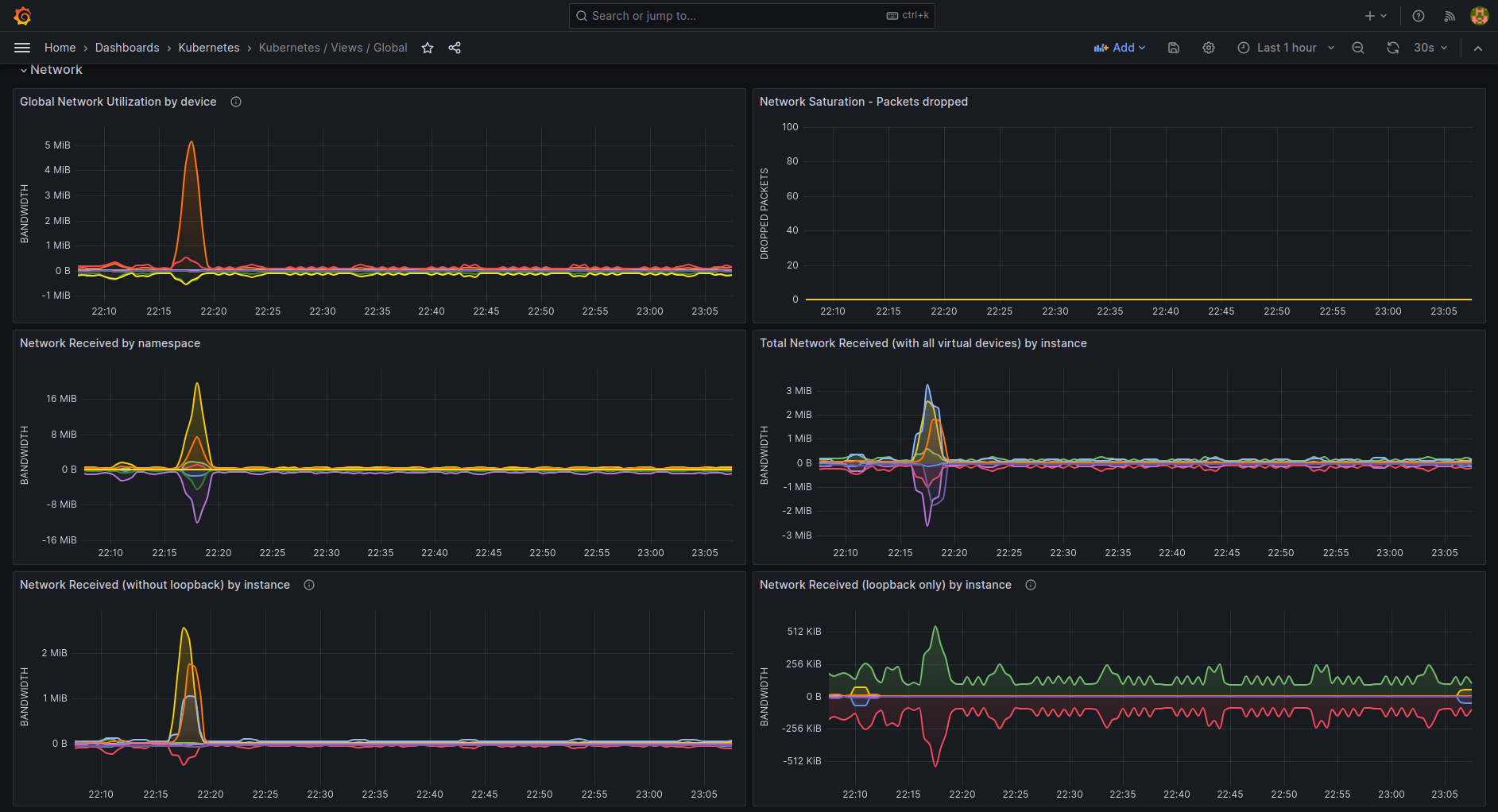
Kubernetes / Views / Global
This is a modern 'Global View' dashboard for your Kubernetes cluster(s). Made for kube-prometheus-stack and take advantage of the latest Grafana features. GitHub repository: https://github.com/dotdc/grafana-dashboards-kubernetes
This is a modern Global View dashboard for your Kubernetes cluster(s).
Made for kube-prometheus-stack and take advantage of the latest Grafana features.
GitHub repository: grafana-dashboards-kubernetes

Data source config
Collector config:
Upload an updated version of an exported dashboard.json file from Grafana
| Revision | Description | Created | |
|---|---|---|---|
| Download |
Kubernetes
Monitor your Kubernetes deployment with prebuilt visualizations that allow you to drill down from a high-level cluster overview to pod-specific details in minutes.
Learn more