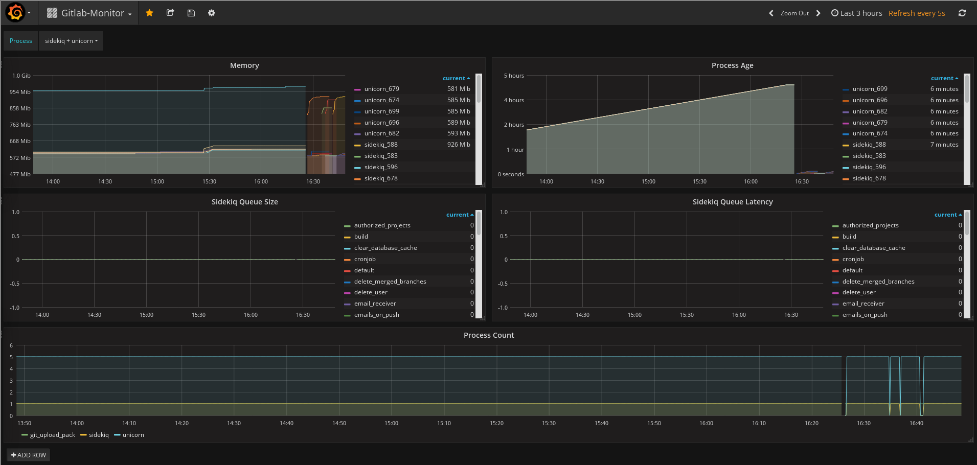
Gitlab-Monitor
Monitor Gitlab: Memory, Process-Age, Sidekiq queue/Latency, Process Count
Ready for gitlab-ce 8.17.0
On your Gitlab enbale gitlab-monitor (/etc/gitlab/gitlab.rb)
gitlab_monitor['enable'] = true
gitlab_monitor['log_directory'] = "/var/log/gitlab/gitlab-monitor"
gitlab_monitor['home'] = "/var/opt/gitlab/gitlab-monitor"
gitlab_monitor['listen_address'] = ':9168'
gitlab-monitor build_in export metrics on
http://localhost:9168/sidekiq
http://localhost:9168/process
Add job_name on prometheus
- job_name: 'gitlab-process'
scrape_interval: 5s
metrics_path: /process
static_configs:
- targets: ['localhost:9168']
- job_name: 'gitlab-sidekiq'
scrape_interval: 5s
metrics_path: /sidekiq
static_configs:
- targets: ['localhost:9168']
Data source config
Collector config:
Upload an updated version of an exported dashboard.json file from Grafana
| Revision | Description | Created | |
|---|---|---|---|
| Download |
GitLab
Monitor GitLab with Grafana. Easily monitor your GitLab Enterprise Edition with Grafana Cloud's out-of-the-box monitoring solution.
Learn more