SFTP Connectivity
A dashboard to use with the following SFTP exporter
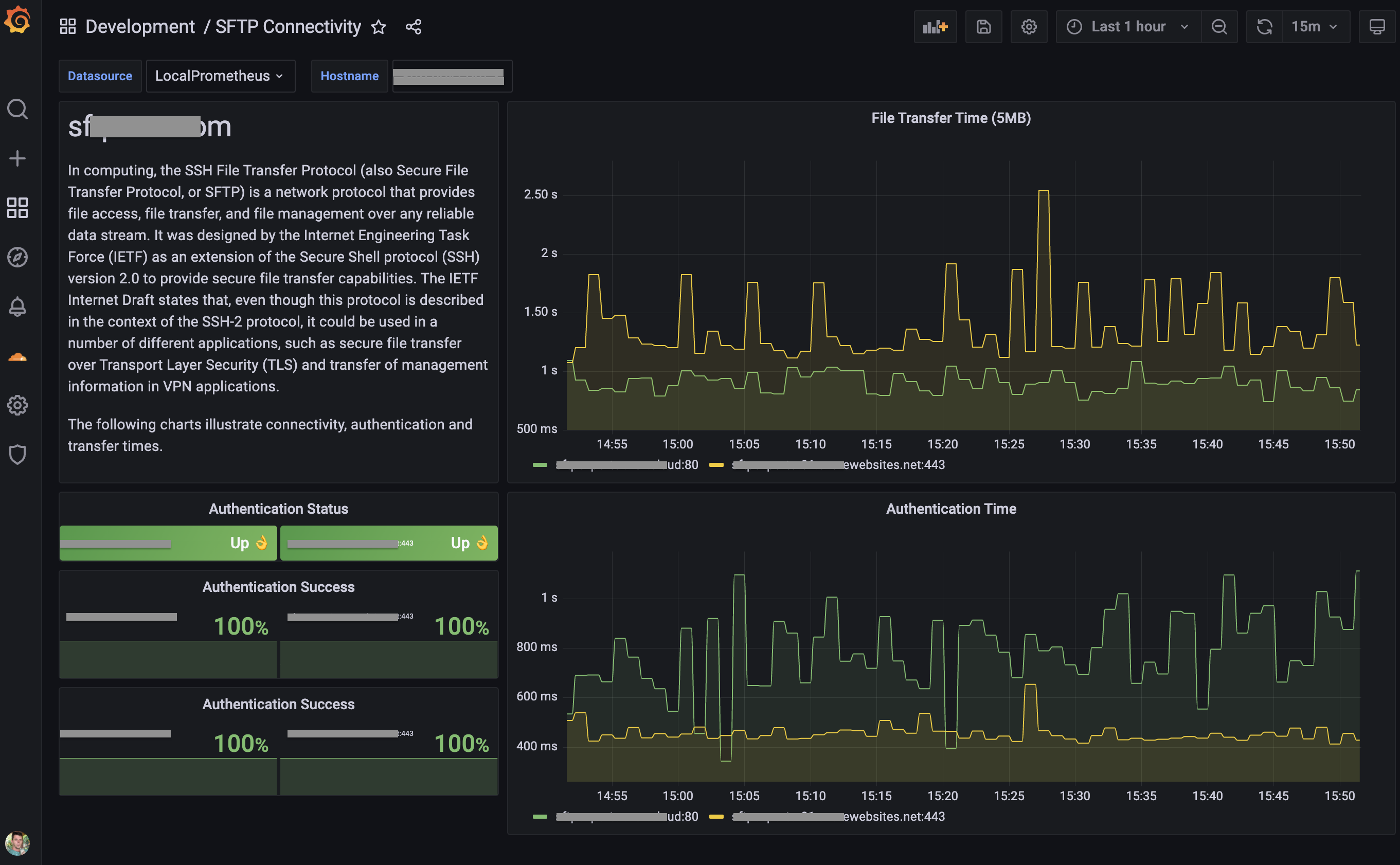
This is a dashboard for use with sftp-exporter
It tracks authentication success and transfer time of SFTP bits to be scraped via Prometheus.
Data source config
Collector config:
Upload an updated version of an exported dashboard.json file from Grafana
| Revision | Description | Created | |
|---|---|---|---|
| Download |
