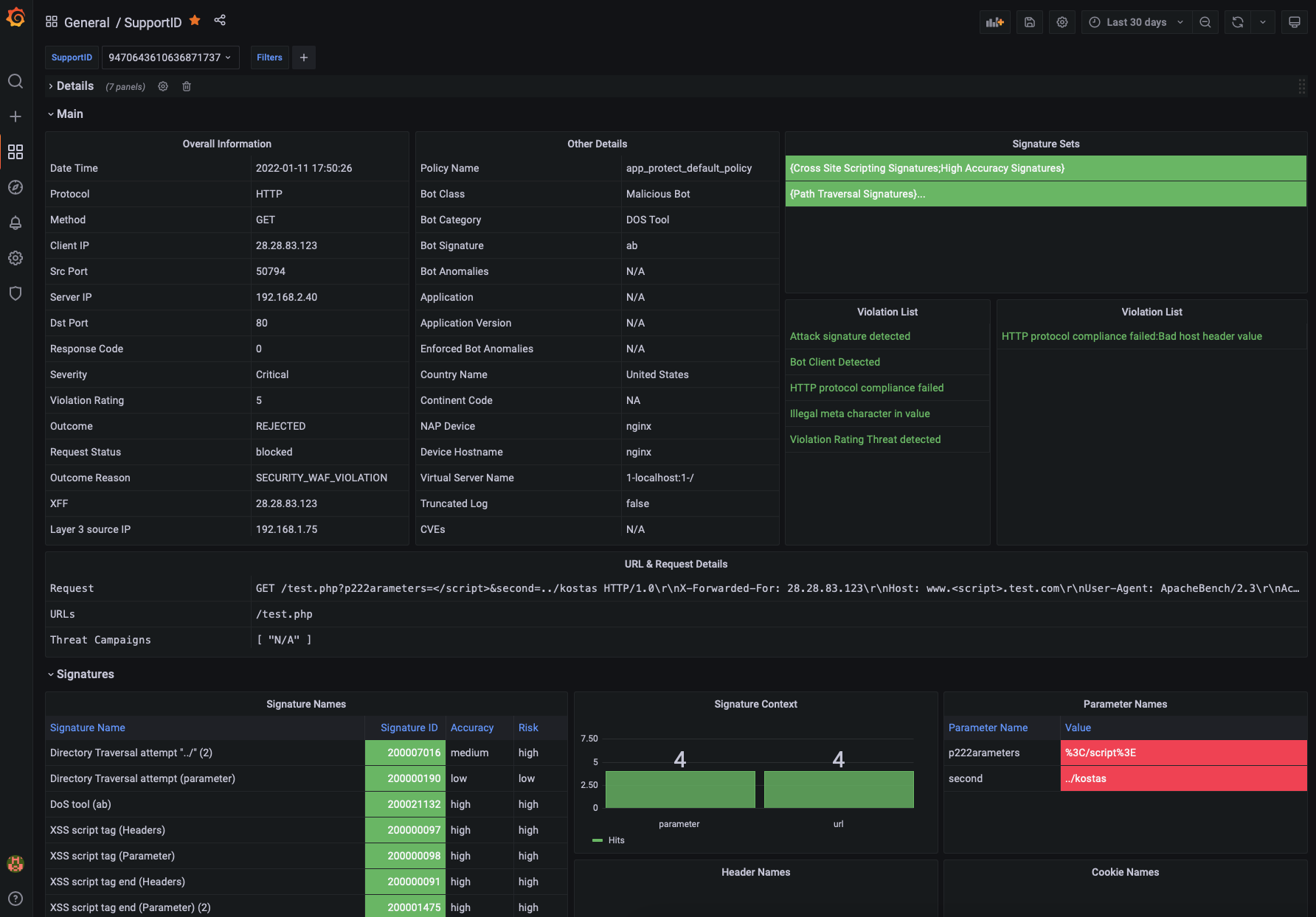
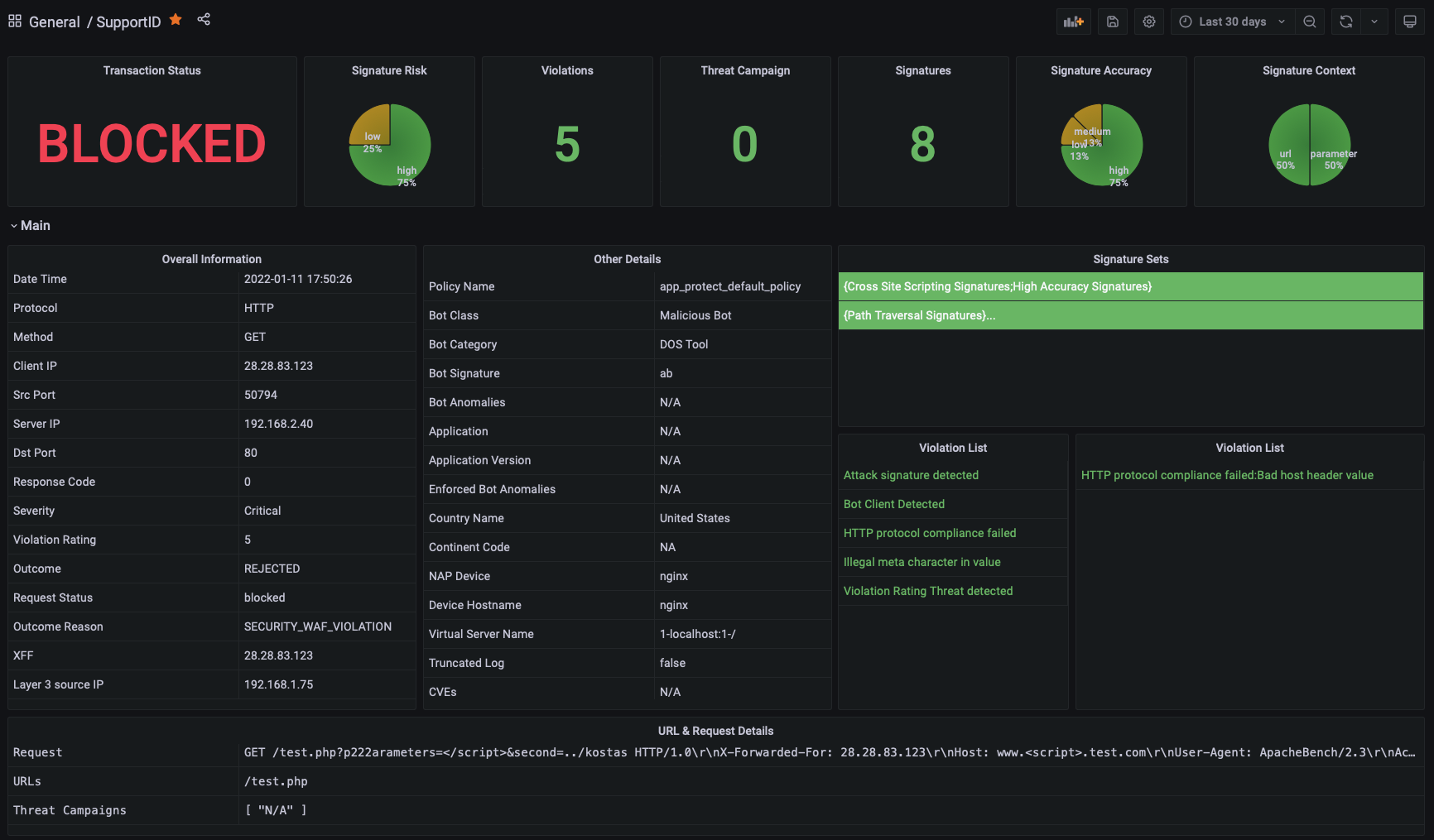
NGINX NAP SupportID

This Dashboard provides more visibility into a single incident logged by NGINX App Protect. This is part of a series of NGINX App Protect Dashboards

NGINX NAP SupportID screenshot 1
NGINX NAP SupportID screenshot 2
NGINX NAP SupportID screenshot 3

Please refer to the GitHub Repo for details on how to setup the entire solution that includes the following Dashboards:

  • NAP Main Dashboard
  • BOT Dashboard
  • Attack Signatures Dashboard
  • Support ID
  • more
Revisions
RevisionDescriptionCreated
NGINX

NGINX

by Grafana Labs
Grafana Labs solution

Easily monitor NGINX, an open source software for web serving, reverse proxying, caching, load balancing, media streaming, and more, with Grafana Cloud's out-of-the-box monitoring solution.

Learn more

Get this dashboard

Import the dashboard template

or

Download JSON

Datasource
Dependencies