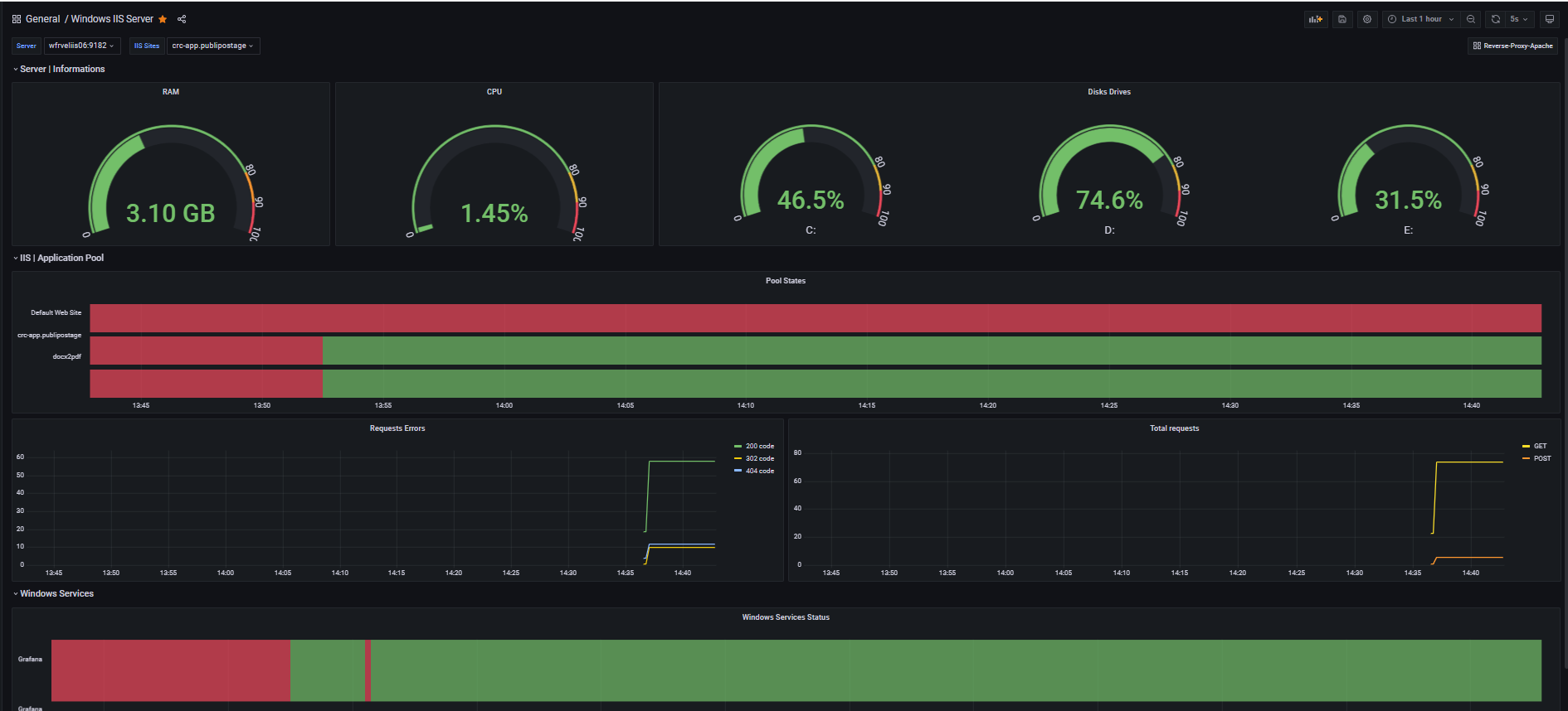
Windows IIS Server
Windows IIS dashboard based on custom prometheus exporter
Work on Grafana 8.3.6 with Prometheus 2.32.1 (never tested with other versions)
Made with his custom windows exporter can be found here : https://github.com/ImranJagari/Prometheus-windows-exporter
If you have any bugs or features, don’t hesitate to ask it in the issues of the repository.
Data source config
Collector config:
Upload an updated version of an exported dashboard.json file from Grafana
| Revision | Description | Created | |
|---|---|---|---|
| Download |
Microsoft IIS
Easily monitor Microsoft IIS, a web server that can host and manage web apps on Windows servers, with Grafana Cloud's out-of-the-box monitoring solution.
Learn more