Fio Benchmark Exporter
Grafana Dashboard for fio benchmark exporter.
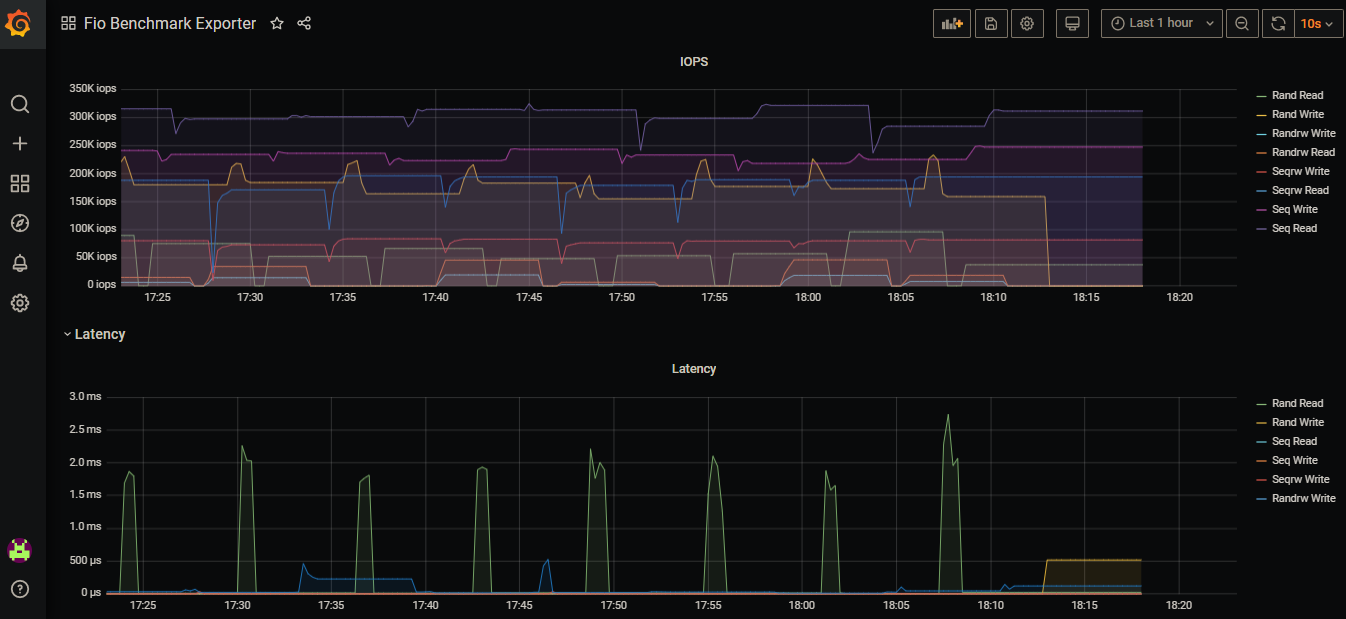
It’s a Grafana dashboard for fio exporter based on this source:
Data source config
Collector config:
Upload an updated version of an exported dashboard.json file from Grafana
| Revision | Description | Created | |
|---|---|---|---|
| Download |
