Akka.NET Actor Performance Analysis
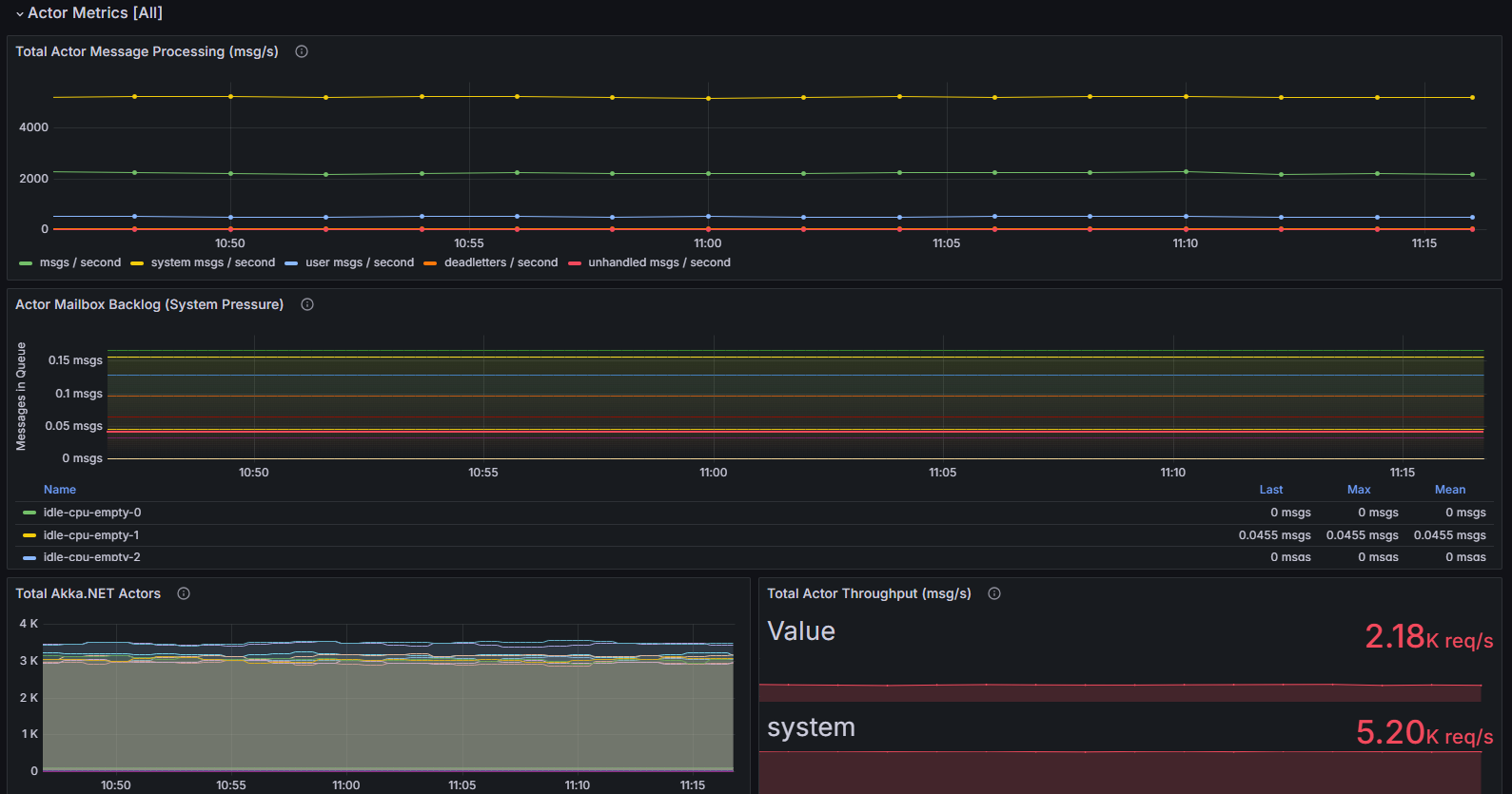
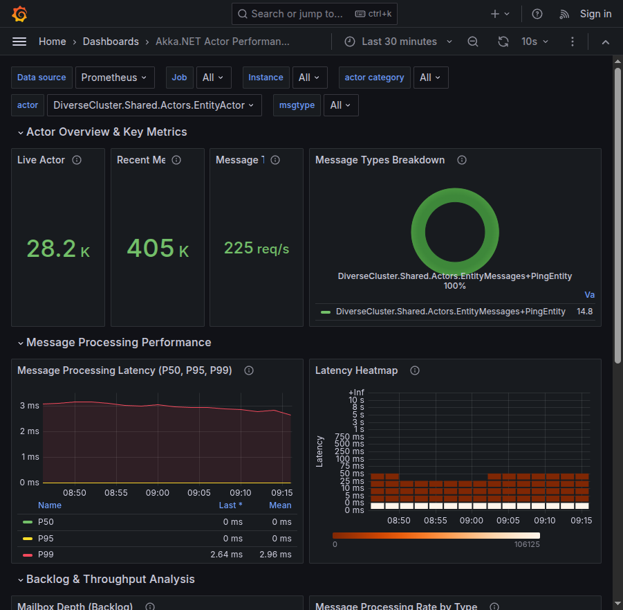
Uses Phobos 2.x data to provide detailed performance profiling for individual Akka.NET actors - message volume, latency, backlog, and error rates.
This dashboard is built against Phobos 2.0 and OpenTelemetry and is now ready for production use!
About
This dashboard is used to visualize detailed Akka.NET message-processing latency figures. It can work with or without Akka.Cluster deployment.
It’s designed to consume data from the Phobos Akka.NET APM library and will automatically format the data produced natively by Phobos into the charts without any additional effort. All this dashboard requires is a Prometheus instance that is accessible via Grafana and Phobos.
Dashboard Issues & Improvements: you can submit requests and tickets to improve this Akka.NET + Phobos dashboard here: https://github.com/petabridge/phobos-dashboards
Data source config
Collector config:
Upload an updated version of an exported dashboard.json file from Grafana
| Revision | Description | Created | |
|---|---|---|---|
| Download |
