Collapsed Reply Threads Performance
Mattermost Collapsed Reply Threads Performance
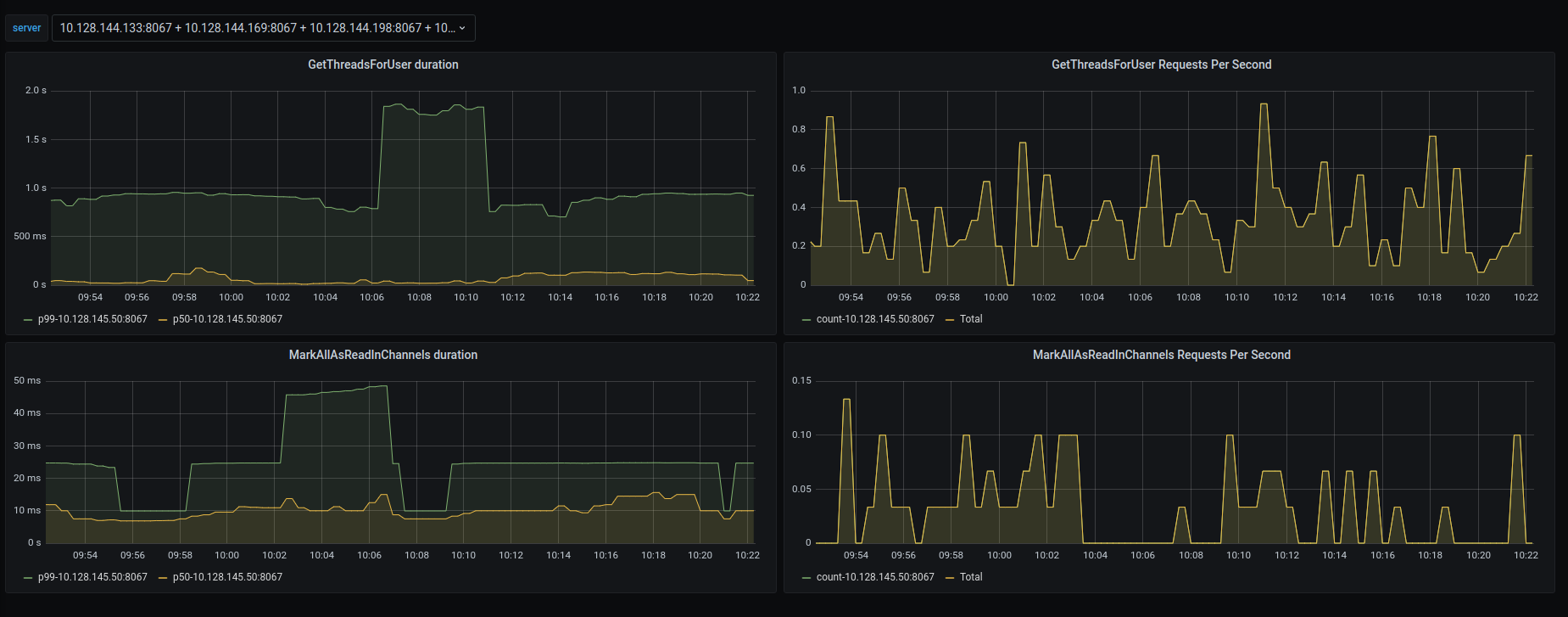
This dashboard gives an insight into the key metrics responsible for monitoring performance of the Collapsed Reply Threads feature.
There are 2 methods which are primary drivers of the feature.
- GetThreadsForUser
- MarkAllAsReadByChannels
The dashboard provides rate and duration graphs for both of these. Any sudden spikes in any of these can indicate a drop in performance.
For more information on how to configure Mattermost to collect metrics, visit the Mattermost documentation.
Report issues or feedback in the Mattermost forums or join the discussion in the public Developers Performance channel.
Data source config
Collector config:
Upload an updated version of an exported dashboard.json file from Grafana
| Revision | Description | Created | |
|---|---|---|---|
| Download |
