Conda-Store
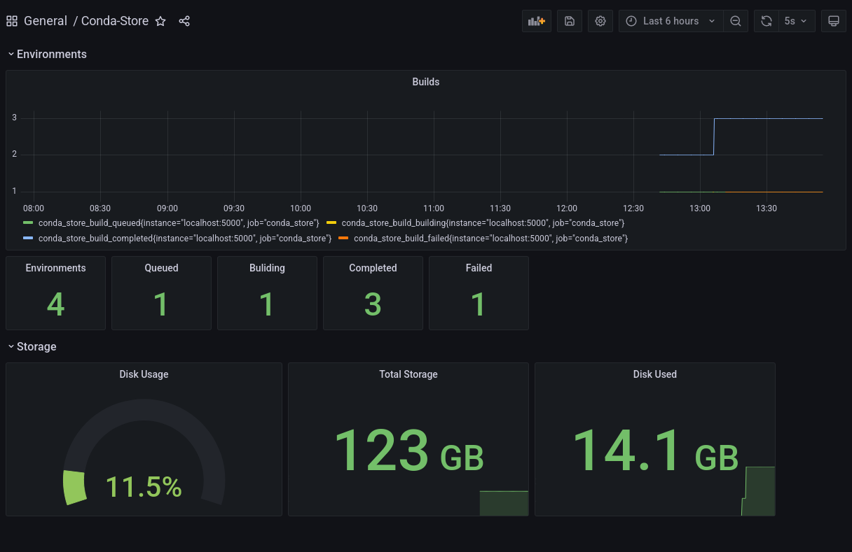
Conda-Store dashboard for conda environments
Conda-Store dashboard for conda environments. Data is collected from /metrics endpoint within Conda-Store
Data source config
Collector config:
Upload an updated version of an exported dashboard.json file from Grafana
| Revision | Description | Created | |
|---|---|---|---|
| Download |
