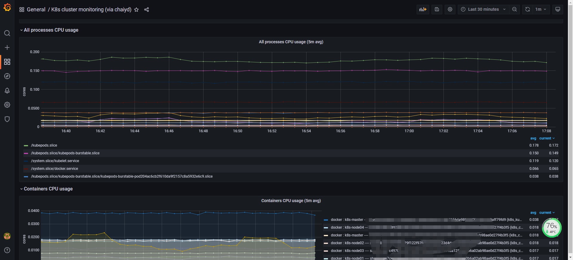
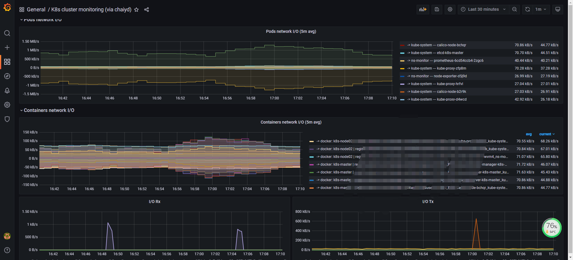
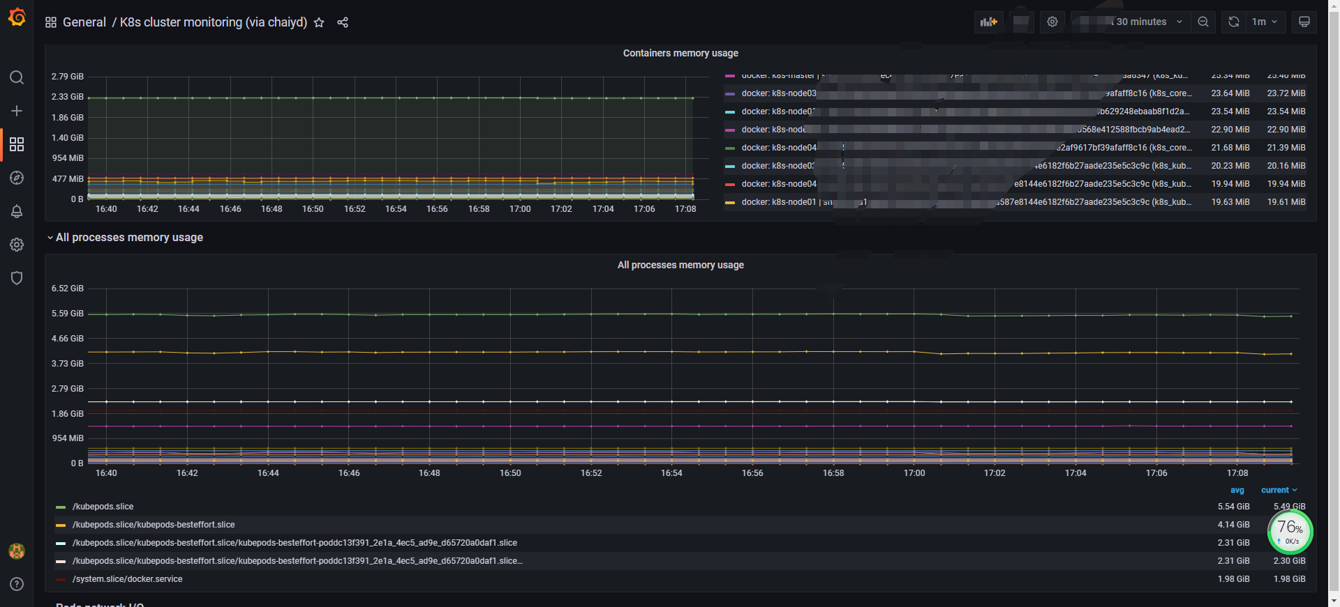
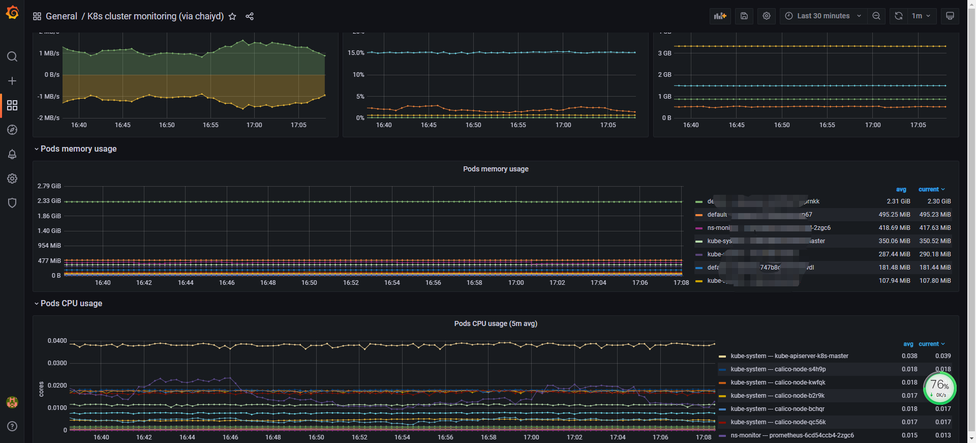
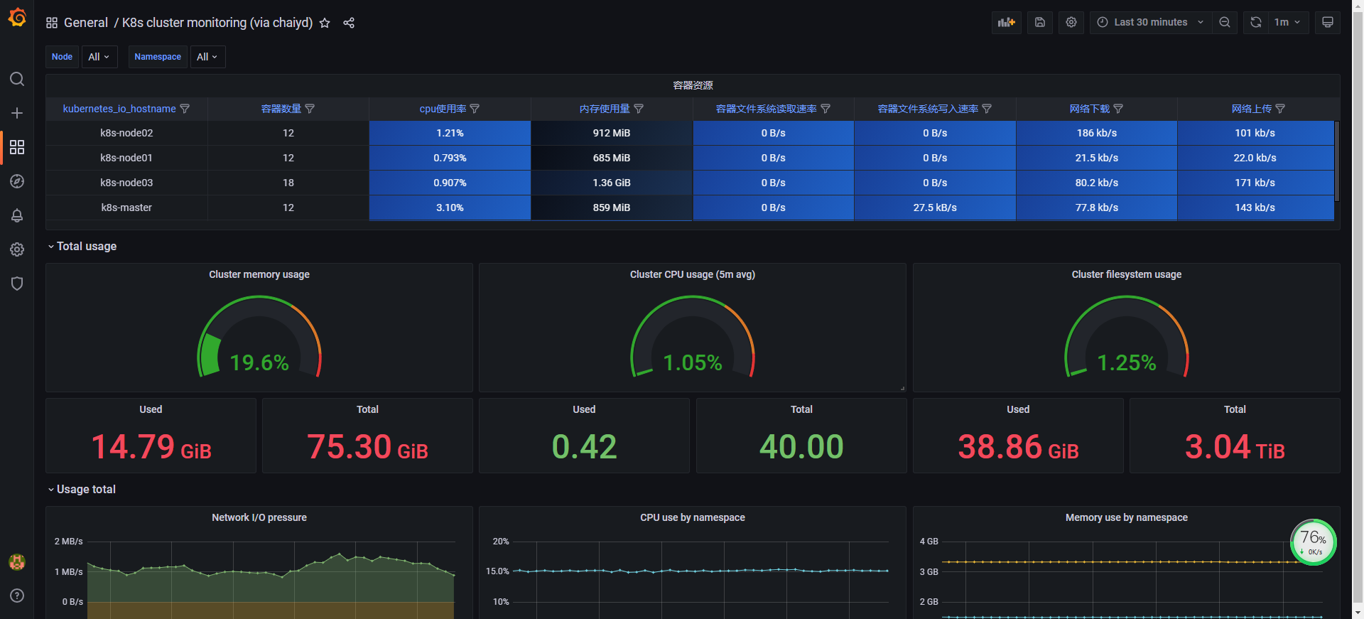
K8s修改了的模版

原模版 id12870 本来想用id13105的表格,单独用网络不显示等等,奈何太小白了没改成功,只能等大神出来改了 版本k8s1.20.6 普罗米修斯 2020.11月份的下载最新的 grafana8.x 用的默认自带的k8s+cadvisor

K8s修改了的模版 screenshot 1
K8s修改了的模版 screenshot 2
K8s修改了的模版 screenshot 3
K8s修改了的模版 screenshot 4
K8s修改了的模版 screenshot 5

版本k8s1.20.6 普罗米修斯 2020.11月份的下载最新的 grafana8.x 用的默认自带的k8s+cadvisor

Revisions
RevisionDescriptionCreated

Get this dashboard

Import the dashboard template

or

Download JSON

Datasource
Dependencies