pihole Exporter
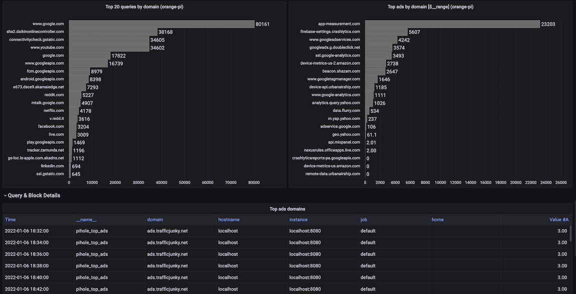
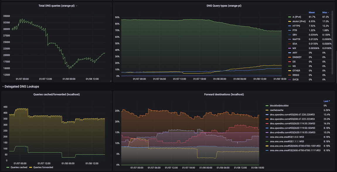
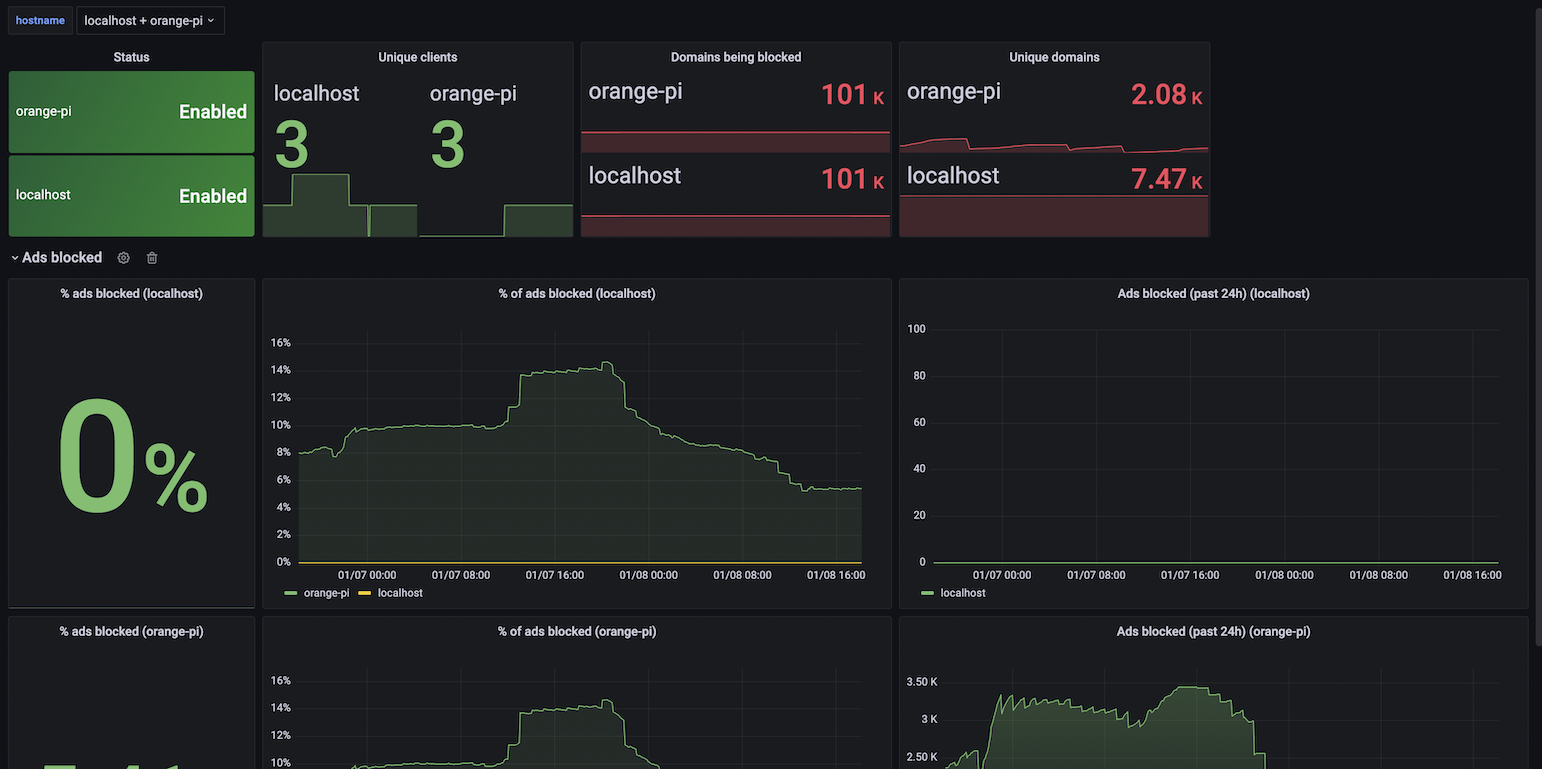
This is a PI-Hole dashboard when using the https://github.com/eko/pihole-exporter Prometheus exporter
This is a PI-Hole dashboard when using the https://github.com/eko/pihole-exporter Prometheus exporter
Data source config
Collector type:
Collector plugins:
Collector config:
Revisions
Upload an updated version of an exported dashboard.json file from Grafana
| Revision | Description | Created | |
|---|---|---|---|
| Download |