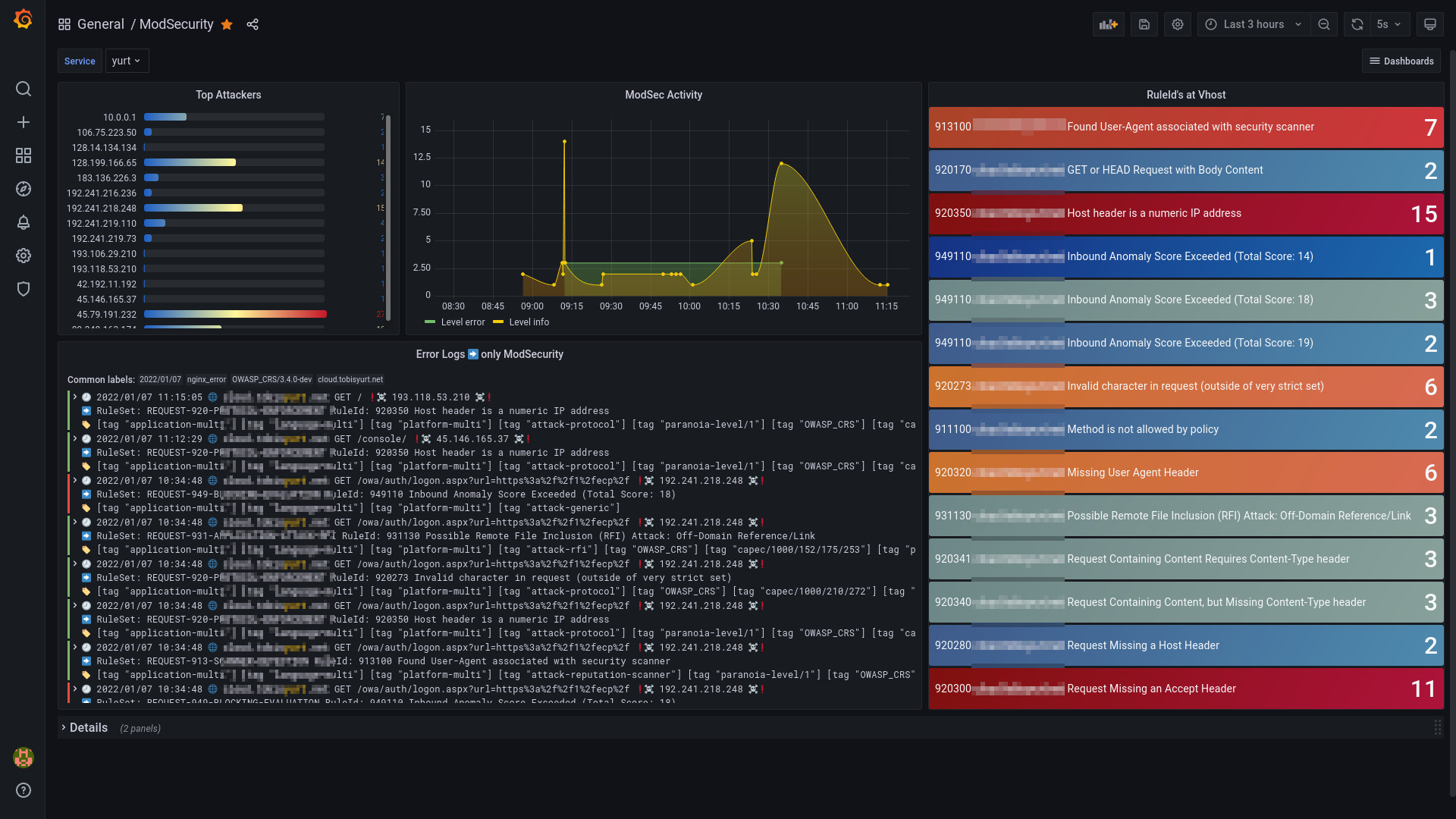
NGINX ModSecurity OWASP CRS V0.0

Dashboard to work with ModSecurity and the OWASP Coreruleset.

NGINX ModSecurity OWASP CRS V0.0 screenshot 1
NGINX ModSecurity OWASP CRS V0.0 screenshot 2

Dashboard to work with ModSecurity and the OWASP Coreruleset. Especially in a early phase of deploying it to handle and adjust false positives quickly. Depending on the applications behind the waf it is very practical also for maintenance...

Dependencies

  • loki
  • nginx error logs (default)
  • modsecurity
  • OWASP Coreruleset

How to get the data

I sent the default error logs of NGINX (where modsecurity also writes the information, this dashboard needs) with promtail to a loki instance.

If you need more information. I summarized my setup here.

Revisions
RevisionDescriptionCreated
NGINX

NGINX

by Grafana Labs
Grafana Labs solution

Easily monitor NGINX, an open source software for web serving, reverse proxying, caching, load balancing, media streaming, and more, with Grafana Cloud's out-of-the-box monitoring solution.

Learn more

Get this dashboard

Import the dashboard template

or

Download JSON

Datasource
Dependencies