Velero Exporter Overview

Stats for Velero backups

Velero Exporter Overview screenshot 1
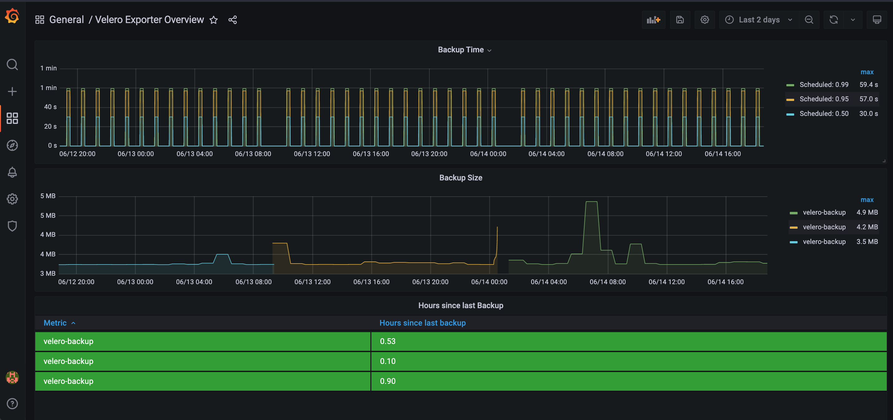
Velero Exporter Overview screenshot 2
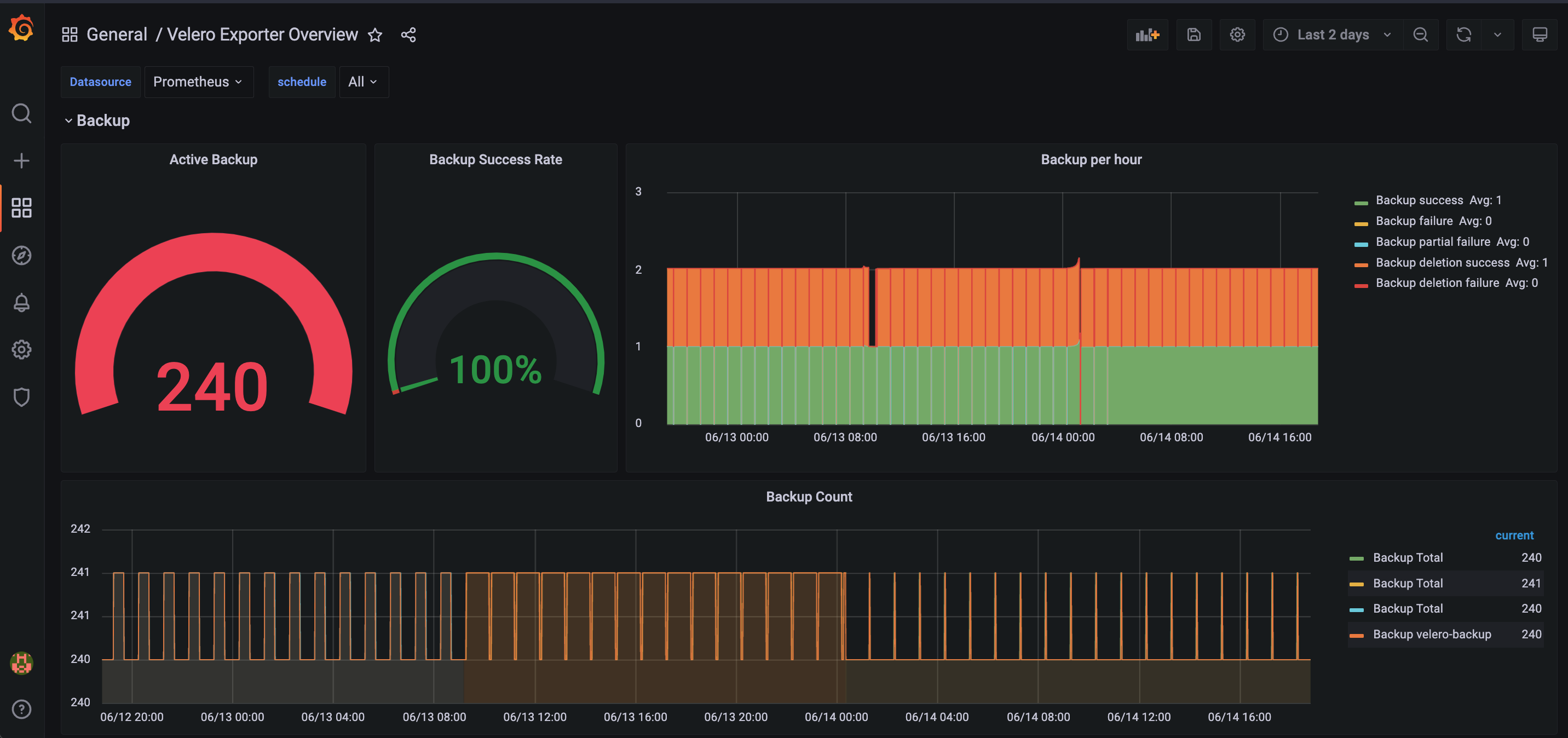
Velero Exporter Overview screenshot 3

Displays Velero metrics as well as metrics created by the exporter.

Exporter chart can be found @ technicityworks/prometheus-velero-exporter

Revisions
RevisionDescriptionCreated
Velero

Velero

by Grafana Labs
Grafana Labs solution

Easily monitor Velero, an open source tool for backing up and migrating Kubernetes resources, with Grafana Cloud's out-of-the-box monitoring solution.

Learn more

Get this dashboard

Import the dashboard template

or

Download JSON

Datasource
Dependencies