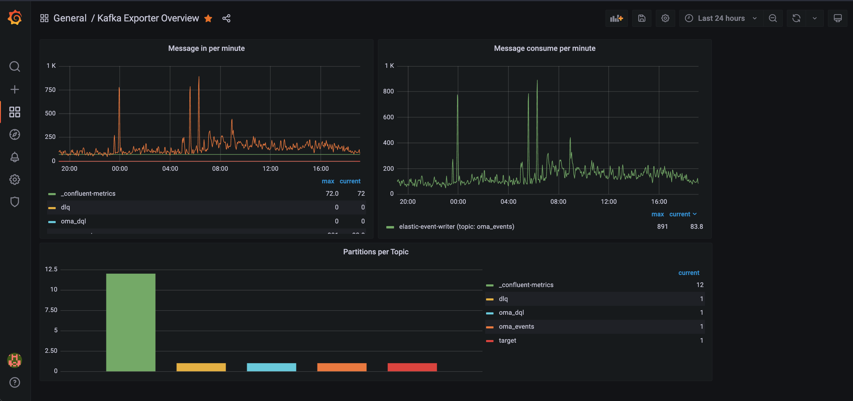
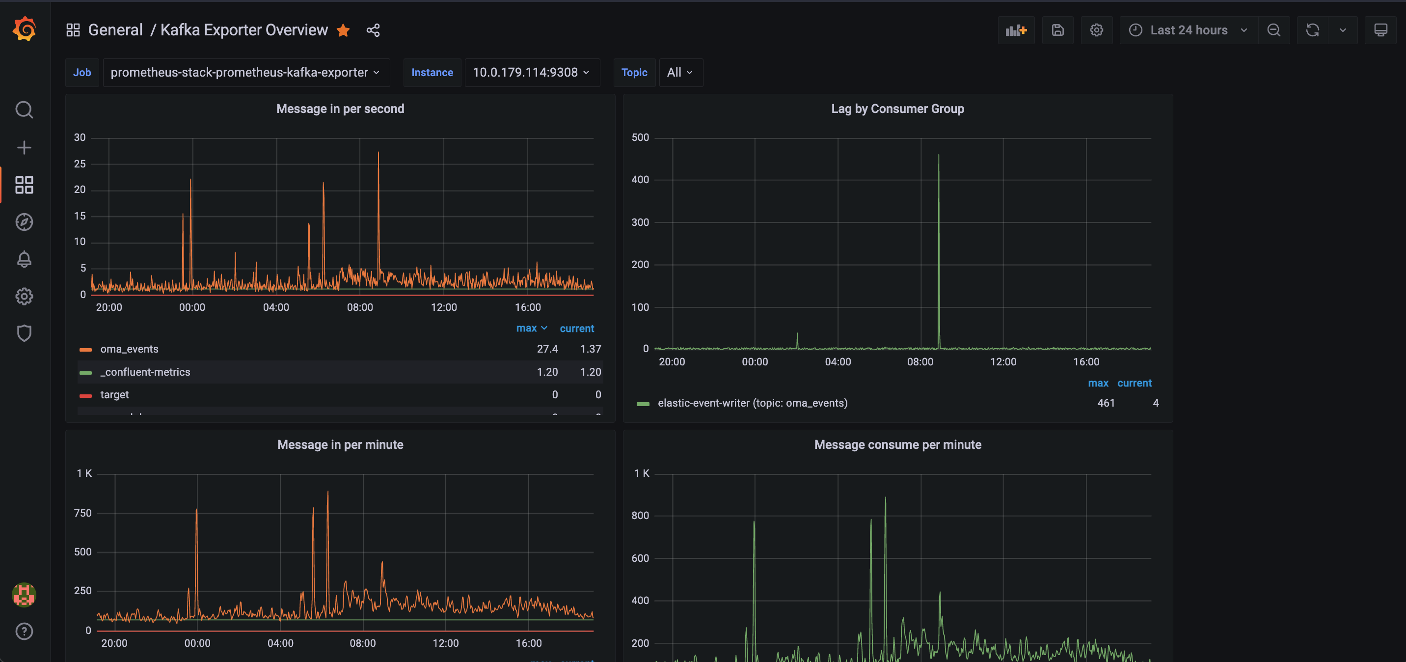
Kafka Exporter Overview

Kafka resource usage and throughput

Kafka Exporter Overview screenshot 1
Kafka Exporter Overview screenshot 2

Displays Kafka metrics created by the exporter.

Exporter chart can be found @ technicityworks/prometheus-kafka-exporter

Revisions
RevisionDescriptionCreated
Kafka

Kafka

by Grafana Labs
Grafana Labs solution

Easily monitor your Kafka deployment with Grafana Cloud's out-of-the-box monitoring solution.

Learn more

Get this dashboard

Import the dashboard template

or

Download JSON

Datasource
Dependencies