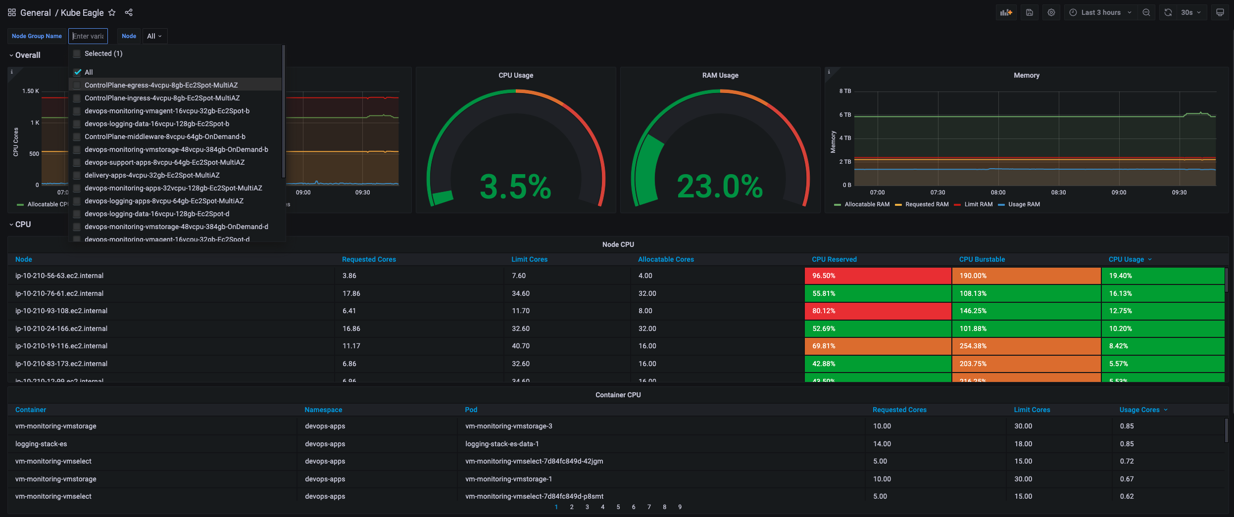
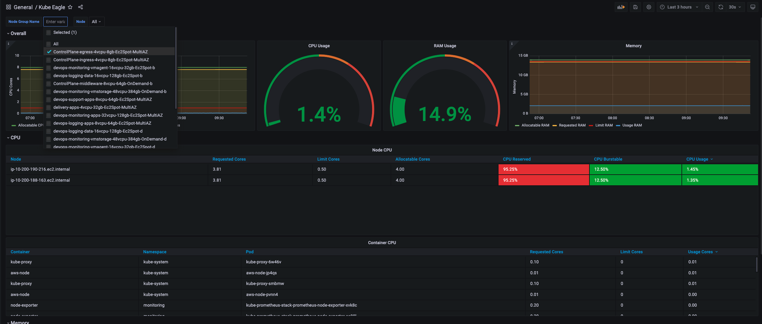
Kube Eagle for EKS
Overview of all pod & node resource requests, limits and usages
Note: This dashboard requires the forked version of kube-eagle. https://github.com/liorfranko/kube-eagle
Data source config
Collector config:
Upload an updated version of an exported dashboard.json file from Grafana
| Revision | Description | Created | |
|---|---|---|---|
| Download |
Kubernetes
Monitor your Kubernetes deployment with prebuilt visualizations that allow you to drill down from a high-level cluster overview to pod-specific details in minutes.
Learn more