DnsCollector Loki v3

DnsCollector Loki v3 screenshot 1

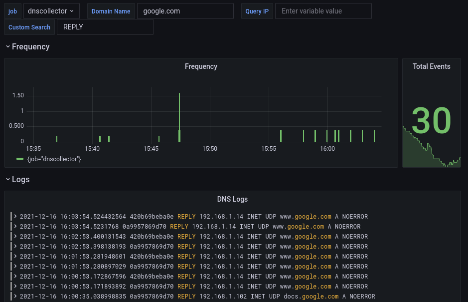
This dashboard enable to follow and debug your DNS logs in realtime.

The collect is based in the https://github.com/dmachard/go-dnscollector with DNStap feature enabled on your DNS servers.

Tutorial to deploy the collector: https://dmachard.github.io/posts/0044-dnscollector-grafana-loki/

Revisions
RevisionDescriptionCreated
Grafana Loki (self-hosted)

Grafana Loki (self-hosted)

by Grafana Labs
Grafana Labs solution

Easily monitor Grafana Loki (self-hosted), a horizontally scalable, highly available, multi-tenant log aggregation system inspired by Prometheus, with Grafana Cloud's out-of-the-box monitoring solution.

Learn more

Get this dashboard

Import the dashboard template

or

Download JSON

Datasource
Dependencies