RocketChat DB
RocketChat DataBase Monitoring
Find MongoDB script queries @https://github.com/mojitaleghani/rocketchat_mongoDB_monitoring
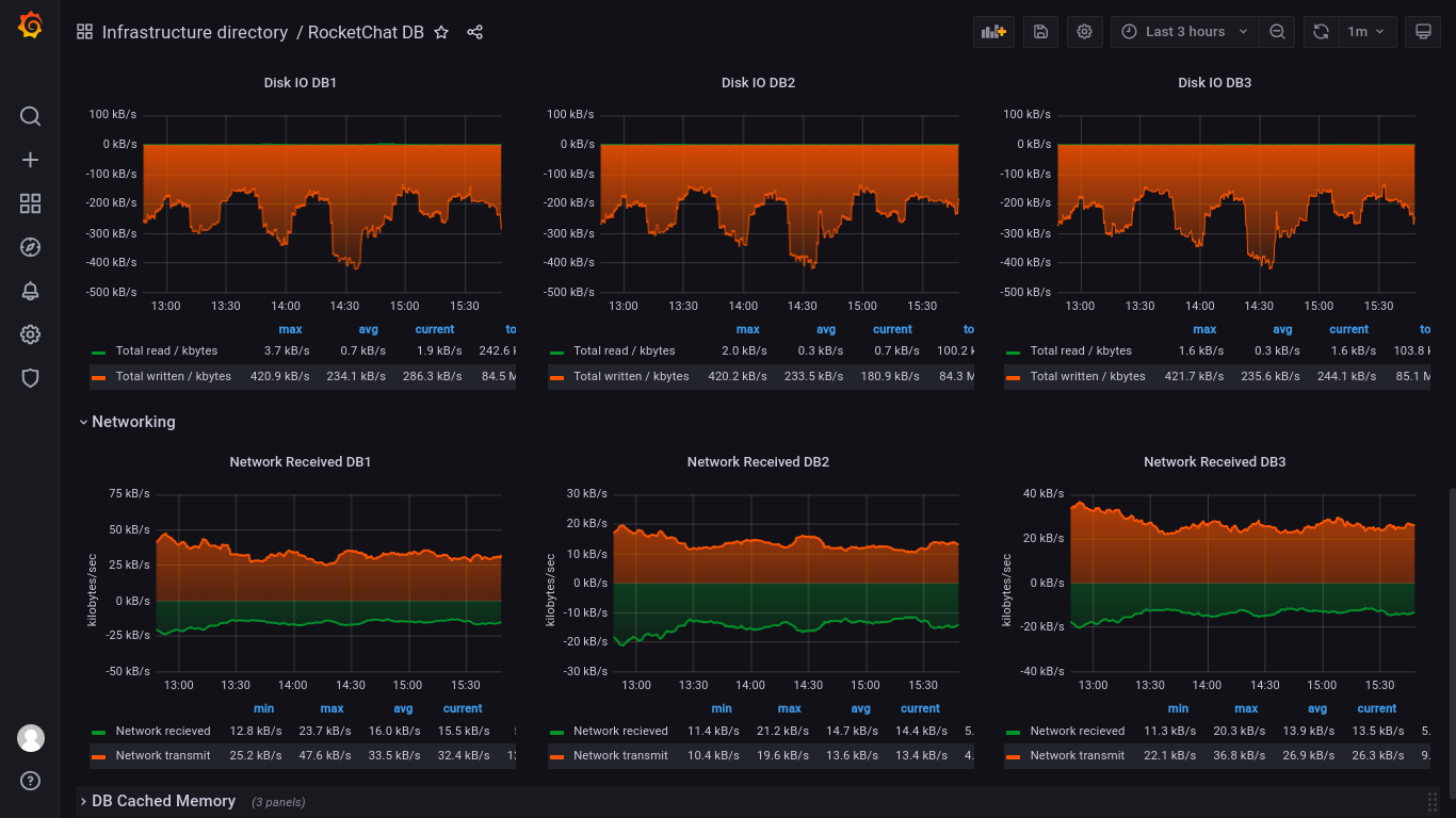
Place a script that could log in to the MongoDB shell and run specific queries. save every output to ‘/var/lib/node-exporter/$FILE_NAME.prom’. Enable the textfile-collector plugin of node-exporter and restart the node-exporter service. Finally, you could find a dashboard connected to MongoDB.
Data source config
Collector config:
Upload an updated version of an exported dashboard.json file from Grafana
| Revision | Description | Created | |
|---|---|---|---|
| Download |
Azure Cosmos DB
With the Grafana plugin for Azure Cosmos DB, you can quickly visualize and query your Azure Cosmos DB data from within Grafana.
Learn more