MongoDB Monitoring Dashboard

Dashboard for MongoDB server statistics metrics collected by Telegraf agent.

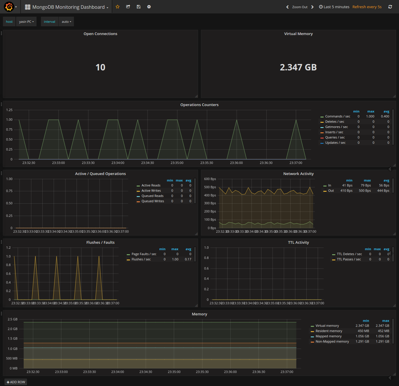
MongoDB Monitoring Dashboard screenshot 1

This dashboard shows all the metrics collected by Telegraf from server statistics of MongoDB.

Revisions
RevisionDescriptionCreated
MongoDB

MongoDB

by Grafana Labs
Grafana Labs solution

Easily monitor MongoDB, a general purpose, document-based, distributed database, with Grafana Cloud's out-of-the-box monitoring solution.

Learn more

Get this dashboard

Import the dashboard template

or

Download JSON

Datasource
Dependencies