Prometheus Full Node Exporter
Prometheus Full Node Exporter
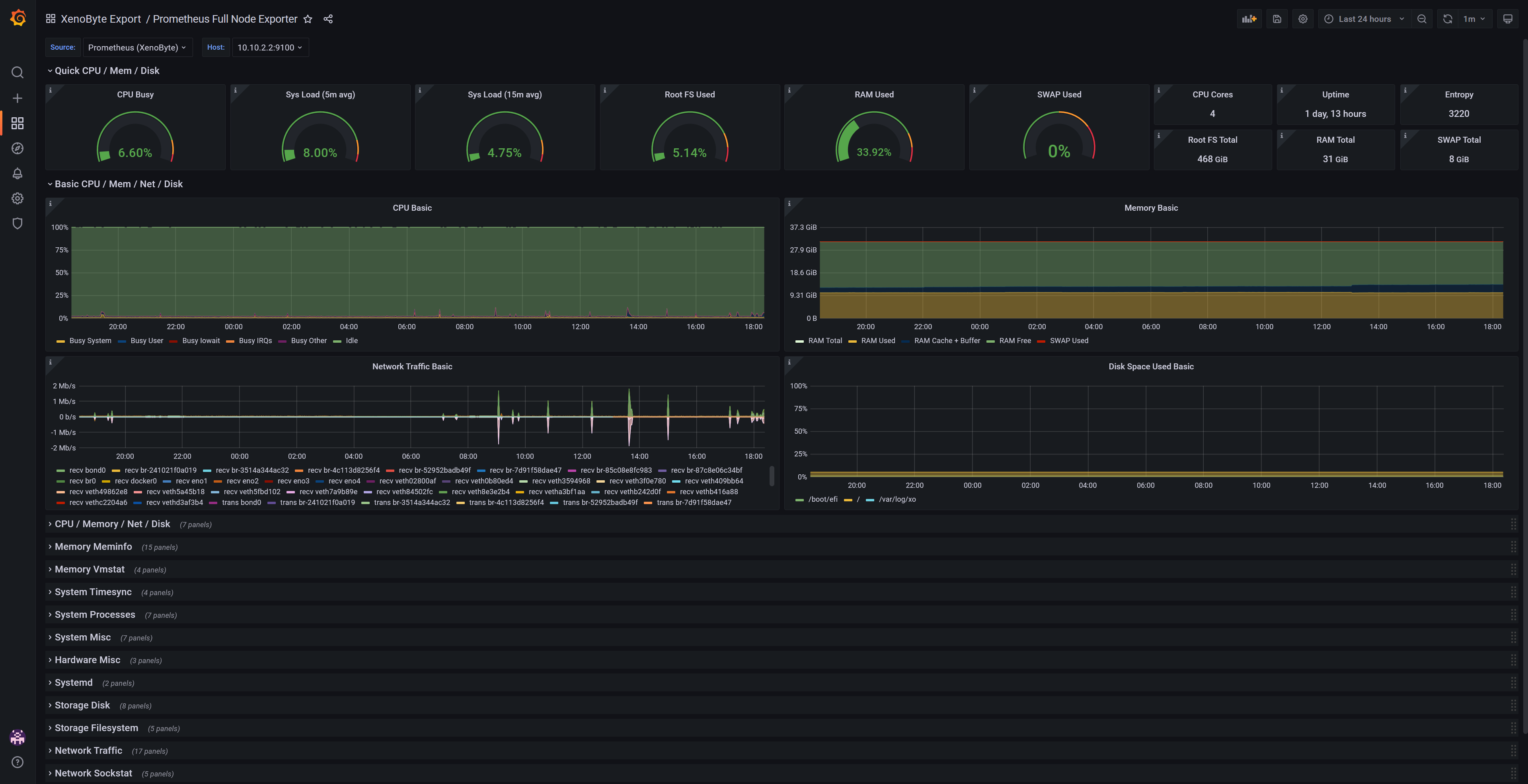
This dashboard gives an overview of your hosts (CPU, load, Root FS, Ram, Swap etc.), as well as detailed stats for each host.
Uses Prometheus with the following exporters:
- Node Exporter
With Grafana variables/constants, you can easily add:
- More hosts
Thanks to rfraile for the Node Exporter Full Dashboard, which served as the base for this dashboard.
Data source config
Collector config:
Upload an updated version of an exported dashboard.json file from Grafana
| Revision | Description | Created | |
|---|---|---|---|
| Download |
Linux Server
Monitor Linux with Grafana. Easily monitor your Linux deployment with Grafana Cloud's out-of-the-box monitoring solution.
Learn more