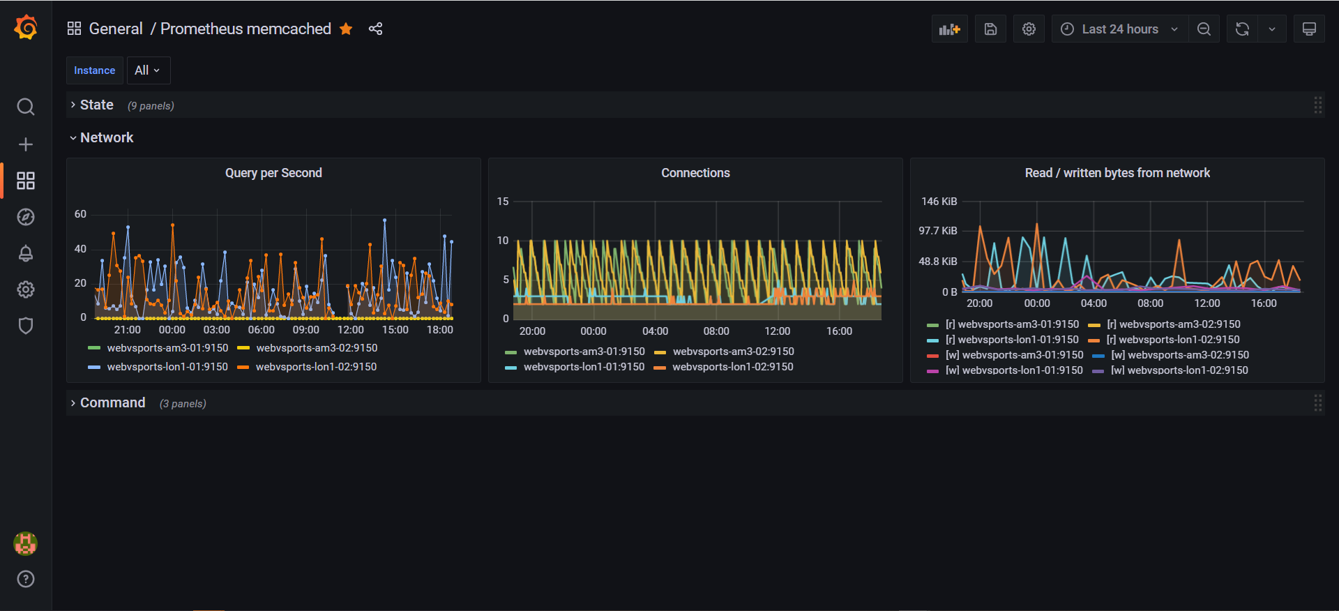
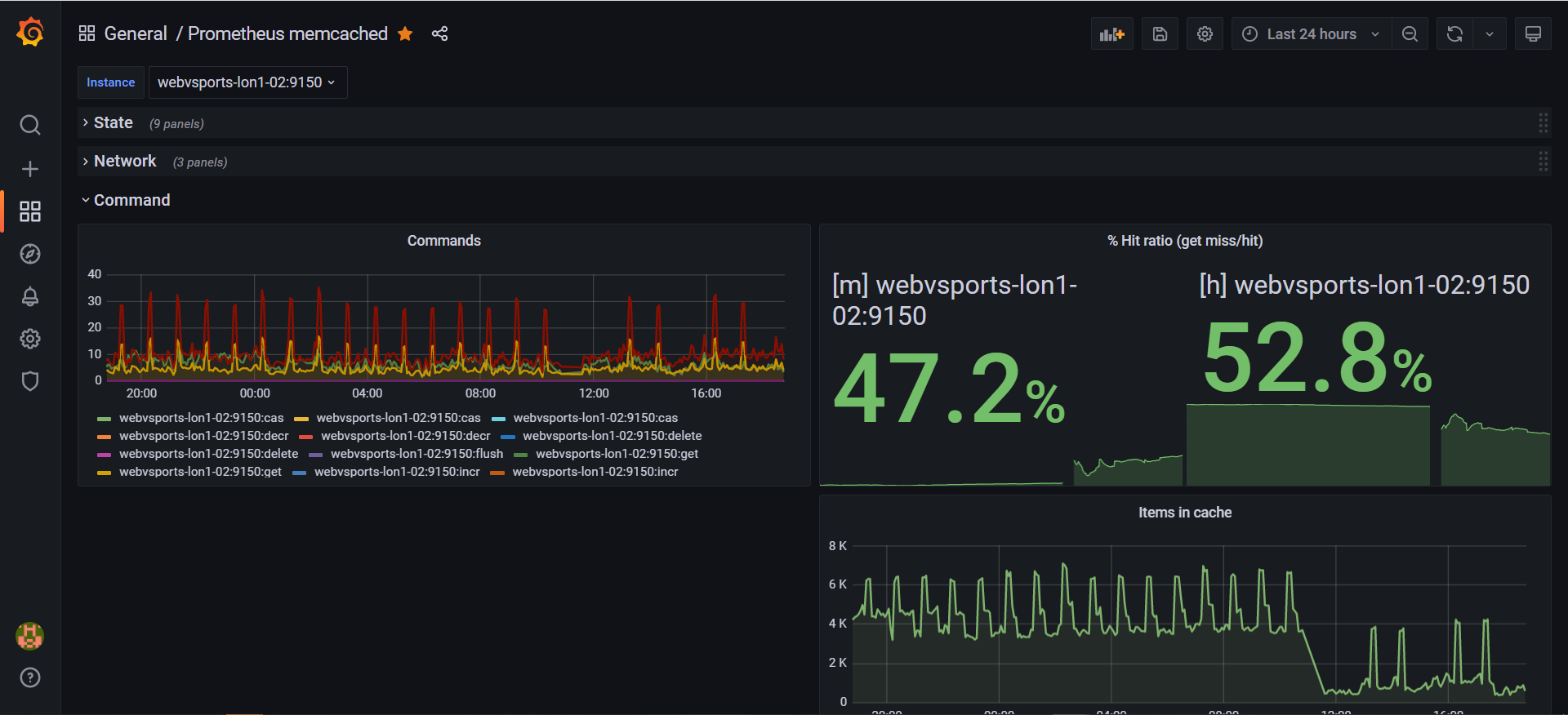
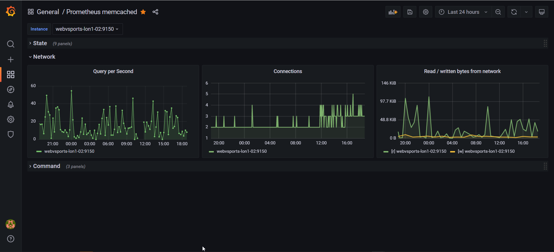
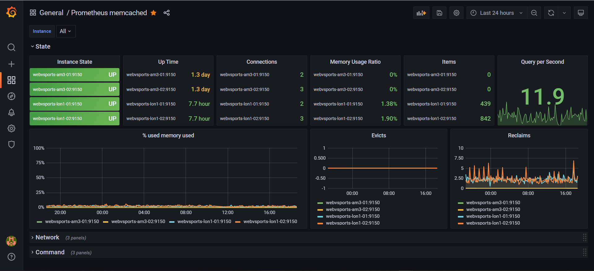
Prometheus memcached
Prometheus dashboard for memcached servers
- Follow prometheus-memcached-exporter, or ansible recipe.
Data source config
Collector config:
Upload an updated version of an exported dashboard.json file from Grafana
| Revision | Description | Created | |
|---|---|---|---|
| Download |
Memcached
Easily monitor Memcached, the distributed, in-memory key-value store, with Grafana Cloud's out-of-the-box monitoring solution.
Learn more