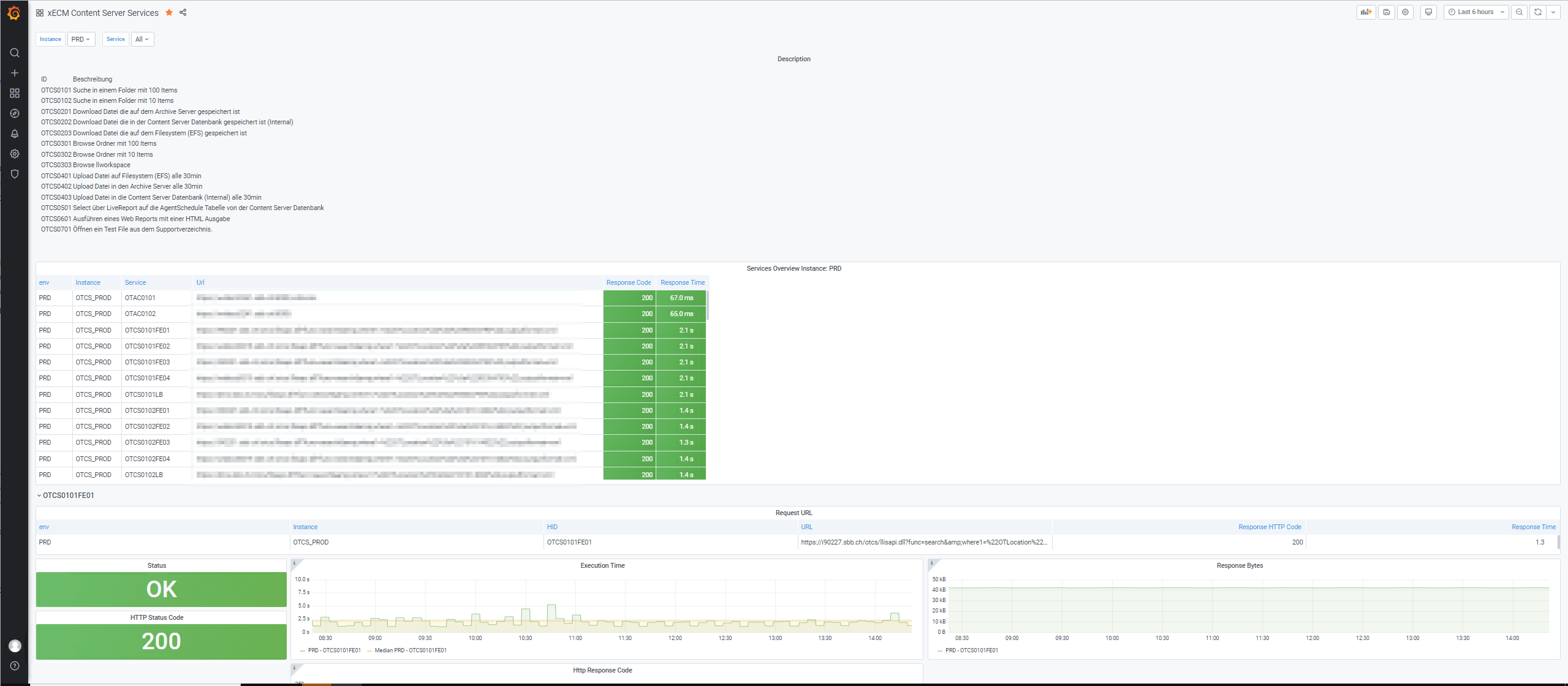
opentext xECM Content Server Services
opentext Content Servcer Services Monitoring Source: opentext Monitoring Agent.
Data source config
Collector config:
Upload an updated version of an exported dashboard.json file from Grafana
| Revision | Description | Created | |
|---|---|---|---|
| Download |
