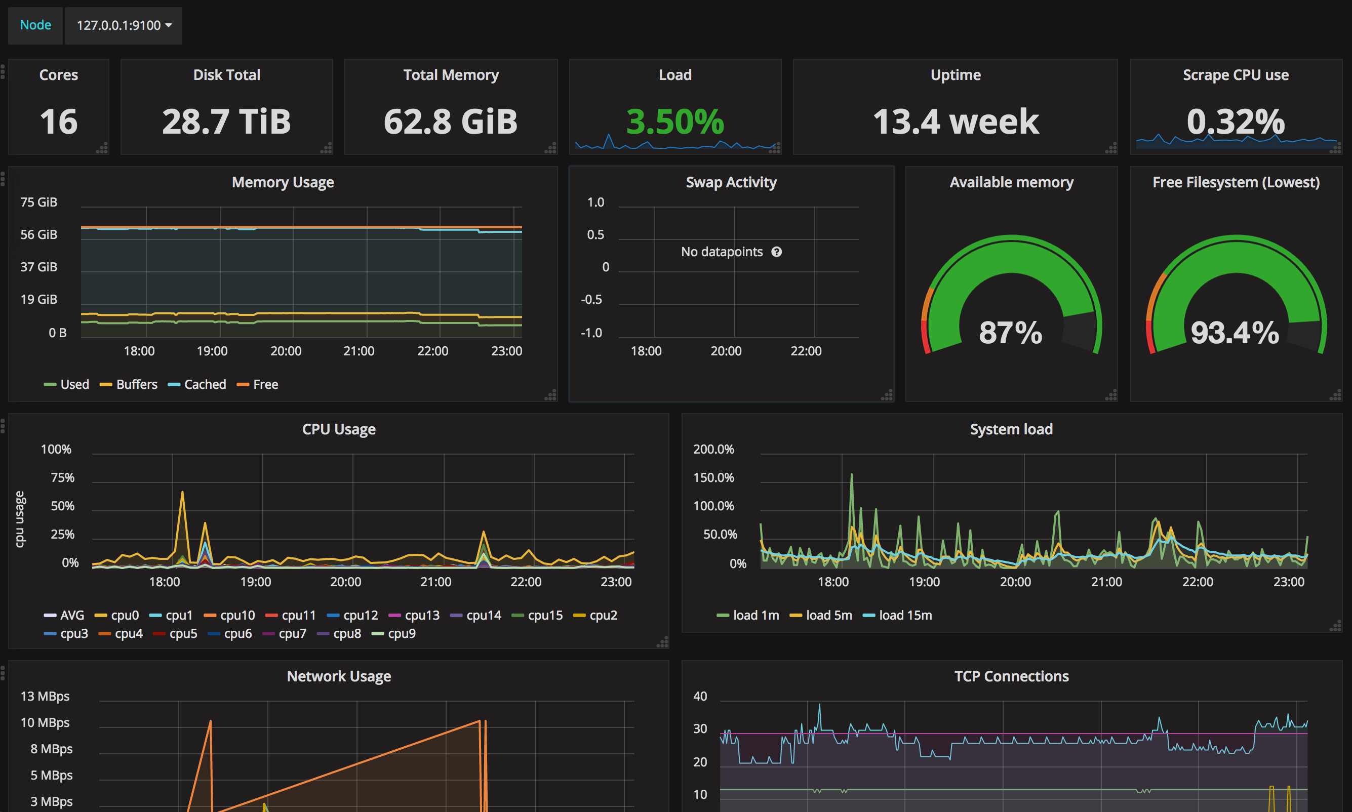
Node exporter stats
Dashboard to get an overview of one server
Based on https://grafana.net/dashboards/704. Support CPU, memory, disk I/O, network I/O, network connections, etc
Data source config
Collector config:
Upload an updated version of an exported dashboard.json file from Grafana
| Revision | Description | Created | |
|---|---|---|---|
| Download |
Linux Server
Monitor Linux with Grafana. Easily monitor your Linux deployment with Grafana Cloud's out-of-the-box monitoring solution.
Learn more