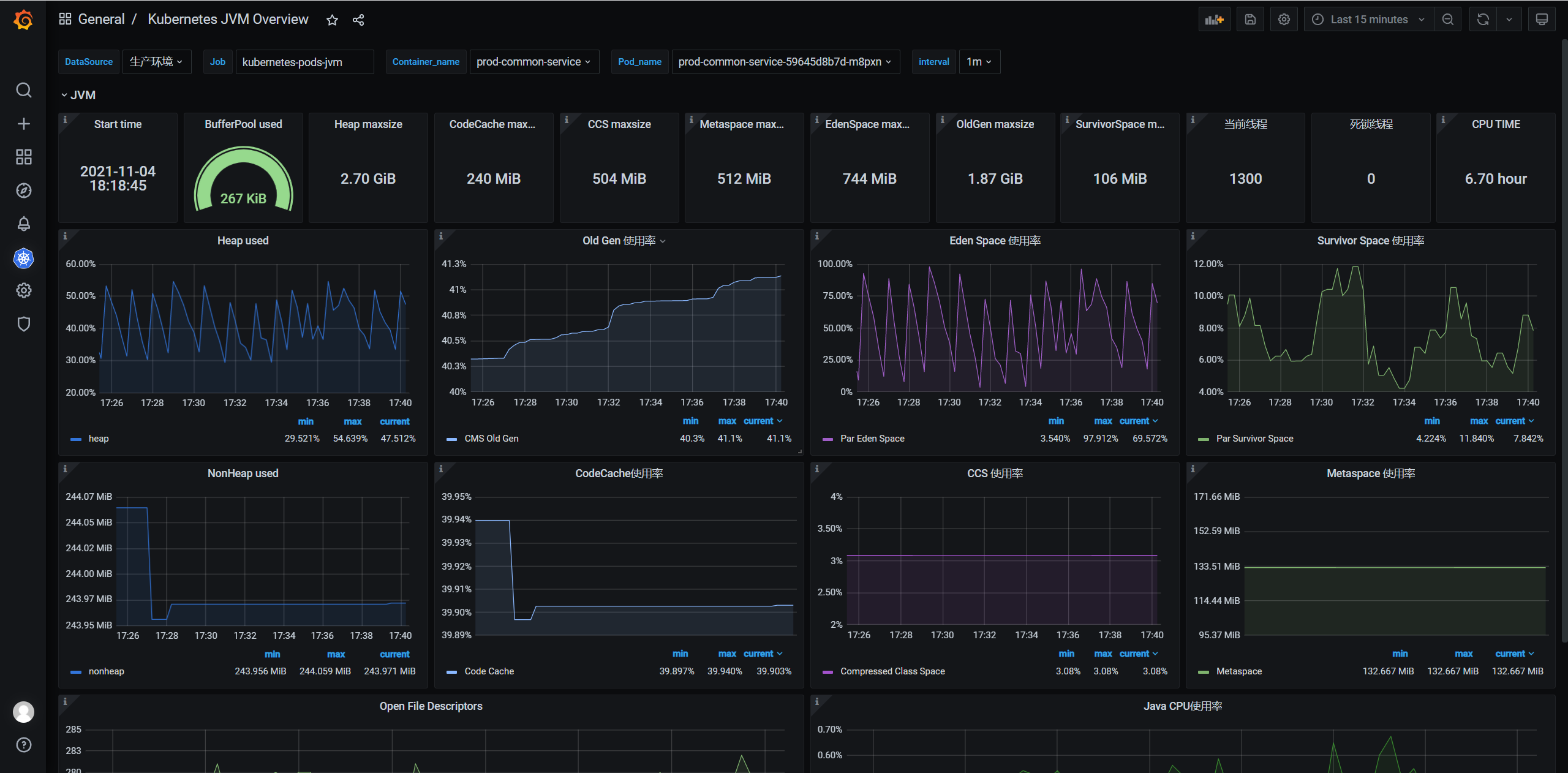
Kubernetes JVM Overview
Kubernetes Jvm图表展示
November 8th 2021, 5:40 PM
安装要求 jmx_prometheus_javaagent
具体下载地址
Data source config
Collector config:
Upload an updated version of an exported dashboard.json file from Grafana
| Revision | Description | Created | |
|---|---|---|---|
| Download |
Kubernetes
Monitor your Kubernetes deployment with prebuilt visualizations that allow you to drill down from a high-level cluster overview to pod-specific details in minutes.
Learn more