Docker cAdvisor container dashboard for AWS ECS
Docker cAdvisor with AWS ECS cluster selection
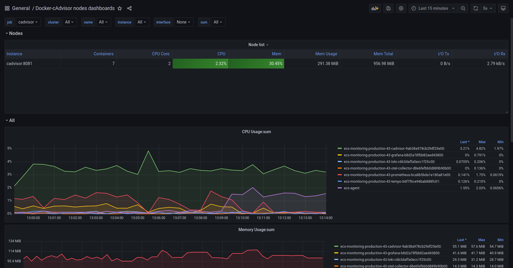
This dashboard will show cAdvisor metrics collected from Prometheus. The dashboard can be filtered by cluster name that is coming from AWS ECS and also by instance and job.
Data source config
Collector config:
Upload an updated version of an exported dashboard.json file from Grafana
| Revision | Description | Created | |
|---|---|---|---|
| Download |
AWS
Easily visualize and alert on more than 60 Amazon Web Services (AWS) resources using the fully managed Grafana Cloud platform.
Learn more