1 - Cluster & Node - Health & Scaling
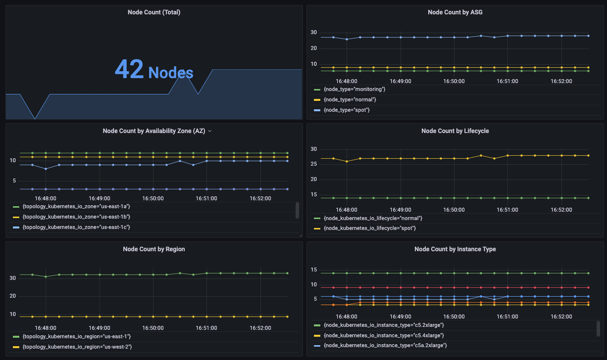
Node distribution on a number of axis (AZ, lifecycle, etc) + various other scaling metrics
Uses Prometheus node metrics to visualize node distribution by region, AZ, instance type, ASG, Lifecycle (spot vs OD), etc.
Data source config
Collector config:
Upload an updated version of an exported dashboard.json file from Grafana
| Revision | Description | Created | |
|---|---|---|---|
| Download |
Linux Server
Monitor Linux with Grafana. Easily monitor your Linux deployment with Grafana Cloud's out-of-the-box monitoring solution.
Learn more