TDengine Alert Demo
TDengine database Alert Feature Demo Dashboard
Now TDengine data source plugin provides basic alert feature support by backend plugin since version 3.1.0. But it has some known limits currently:
- The sql statement only supports two variables:
$fromand$to. - When using grafana's alert function, you must use
SQLas theTypeoption. That means, arithmetic expression will not work as you expected for alert. - In addition, only
ALIAS BYandINPUT SQLare valid. So alert does not work if you requires the time-shift feature.
We've published a dashboard (15155) for you to under stand how alert working.
Here is the details:
First, you should have a notification channel, if no, add a new one in http://localhost:3000/alerting/notification/new(here we use AlertManager for test, we also provides a webhook example here, in webhook/ directory)

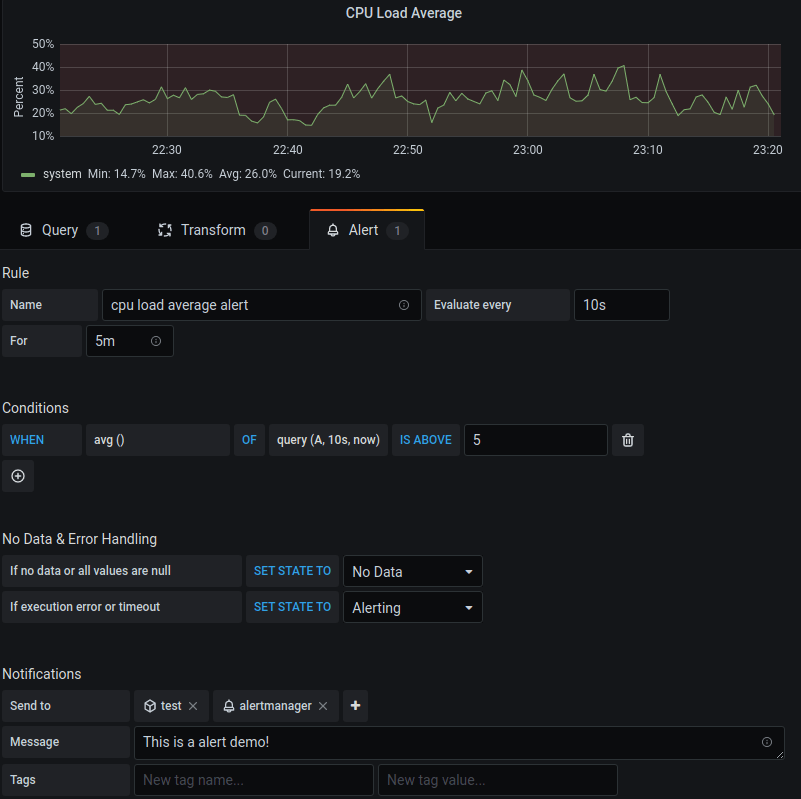
Second, set the alert query in panel like this:

Config the alert rule and notifications:

Test it with Test rule button, it should return firing: true:

In alert manager dashboard, you could see the alert:

Data source config
Collector config:
Upload an updated version of an exported dashboard.json file from Grafana
| Revision | Description | Created | |
|---|---|---|---|
| Download |