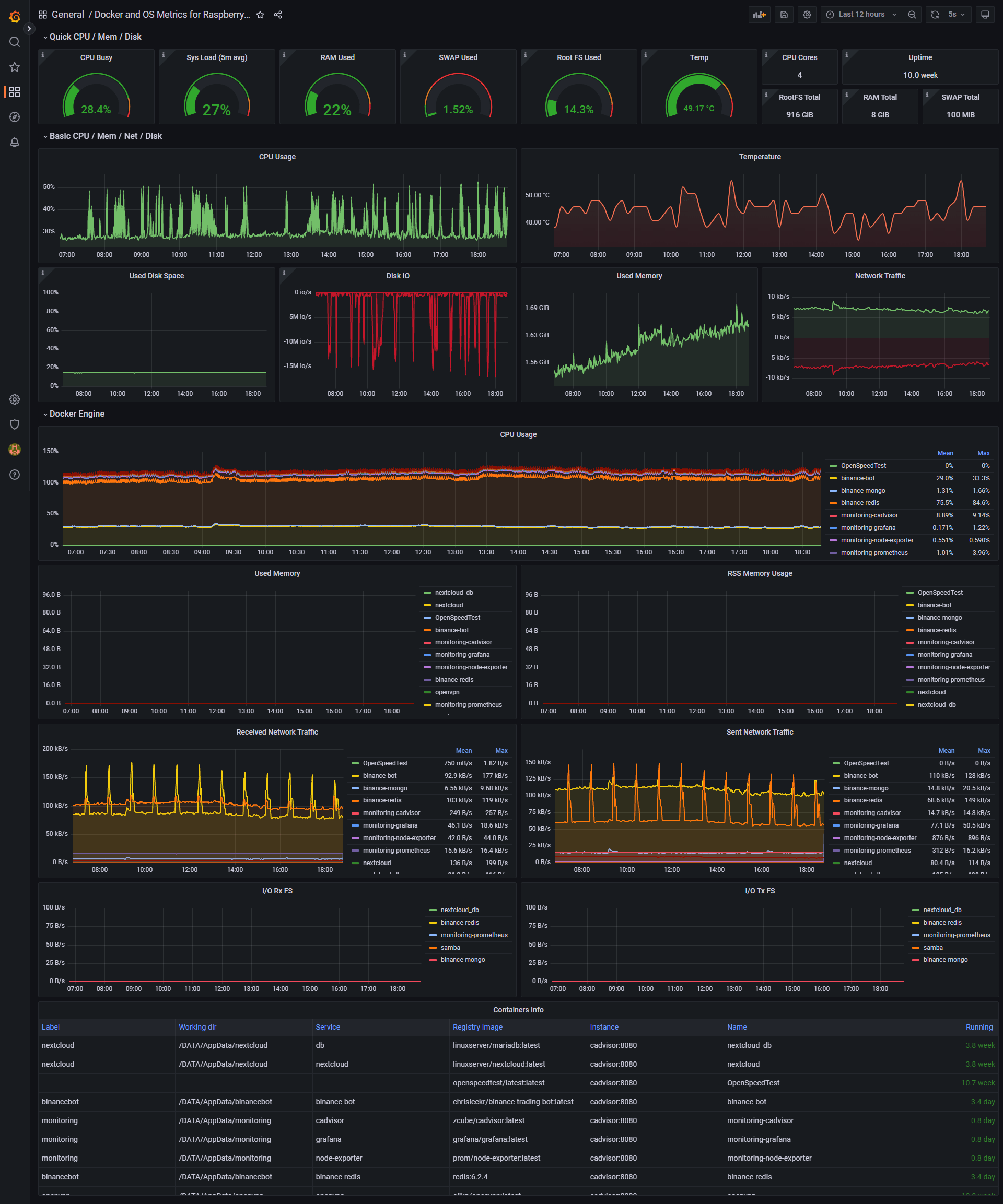
Raspberry Pi & Docker Monitoring

Dashboard with details of the containers and host metrics for Raspberry Pi by Oijkn.

Raspberry Pi & Docker Monitoring screenshot 1

? Check out our project on GitHub for more information about deploying our stack.

Revisions
RevisionDescriptionCreated
Docker

Docker

by Grafana Labs
Grafana Labs solution

Easily monitor Docker with Grafana Cloud's out-of-the-box monitoring solution.

Learn more

Get this dashboard

Import the dashboard template

or

Download JSON

Datasource
Dependencies