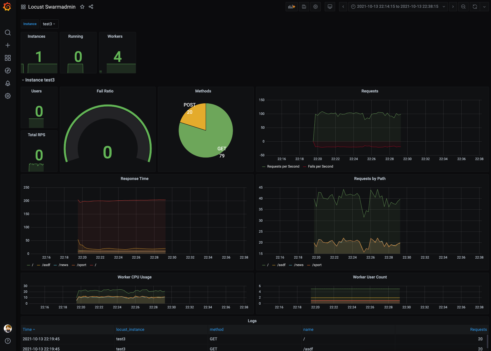
Locust Swarmadmin
Locust Swarmadmin is a API and Admin to start locust in a kubernetes Cluster to parallelizing locust.io loadtests
Swarmadmin is available here: https://github.com/mms-gianni/swarmadmin
Exporter is included in the Swarmadmin container
Data source config
Collector config:
Upload an updated version of an exported dashboard.json file from Grafana
| Revision | Description | Created | |
|---|---|---|---|
| Download |
