njmon for Linux Processes v6

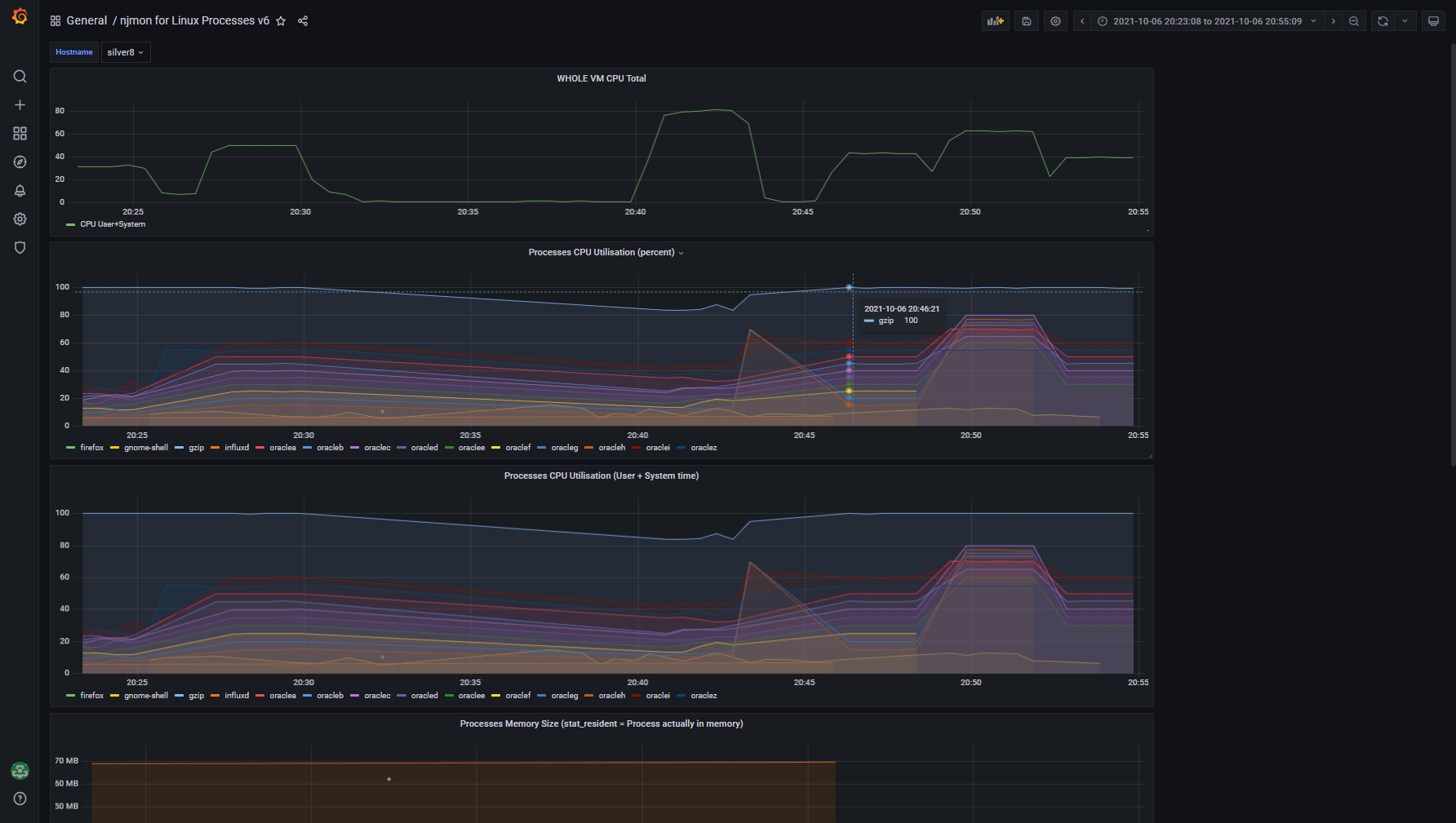
Use njmon on AIX for Linux v76+ You need to request Process data to be collected using the -P option. Also use the -t 5 option to only collect processes using 5% of a CPU or more. This eliminates lots of process data for minor CPU using processes. Even try -t 50 to capture the naughty list of processes (some might be in accidental loops or stuck in loop).

njmon for Linux Processes v6 screenshot 1
njmon for Linux Processes v6 screenshot 2
njmon for Linux Processes v6 screenshot 3

Top graph is the Virtual Machine CPU use - if this is low there is not much point looking at further details. Then by process:

  • CPU Percent
  • CPU user + system
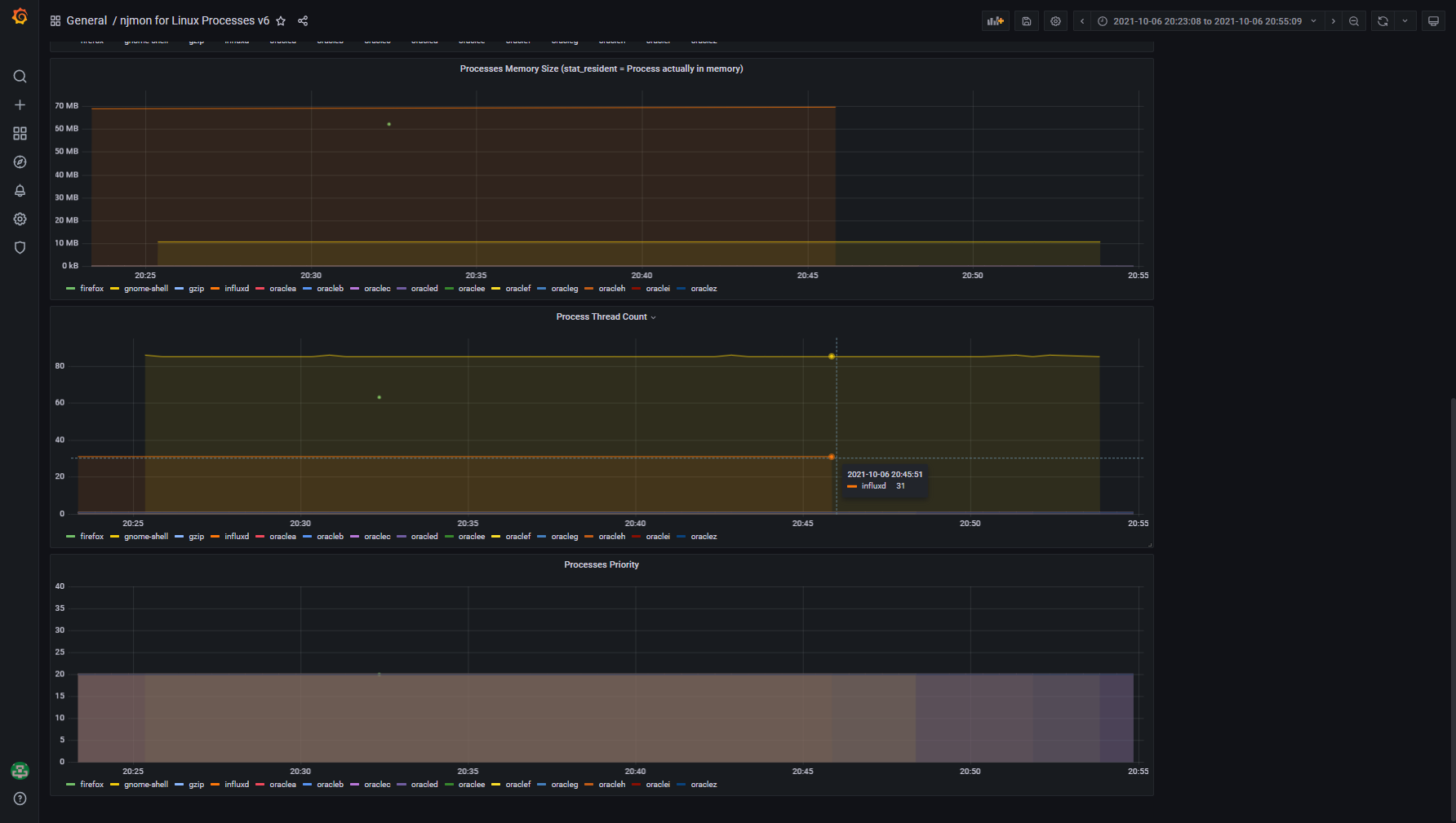
  • Memory resident set size = Actually in memory pages (not on disk or paging space)
  • Thread count
  • Priority There are many other values you could graph
Revisions
RevisionDescriptionCreated
Linux Server

Linux Server

by Grafana Labs
Grafana Labs solution

Monitor Linux with Grafana. Easily monitor your Linux deployment with Grafana Cloud's out-of-the-box monitoring solution.

Learn more

Get this dashboard

Import the dashboard template

or

Download JSON

Datasource
Dependencies