njmon for AIX Simple Six PLUS njmon stats v2
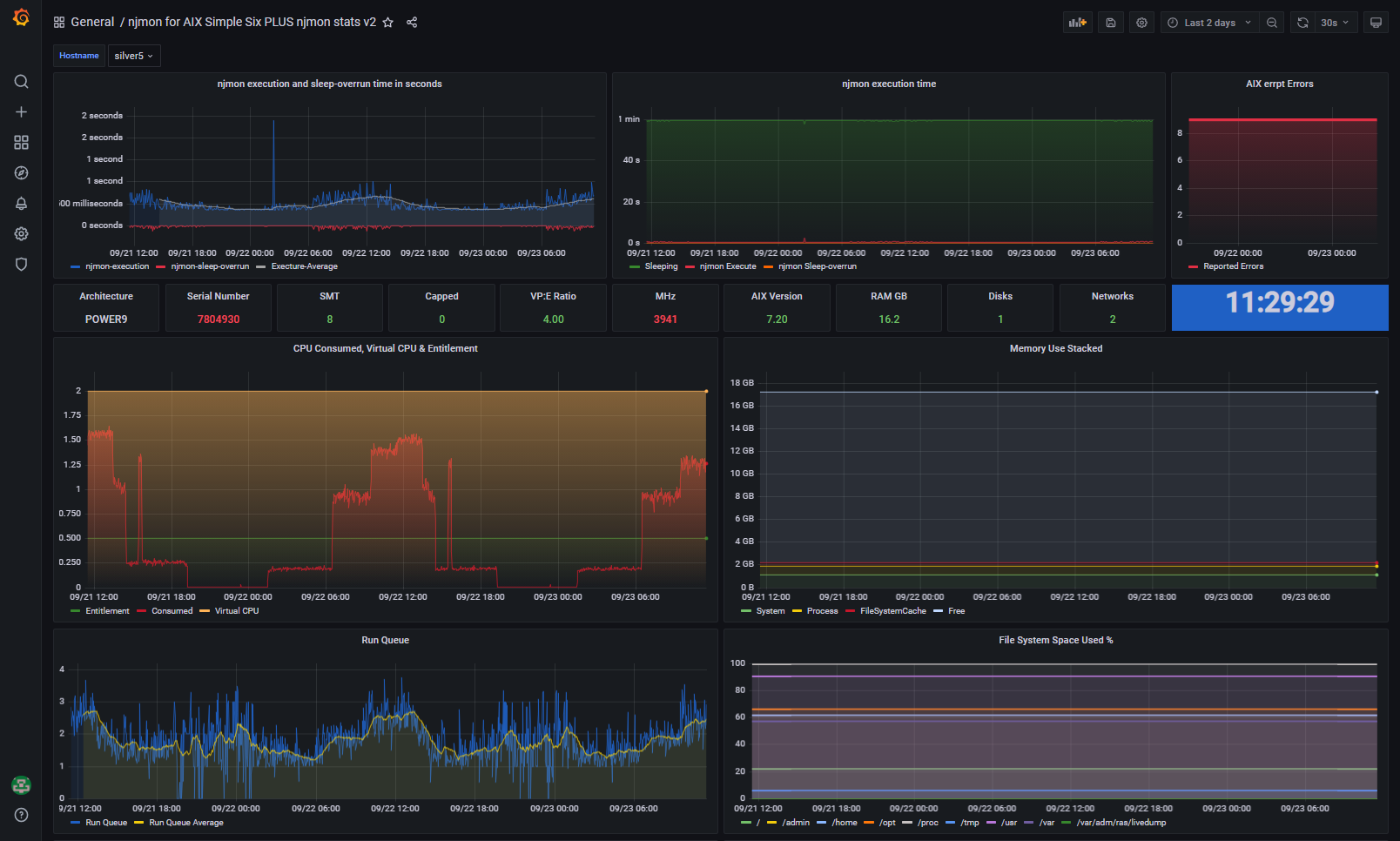
Use njmon on AIX v78+ Includes monitoring the njmon data collector itself as a synthetic transaction. Using its execution time (if its fighting for CPU cycles to complete or not) and sleep overrun (failing to wake up promptly). A very good way to determine if the Virtual Machine is nearing an over stressed condition.
Collector is njmon for AIX version 78 or higher
Data source config
Collector config:
Upload an updated version of an exported dashboard.json file from Grafana
| Revision | Description | Created | |
|---|---|---|---|
| Download |
