APC UPS Detailed Summary
A Flux-based modification of the InfluxQL-based dashboard from https://grafana.com/grafana/dashboards/12625 - thank you, jenniferhatches. Modifications pertain to layout (less emphasis on power consumption costs), colour thresholds for UPS Runtime, and the addition of power factor calculated based on maximum load/real power (watts) and maximum apparent power (volt-amps) supported by the UPS, as well as correct representation of the calculated load and total UPS consumption as a function of load percentage. You will need to manually alter the load power figures for the "maxwatt" variable, in accordance with APC's official specifications for your UPS unit(s). "maxvoltamp" variable will continue to automatically extract its value from the model name, as per the previous author's design. Notes for Revision 2: Completely revamped the calculation for kWh graphs, which were so far away from accuracy I'm embarrassed I overlooked them when interpreting the code from InfluxQL to Flux. Correctly using integral function for gathering kWh consumption in both 24hr and 1M periods.
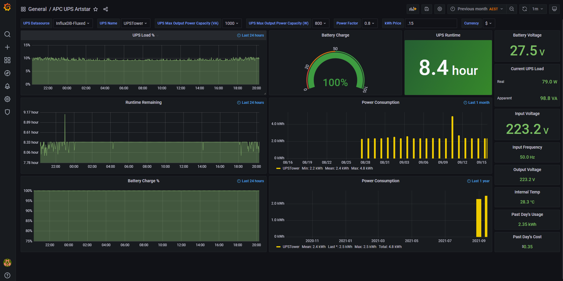
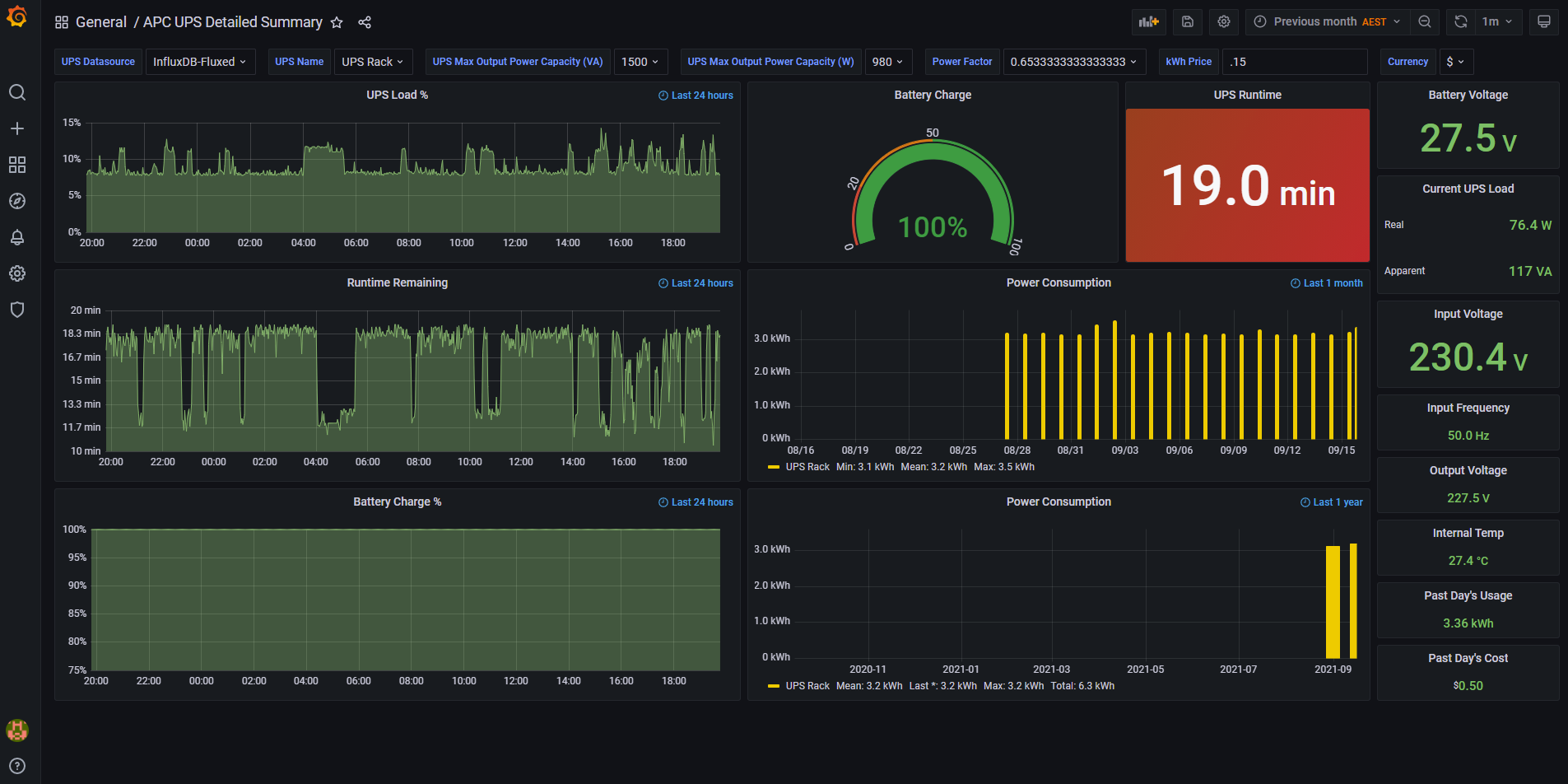
The greater focus for this dashboard over the original versions from other contributors was concerning the performance of the UPS rather than the consumption and cost analysis that they incorporated. Parts of that were retained but the detailed graphing of power (load and total apparent) and runtime were the prime focus here, to assist with predicting the failure of battery packs. This meant implementing InfluxDB 2.0 to allow for conditional calculations on the map() function for the purposes of calculating power factor for any future applications that I hadn’t thought of at the time of uploading this.
As noted in the Short Description, a few additional variables have been built, one of which requires manual input, as it’s not stored with the UPS. Check on the APC UPS official website for the specifications concerning the Maximum Load Output of your specific UPS model (expressed in watts). Do not confuse this with the VA (volt-amps) number contained in the model number, which is apparent power. Modify your maxwatt variable with the respective value(s) of your UPS unit(s) as taken from APC’s official website, alongside their respective UPS names you have assigned to them (mine are simply called “UPSTower” and “UPS Rack”).
From what little I searched on the community forums, it doesn’t appear that the calculated Power Factor (PF) figure can be rounded off to two decimal places in the representation of those values in the variable summary bar at the top of the dashboard. If you find it as annoying as I do when it’s an irrational number, you can always hide the variable, as it’s not actually used in any of the dashboard’s panels anyway!
Feel free to drop me a line in the community forum if you have any questions or can educate me on any further improvements needed.
Data source config
Collector config:
Upload an updated version of an exported dashboard.json file from Grafana
| Revision | Description | Created | |
|---|---|---|---|
| Download |
