MongoDB
MongoDB Prometheus Exporter Dashboard. A fork inspired from https://grafana.com/grafana/dashboards/2583 which is made to work well with https://github.com/percona/mongodb_exporter.
Dependencies: Add Prometheus job to get data from mongodb cluster:
- job_name: mongodb
scrape_interval: 5s
static_configs:
- targets: ['example-mongodb-svc.mongodb:9216']Edit statefulset adding with your informations:
You need to change someDBs with: yourDatabase.yourCollection Example: config.transactions
and
create the metrics-user with permissions to get the necessary information from your database.
- name: mongodb-exporter
image: bitnami/mongodb-exporter:0.20.6
command: ["/bin/sh"]
args: ["-c", '/opt/bitnami/mongodb-exporter/bin/mongodb_exporter --discovering-mode --mongodb.indexstats-colls=someDBs --mongodb.collstats-colls=someDBs --web.listen-address=":9216" --web.telemetry-path="/metrics" --mongodb.direct-connect=false --mongodb.uri="mongodb://${DBUSER}:${DBPASS}@${DBURL}/admin?ssl=false"']
imagePullPolicy: Always
env:
- name: DBURL
value: "localhost:27017"
- name: DBUSER
value: "metrics-user"
- name: DBPASS
valueFrom:
secretKeyRef:
name: metrics-user
key: password
ports:
- name: metrics
containerPort: 9216
protocol: TCP
resources:
limits:
cpu: "500m"
memory: 800M
requests:
cpu: "500m"
memory: 500M
securityContext:
allowPrivilegeEscalation: falseData source config
Collector config:
Upload an updated version of an exported dashboard.json file from Grafana
| Revision | Description | Created | |
|---|---|---|---|
| Download |
MongoDB
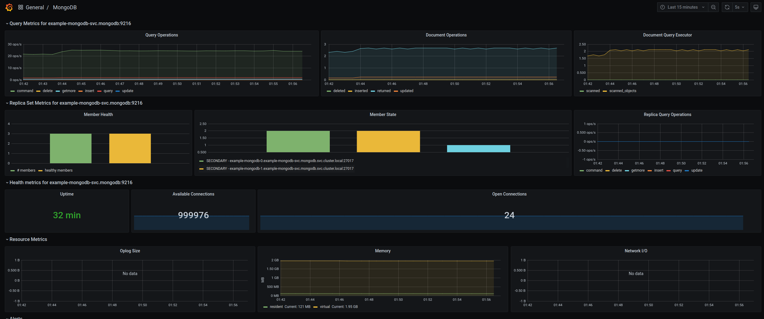
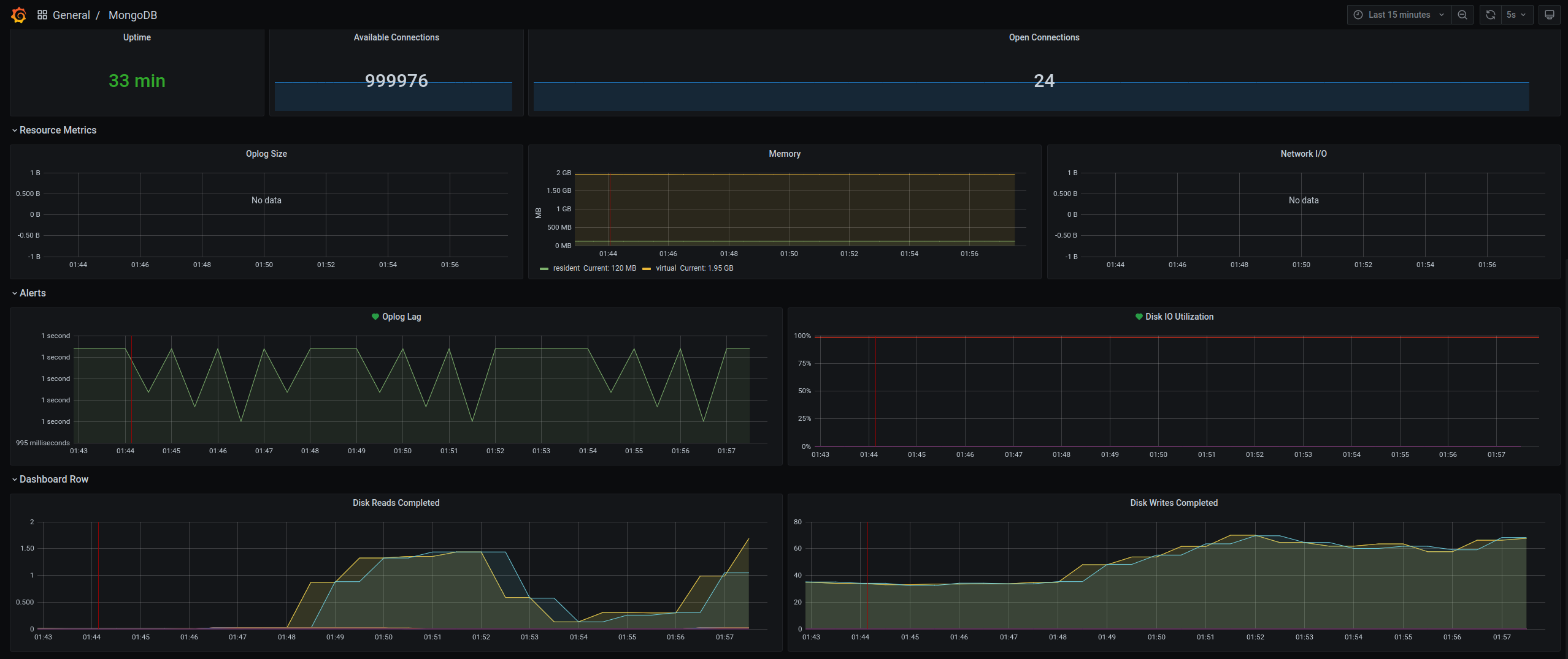
Easily monitor MongoDB, a general purpose, document-based, distributed database, with Grafana Cloud's out-of-the-box monitoring solution.
Learn more