VictoriaMetrics - vmalert
Overview for VictoriaMetrics vmalert v1.117.0 or higher
VictoriaMetrics vmalert overview
Requirements
vmalert: each revision may have different vmalert version requirements.
Grafana: each revision may have different Grafana version requirements.
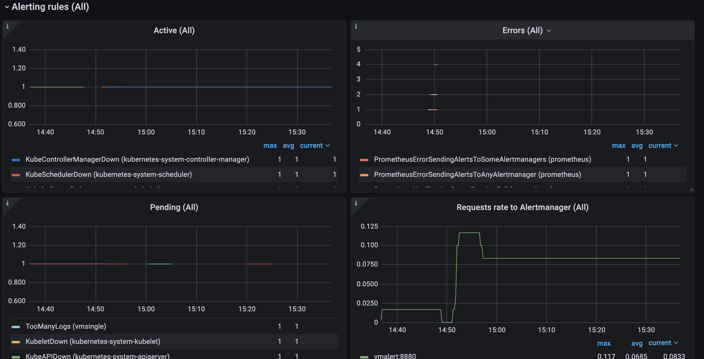
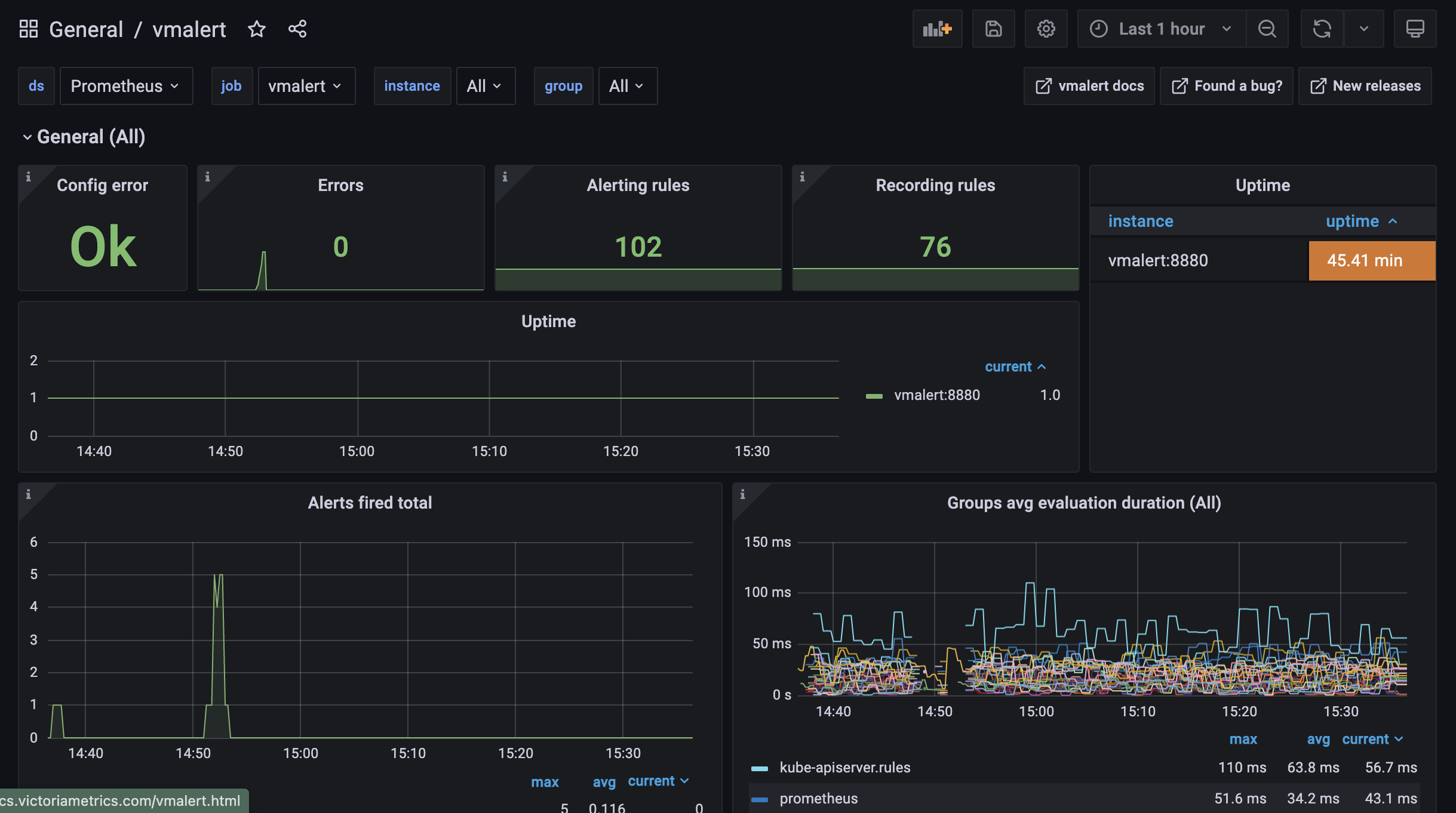
vmalert exports various metrics in Prometheus exposition format at http://vmalert-host:8880/metrics page. Configure vmagent or VictoriaMetrics single to scrape vmalert’s metrics. See also additional info about monitoring for vmalert.
In Grafana configure Prometheus datasource with VictoriaMetrics URL. Use this datasource when importing the dashboard.
Description
Dashboard contains visualization of most useful metrics displaying current state of the service. Most of the panels on dashboard contain additional information or explanation for graphs. If you have suggestions, improvements or found a bug - feel free to add issue or add review to the dashboard.
More information about VictoriaMetrics and vmalert.
Data source config
Collector config:
Upload an updated version of an exported dashboard.json file from Grafana
| Revision | Description | Created | |
|---|---|---|---|
| Download |
