TOTAL PANIC for KUSAMA & PolkaDOT Validators

Telemetry on the Telemetry for KUSAMA & PolkaDOT Validators Powerful analytics over the Telemetry Monitoring including Alert intergrations

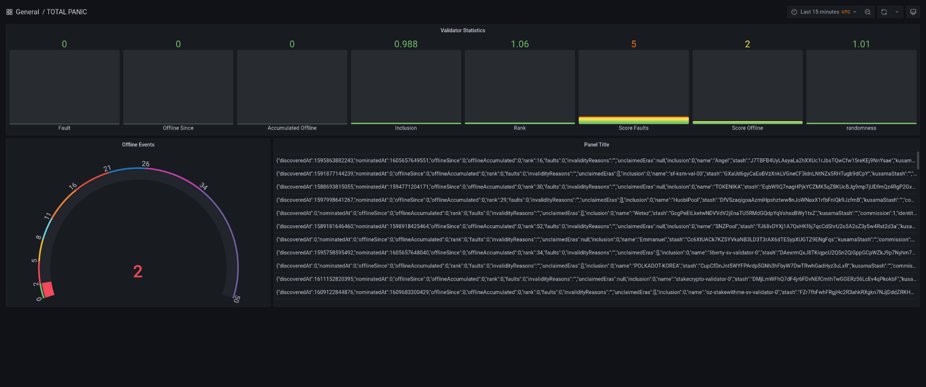
TOTAL PANIC for KUSAMA & PolkaDOT Validators screenshot 1

KUSAMA and PolkaDOT Telemetry Monitoring with Grafana Cloud and JSON API: https://github.com/TGReaper/Total-Panic

Powerful analytics over the Telemetry Monitoring including Alert intergrations with: DingDing, Discord, Email, Google Hangouts Chat, Hipchat, Kafka, Line, Microsoft Teams, Opsgenie, Pagerduty, Prometheus Alertmanager, Pushover, Sensu, Sensu, Slack, Telegram, Threema, VictorOps, Webhook, Zenduty

For Support && Nominations in KUSAMA NETWORK: Validators Display name. KSMNETWORK && KSMNETWORK-WEST

KUSAMA (KSM) Address H1bSKJxoxzxYRCdGQutVqFGeW7xU3AcN6vyEdZBU7Qb1rsZ

PolkaDOT (DOT) Address: 15FxvBFDd3X7H9qcMGqsiuvFYEg4D3mBoTA2LQufreysTHKA

Revisions
RevisionDescriptionCreated

Get this dashboard

Import the dashboard template

or

Download JSON

Datasource
Dependencies