Apache Flink (2021) Dashboard for Job / Task Manager
Dashboard for Job Manager and Task Manager, prepared for versions: 1.12.X, 1.13.X
Apache Flink
Dashboard for:
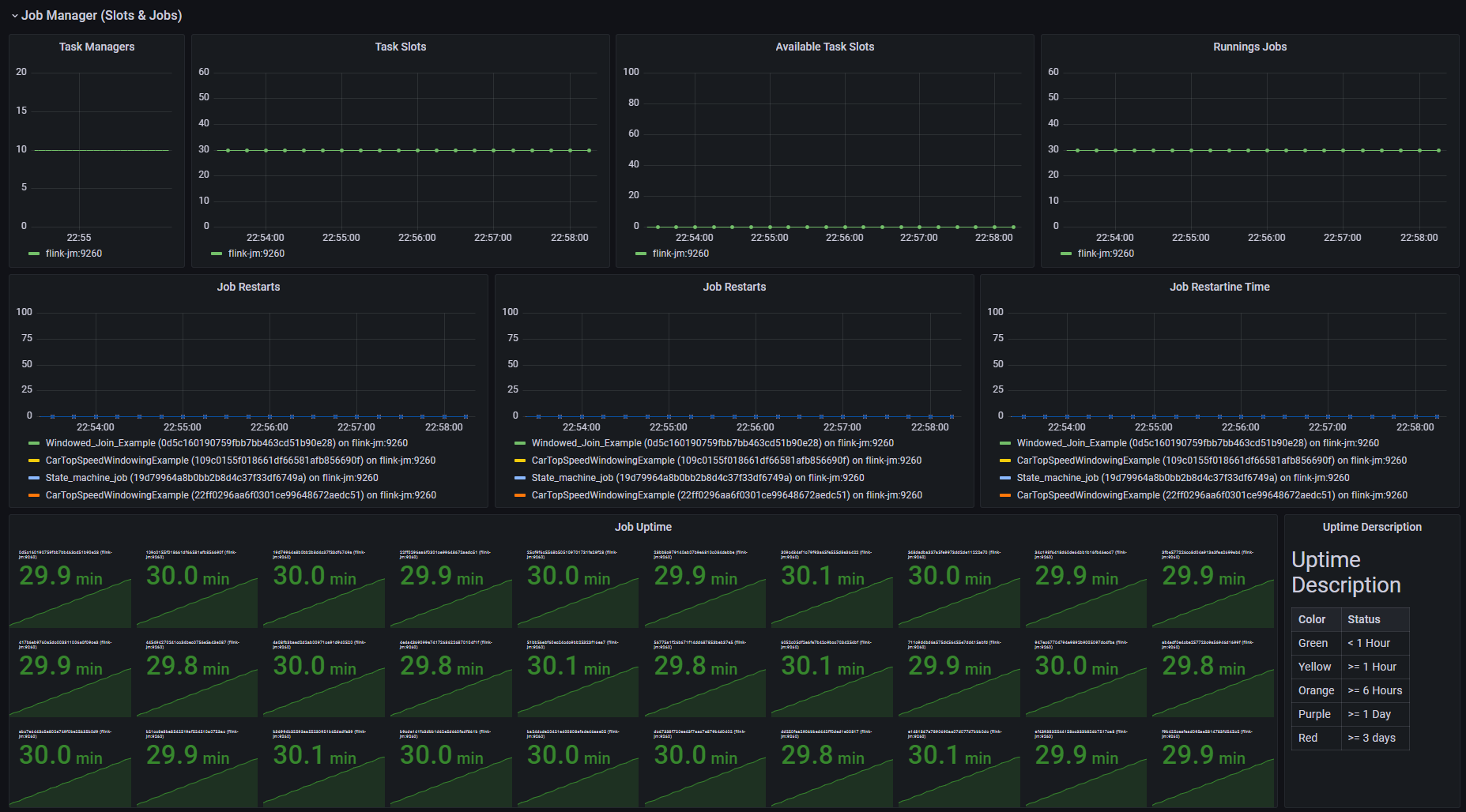
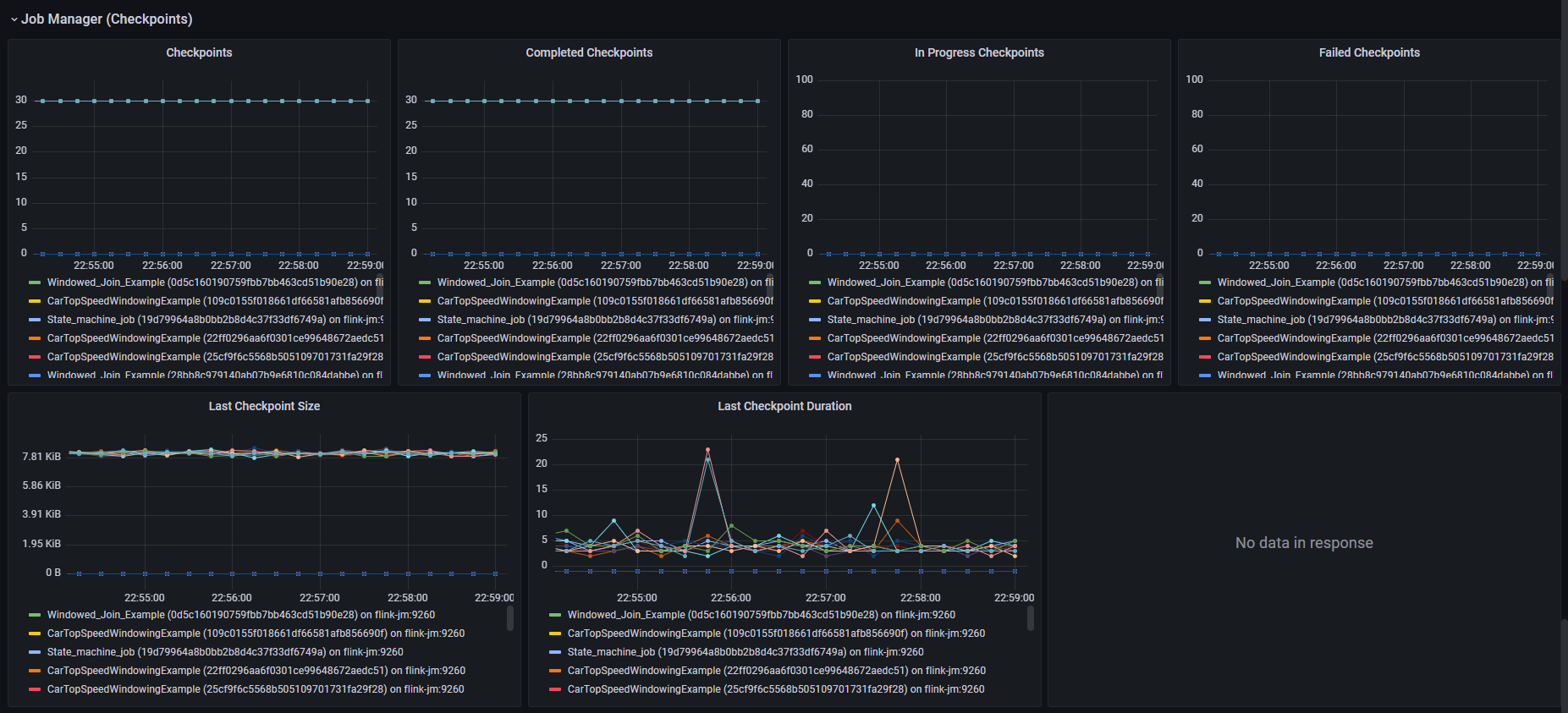
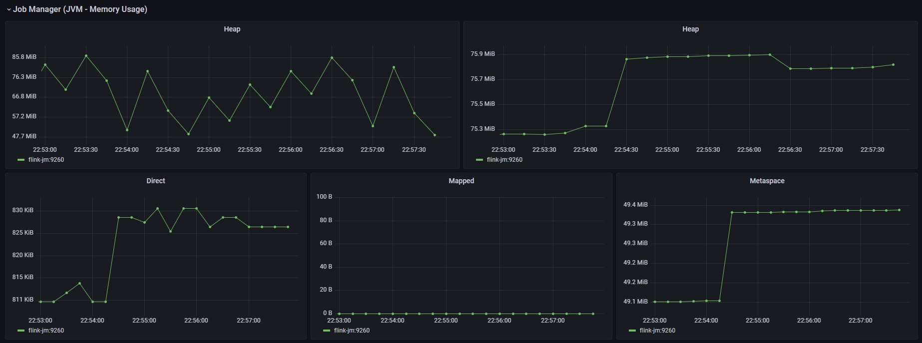
- Job Manager
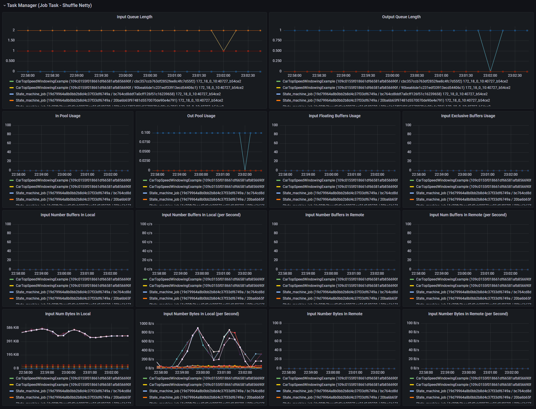
- Task Manager
Prepared for versions:
- 1.12.X
- 1.13.X
Proof of Concept
https://github.com/seemscloud/docker-apache-flink
global:
scrape_interval: 10s
evaluation_interval: 10s
scrape_configs:
- job_name: "flink-task-manager"
dns_sd_configs:
- names:
- 'flink-tm'
refresh_interval: 10s
type: 'A'
port: 9260
metrics_path: /
- job_name: "flink-job-manger"
static_configs:
- targets: [ "flink-jm:9260" ]
metrics_path: /Data source config
Collector config:
Upload an updated version of an exported dashboard.json file from Grafana
| Revision | Description | Created | |
|---|---|---|---|
| Download |
cert-manager
Easily monitor cert-manager, the certificate controller for Kubernetes and OpenShift, with Grafana Cloud's out-of-the-box monitoring solution.
Learn more