Nginx
Grafana Dashboard for Nginx Web Server.
Dashboard for Nginx Web Server.
Dependencies
- Change the permission of the log file. Usually access log file can be found at
/var/log/nginx/access/log. You can also find the path of the access log file in nginx.conf(Nginx Configuration file) file. Provide the path in the tail plugin of Telegraf. - Enable the sub status module in Nginx, and add the following virtual host config in Nginx Web Server
server {
listen 81 default_server;
listen [::]:81 default_server;
root /var/www/html;
index index.html index.htm index.nginx-debian.html;
server_name _;
location / {
try_files $uri $uri/ =404;
}
location /nginx_status {
stub_status;
allow 127.0.0.1;
deny all;
}
}Following the metrics monitor through the dashboard
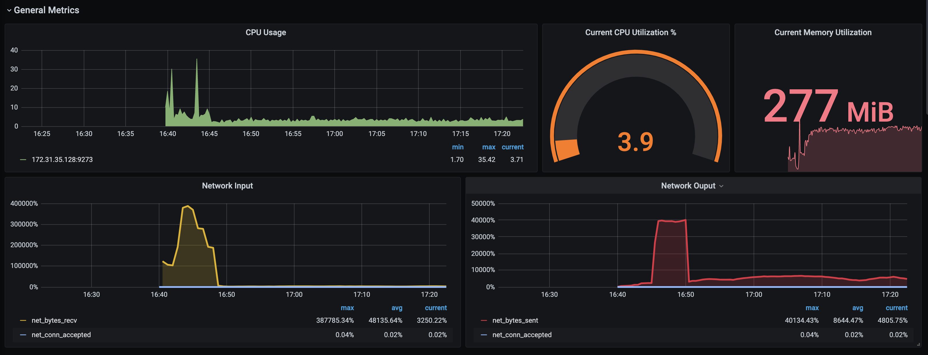
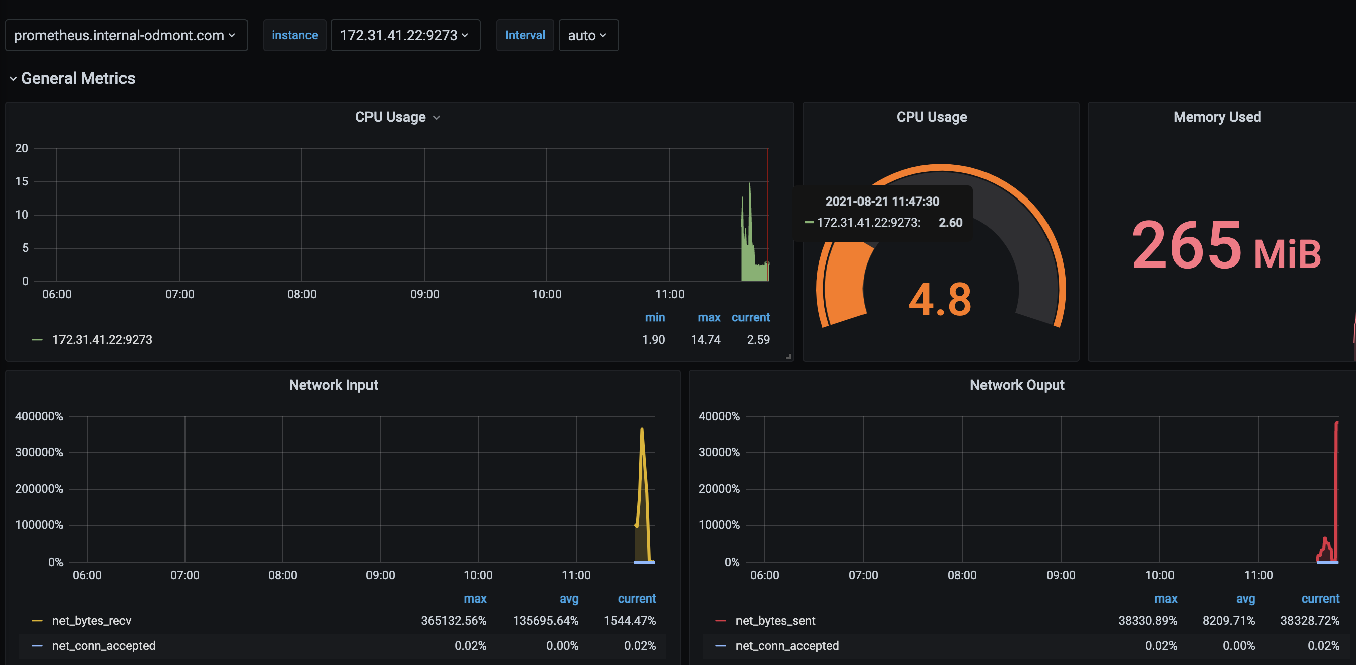
- CPU Usage
- Current CPU Utilization %
- Current Memory Utilization
- Network Input
- Network Ouput
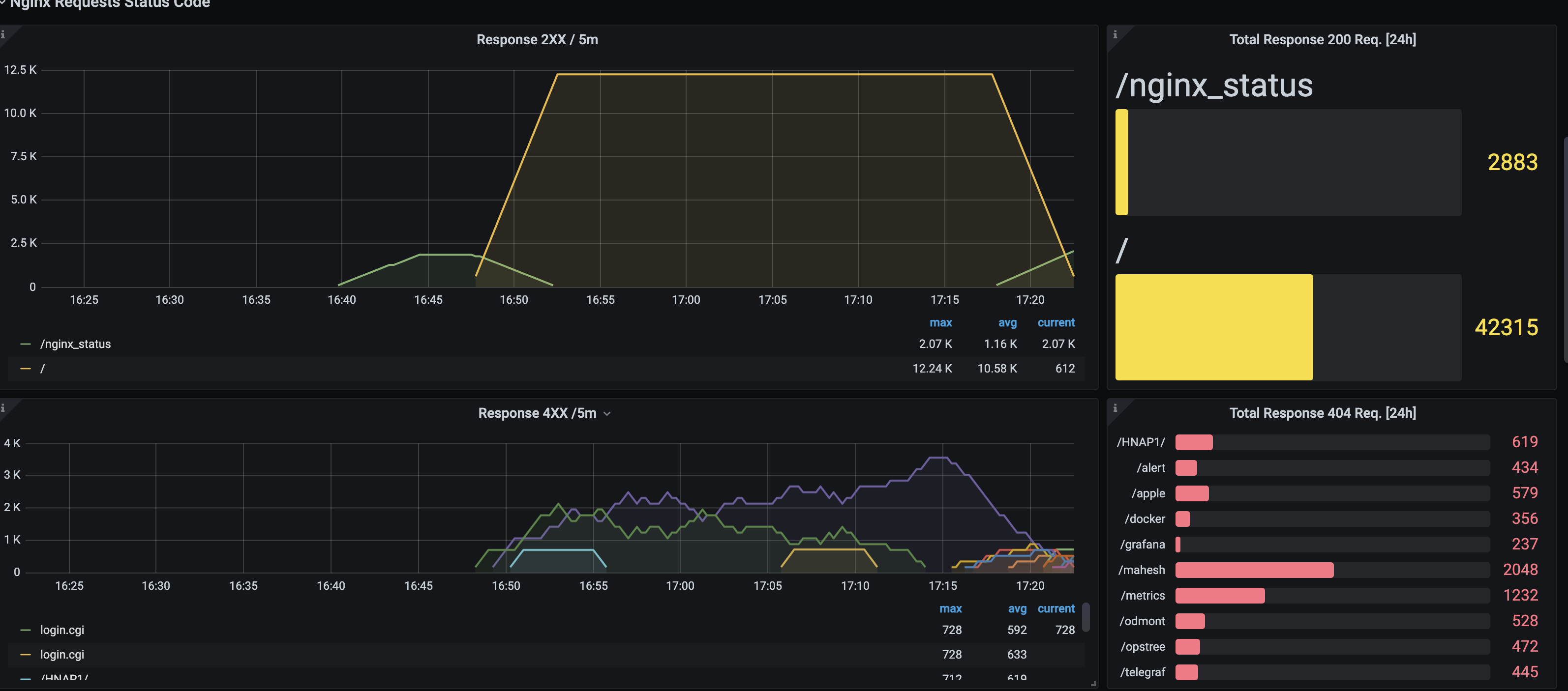
- Response 2XX / 5m
- Total Response 200 Req. [24h]
- Response 4XX /5m
- Total Response 404 Req. [24h]
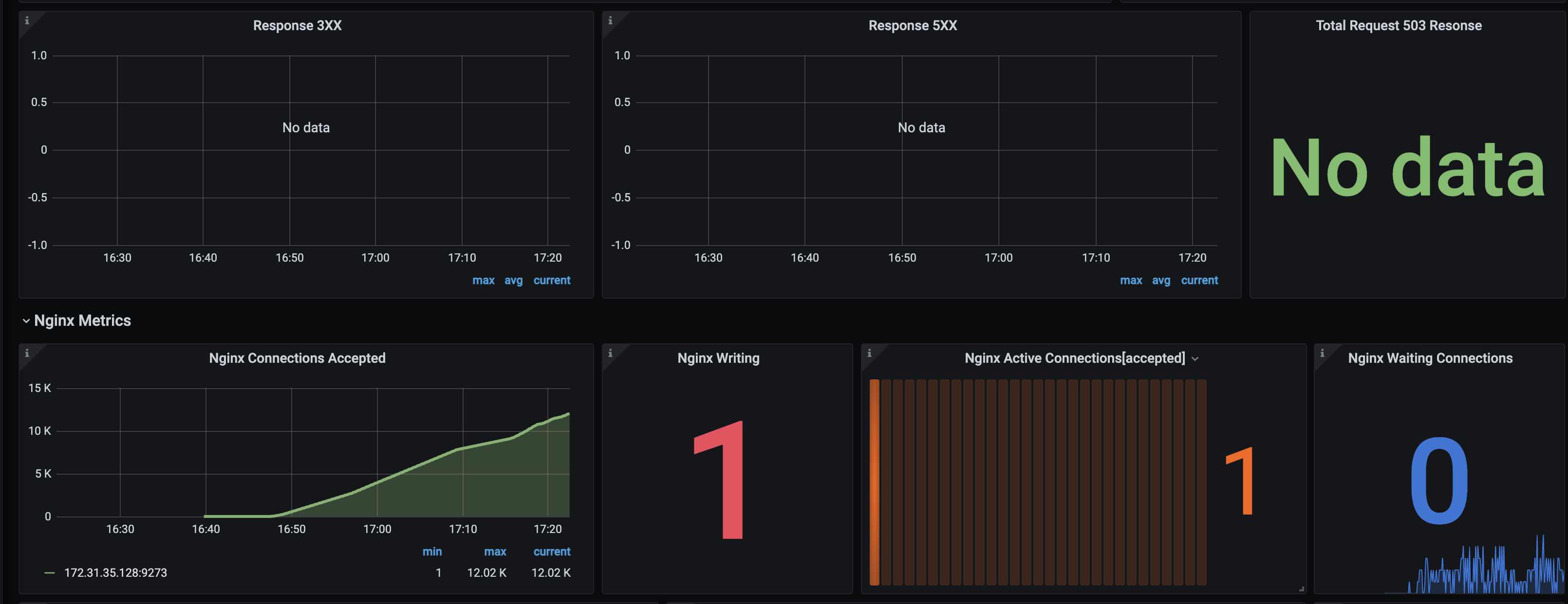
- Response 3XX
- Response 5XX
- Total Request 503 Resonse
- Nginx Connections Accepted
- Nginx Writing
- Nginx Active Connections[accepted]
- Nginx Waiting Connections
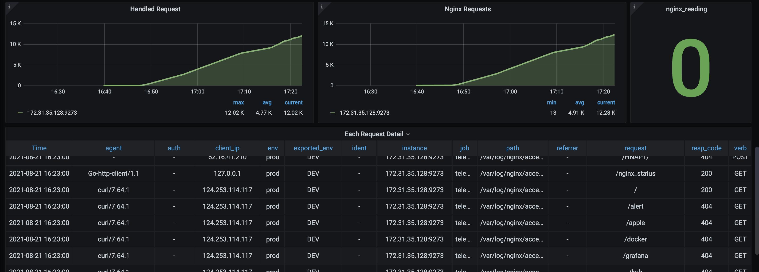
- Handled Request
- Nginx Requests
- nginx_reading
- Each Request Detail
Contributor Information
Data source config
Collector config:
Upload an updated version of an exported dashboard.json file from Grafana
| Revision | Description | Created | |
|---|---|---|---|
| Download |
NGINX
Easily monitor NGINX, an open source software for web serving, reverse proxying, caching, load balancing, media streaming, and more, with Grafana Cloud's out-of-the-box monitoring solution.
Learn more