IRIS
GKE-deployed IRIS metrics
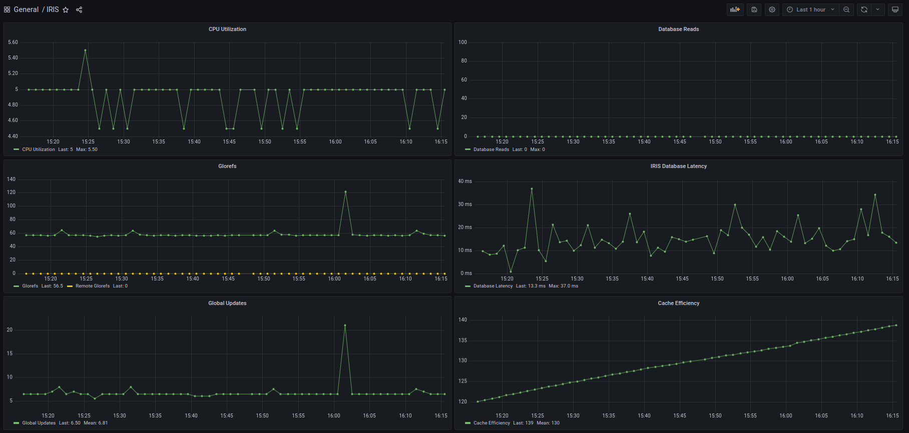
Shows IRIS metrics exposed in Prometheus format. Prerequisites: IRIS deployed in GKE, metrics are gathered by GKE-metrics-agent (based on OpenTelemetry) and sent to CloudMonitoring as custom-metrics.
Data source config
Collector config:
Upload an updated version of an exported dashboard.json file from Grafana
| Revision | Description | Created | |
|---|---|---|---|
| Download |
