Cosmos Dashboard
A Grafana dashboard compatible with all the cosmos-sdk and tendermint based blockchains.
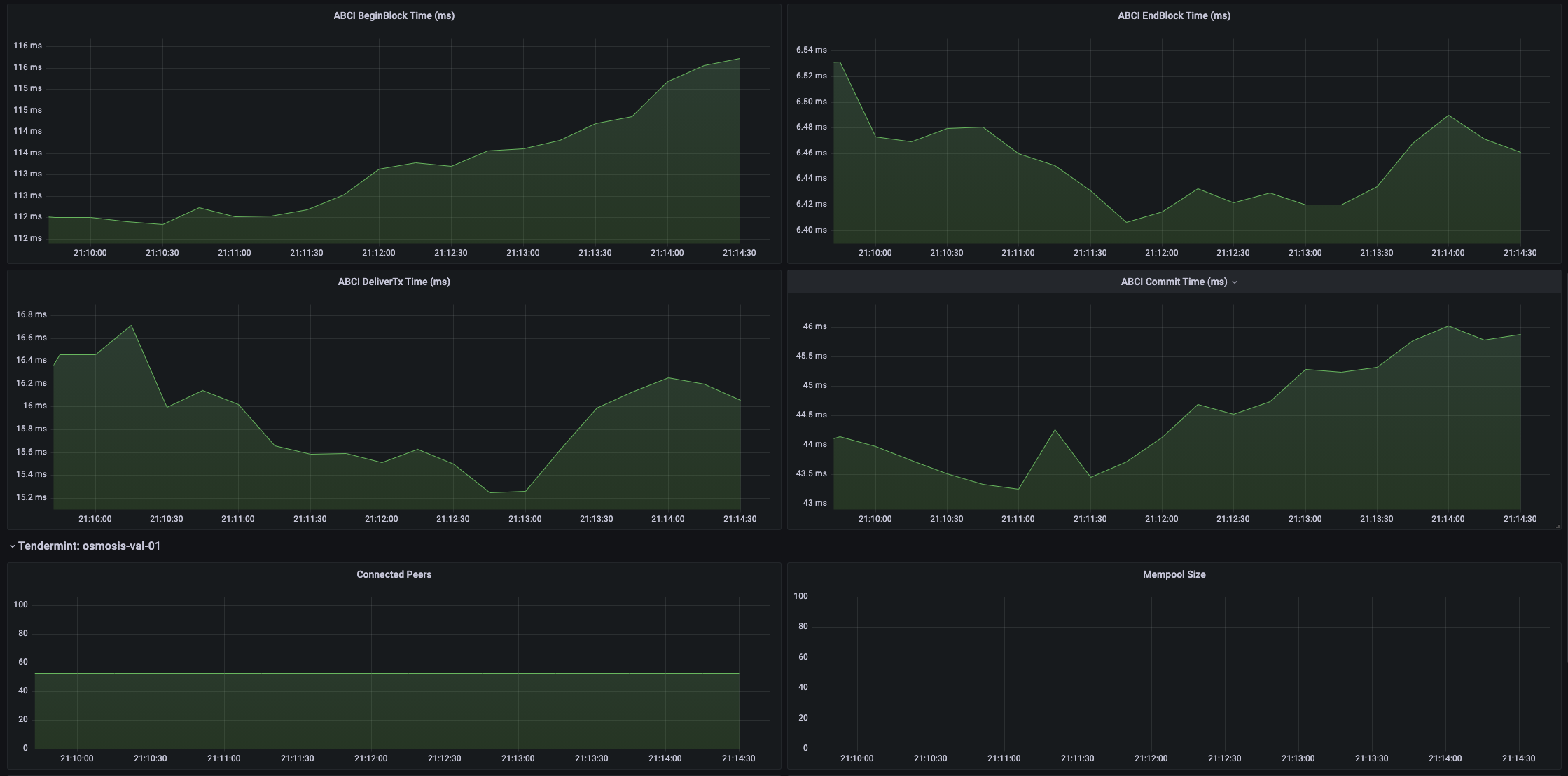
A Grafana dashboard providing useful dashboard for Cosmos-SDK and Tendermint-based blockchains. The dashboards contain relevant data from both Tendermint, e.g. network throughput, and the application, e.g. average BeginBlock duration.
Note, the Prometheus configuration must have a hostname label provided and the job must be called tendermint.
Data source config
Collector config:
Upload an updated version of an exported dashboard.json file from Grafana
| Revision | Description | Created | |
|---|---|---|---|
| Download |
Azure Cosmos DB
With the Grafana plugin for Azure Cosmos DB, you can quickly visualize and query your Azure Cosmos DB data from within Grafana.
Learn more