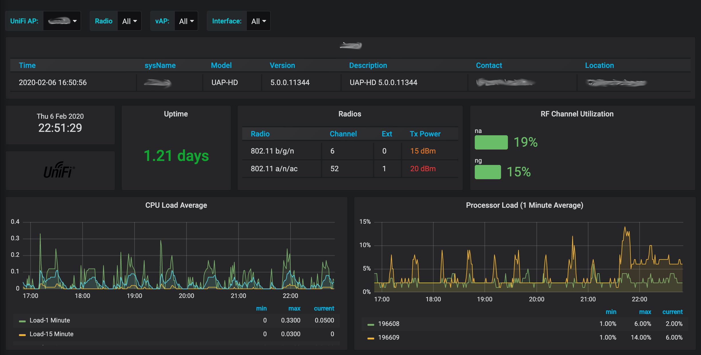
UniFi AP Dashboard
Ubiquiti Networks UniFi AP Dashboard
Overview
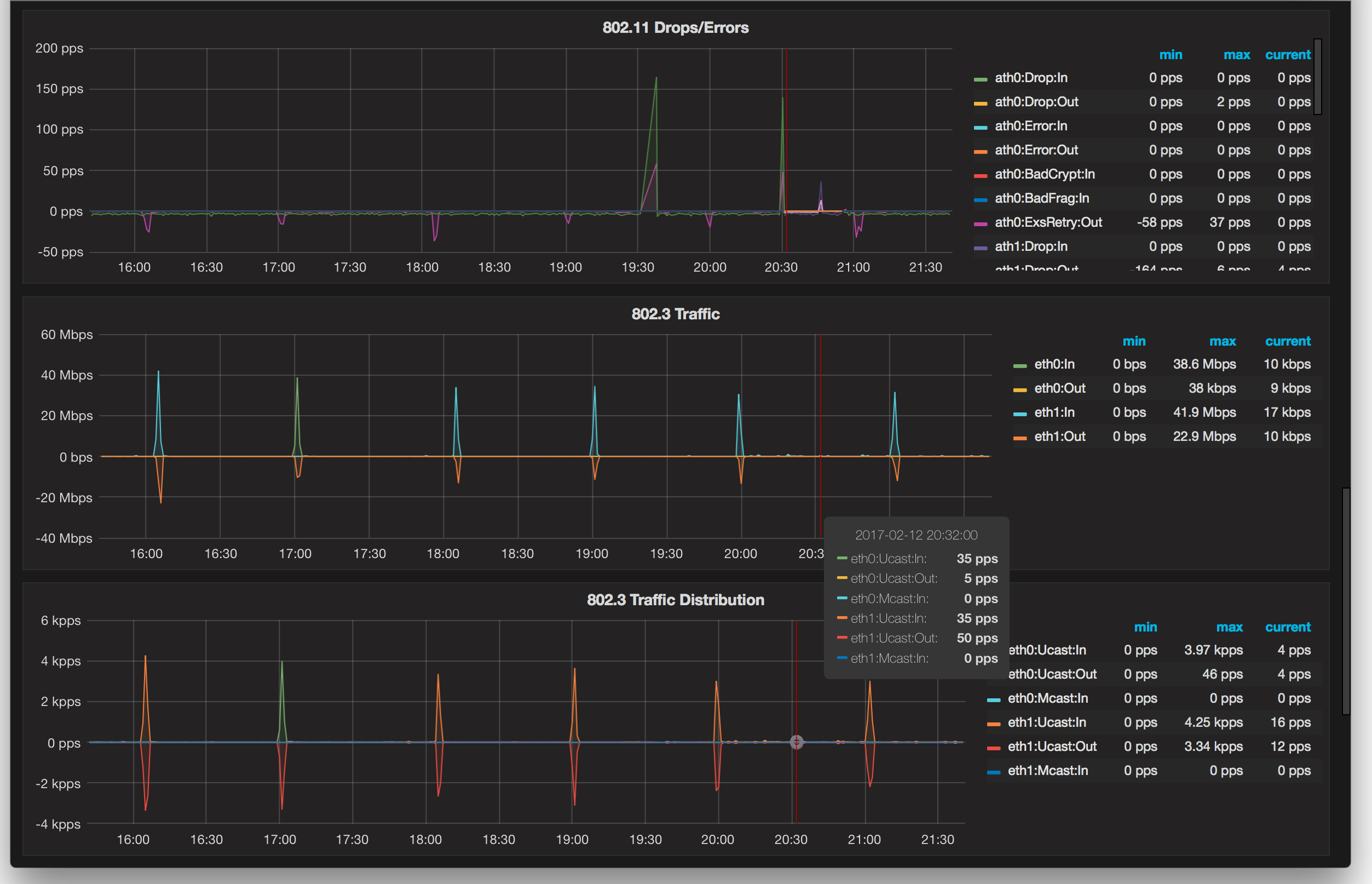
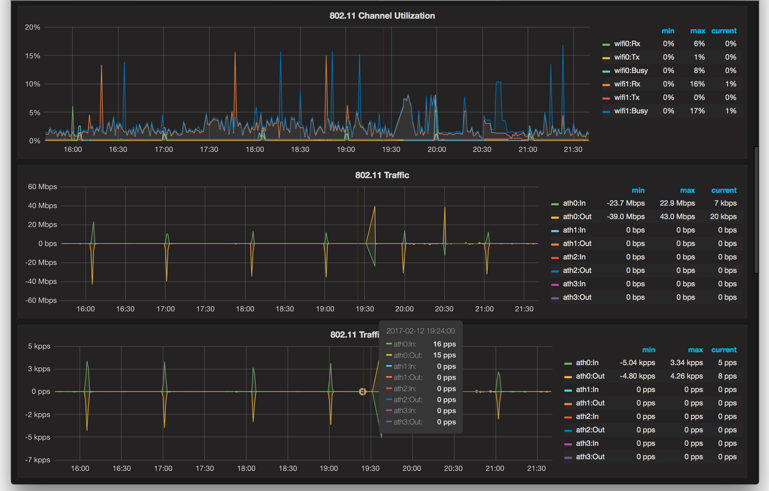
Detailed dashboard for monitoring of Ubiquiti UniFi Access Points.
Please Note that the collector configuration has been updated to support the current dashboard. If you are updating a previous revision of the dashboard please check the collector configuration as well to ensure it is current. The configuration is now dated for comparison.
This dashboard works with Gen2 and later APs. Gen1 APs do support monitoring via SNMP, however they provide very little instrumentation due to the lack of support for the IF-MIB and UBNT-UniFi-MIB mibs.
The Telegraf collector configuration is MIB-based so all of the required MIBs will need to be available for the collector to perform the needed translations. Most SNMP distributions available on most platforms already provide these with one exception (see below). This configuration uses the “new” SNMP plugin for Telegraf, so SNMP monitoring must be enabled in the UniFi controller. The ‘agents’ list in the configuration is of the actual APs themselves, however, and not the controller.
This dashboard does display the SNMP contact and location detail, but there is currently no method to configure these via the UniFi controller. Instead, these may be set (optionally, as desired) using the method described in UniFi - How to make persistent changes to UAP(s) system.cfg. Two simple additions to the config.properties file apply this to all APs in a given site (adjust the item number and values as appropriate):
config.system_cfg.1=snmp.contact=admin@mydomain.com
config.system_cfg.2=snmp.location=somewhereNotes
The Unifi MIB locations may be found in the UniFi Updates Blog announcements for UniFi releases. These should be downloaded and placed in the default SNMP MIBs location on the server where the Telegraf instance is running.
Change history
6 February 2020: Removed CCQ as it is no longer supported for UniFi APs. It never actually worked anyway; Added radio band to to legends as appropriate; Refactored channel and power level; Cleaned up many queries. Note this update requires an updated telegraf inputs configuration as well.
11 April 2017 (v4): Added selector for radio; Updated channel/power panels to properly reflect both radios when multiple SSIDs are configured. This change requires an updated Telegraf collector configuration dated no earlier than this same date.
References
This dashboard and dependent configurations may also be found at https://github.com/WaterByWind/grafana-dashboards
License
This dashboard is distributed under The MIT License (MIT)
Data source config
Collector config:
Upload an updated version of an exported dashboard.json file from Grafana
| Revision | Description | Created | |
|---|---|---|---|
| Download |
