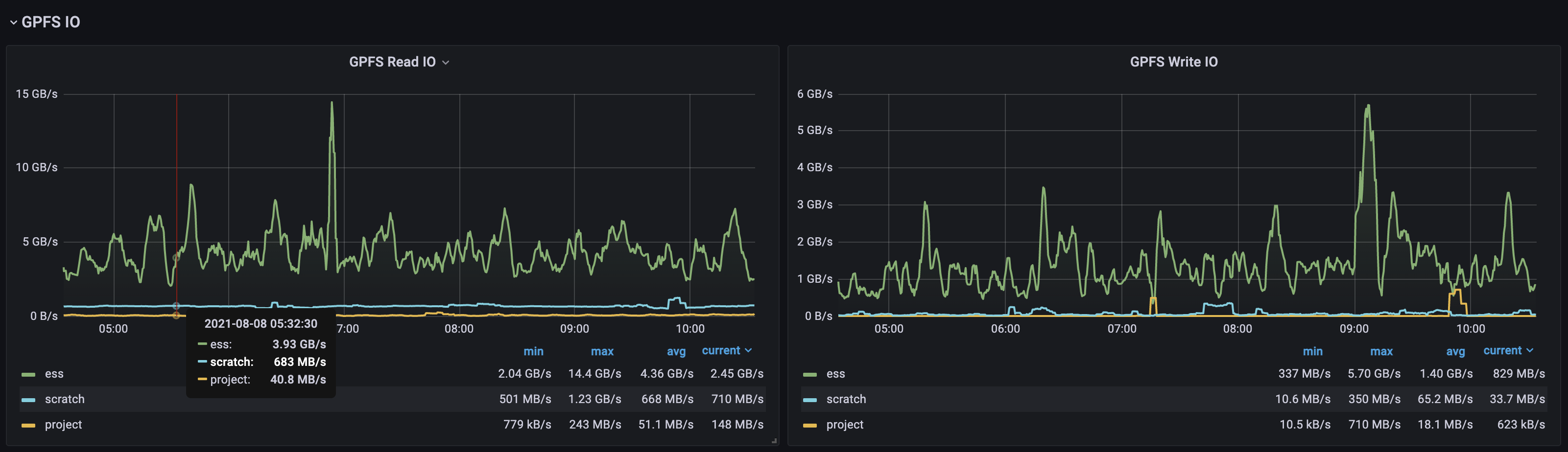
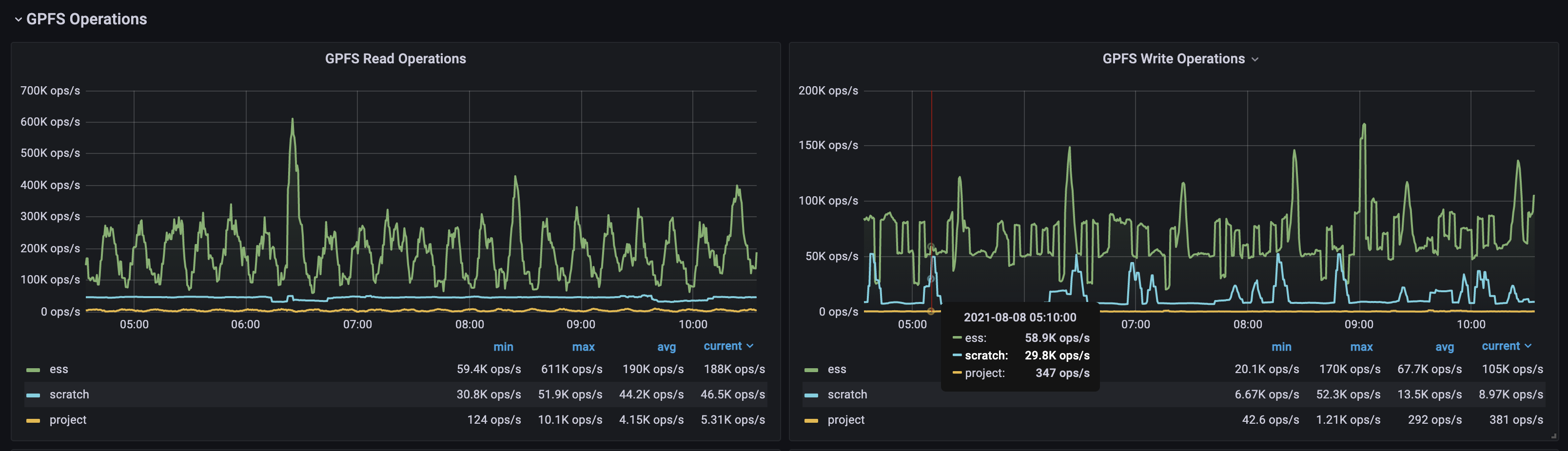
GPFS Performance

GPFS dashboard for Prometheus GPFS exporter

GPFS Performance screenshot 1
GPFS Performance screenshot 2
GPFS Performance screenshot 3

Dashboard for GPFS Exporter performance metrics

This dashboard relies on a few non-standard labels.

The cluster label is expected to be assigned to any clients with the mmpmon collector enabled to get performance metrics. This would be the compute cluster name.

The host label is the short hostname of each node and can be generated in Prometheus using something like the following on the scrape config:

  relabel_configs:
  - source_labels: [__address__]
    regex: "([^.]+)..*"
    replacement: "$1"
    target_label: host
Revisions
RevisionDescriptionCreated

Get this dashboard

Import the dashboard template

or

Download JSON

Datasource
Dependencies