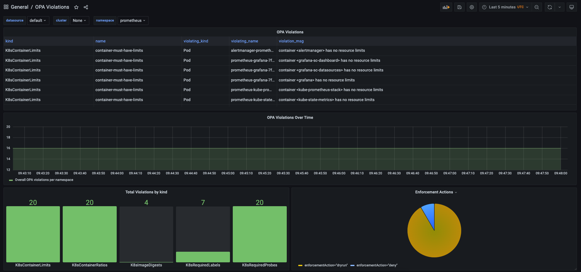
OPA Violations
Visualize Open Policy Agent Violations using OPA Gatekeeper.
Expose Open Policy Agent/Gatekeeper Constraint Violations for Kubernetes Applications with Prometheus and Grafana
Check out the opa-scorecard Github project to learn more about it. Contributions welcome!
Data source config
Collector config:
Upload an updated version of an exported dashboard.json file from Grafana
| Revision | Description | Created | |
|---|---|---|---|
| Download |
